Mein Akkuaufbau 16s 2p aus MB31 Zellen

Ich baue mir gerade ein gehäuse für einen 16s P2 ich habe schon 2 x 16s hier einmal mit 280ah zellen 1 x mit 304ah Zellen nun folgt der Grosse Akku mit eben 32 zellen die u einem 16sP2 verschraubt werden das ganze soll as 4x 8 Zellen gebaut werden Zellen sind hier MB31.

So sehen meine 16s Packs aus und der neue soll nur Doppelt so breit werden und mit 10 M6 Gewindetangen verpresst werden, Als Mterial nehme ich Multiplex in 22 mm das hält.

Die 16 S wiegen genau 102 KG gesammt mit allem drum und dran ist also mit 2 Mann gerade noch so zuheben, der Grosse wird dann um die 200KG haben unten bekommt er Schwerlastrollen und der hat ann eine Grösse von 75x89 cm somit passt er auch bei Bedarf durch die Türen, Als Kabel verwende ich 70mm² mit Andersonstecker die 300Ampere aushalten so wächst meine Akku Kapazität von aktuell 32,2KW/h Netto auf 66,9 KW/H was aber schon Netto ist da ich mit 55,2 V also pro zelle 3,45 V Lade und arbeite. im Winter kmme ich mit der Wärmepumpe da ca 2 Tage damit aus im Sommer reicht das für mehrere WOchen problemlos da kanns dann auch mal 5 Tage Regnen.

LIFPO 4 Gehäuse Baugruppe-Müller Zeichnung v1.pdf (370,8 KB)

Welche Vorteile versprichst du dir durch das Parallelschalten?

Entfernt

Und wenn eine defekt ist, dann sind beide defekt (ich habe extra das Wort “brennt” weggelassen :sweat_smile: )

Die Nachteile wurden hier schon 100x diskutiert, die LFP Zellen nach Möglichkeit nie parallel schalten…

1 „Gefällt mir“

Entfernt

1 „Gefällt mir“

Das machen viele die hier im Forum aktiv dabei sind auch schon seit Jahren und es geht sogar noch etwas weniger, oh Wunder :wink:. Den Akku den du bauen möchtest bezeichnet man übrigens als 2p16s und nicht als 16s2p wie man ihn aus Gründen die genannt wurden bauen sollte.

Entfernt

Ob du es glaubst oder nicht aber an sowas habe ich schon gedacht, dennoch wollte ich diese eine Sache richtig stellen... *Klugscheißer Modus aus. Was und wie du es baust bleibt natürlich dir überlassen, es sind nur gut gemeinte Ratschläge :wink:.

Dein BMS würde im Falle das eine Zelle im 2p16s Akku durchgeht wohl den gesamten Akku abschalten, das ändert aber nichts daran das die noch gesunde Zelle ihre Energie in die defekte Zelle pumpt. Und ob man das frühzeitig anhand der Spannungen erkennen kann wage ich zu bezweifeln... zudem schaust du sicher auch nicht jeden Tag die hübsche Grafik an, oder bist sicher auch mal nicht Zuhause. Man kann nur davor warnen das so zu bauen, was du am Ende daraus machst bleibt natürlich dir überlassen.

Entfernt

1 „Gefällt mir“

NKON bietet ein 32kWh Batteriesystem 16s2p oder 2p16s (oder wie auch immer) als Produkt mit 6 Jahren Garantie an.
Link: https://www.nkon.nl/de/nkon-ess-pro-51-2v-32kwh-thuisbatterij.html
Und das Ding läuft wie warme Semmeln, schon der dritte Container ist ausverkauft.
Ich gehe mal davon aus, dass NKON sich kein faules Ei ins Nest legt mit unausgereifter Technologie oder erhöhtem Fehlerpotential.
Klar es gibt 99,9% und 99,999% Sicherheit, nur die 99,999% kosten ein Vielfaches der 99,9% Version.
Als DIYler hat man immer ein Restrisiko und wird auch mit den 99,9% gut leben können.
Wer für sich die 99,999% braucht muss es sich halt leisten können und den Aufpreis bezahlen.

Herzliche Grüße
Eclipse

Wenn man so einen Akku baut, dann sollte man schon wissen ob man einen 2P16S oder 16S2P baut, da der innere Aufbau nun mal nicht identisch ist. Des weiteren passt eure Diskussion nicht zur MB56 Zelle, da ihr einen Pack mit 32 MB31 Zellen besprecht.

@carolus Meines Erachtens sollte man diese Diskussion vom Thread abkoppeln.

2 „Gefällt mir“

Guten Abend,

ich finde diese ganze Diskussion insoweit müßig, da bei den MB56er Zellen aus meiner Sicht nur der Vorteil besteht, dass ich mir ein BMS einspare.

Im Gegenzug habe ich einige Gründe, mir die gleiche Kapazität lieber mit 2 Stück Akkus aus den MB31 Zellen zusammenzubauen:

Zur Not (ich bin auch schon über 60…) kann ich so ein Akkupack auch nochmal mit einem Helfer bewegen, auch in einen anderen Raum oder eine Treppe hoch. Und wenn eine Zelle abschmiert, bleibt mir immer noch die Hälfte der Kapazität erhalten.

Immer voraus gesetzt, dass die sonstigen Gegebenheiten “passen”.

Bei den oben vorgestellten Gehäusen für die MB56 bin ich da bei der mechanischen Belastbarkeit eher skeptisch.

Die zwischenzeitlich immer wieder auftretende Korintenk… macht einerseits den Thread unübersichtlich und führt nicht zu pragmatischen Lösungen.

Nur meine Meinung

LG

Abgetrennt wegen OT aus

1 „Gefällt mir“

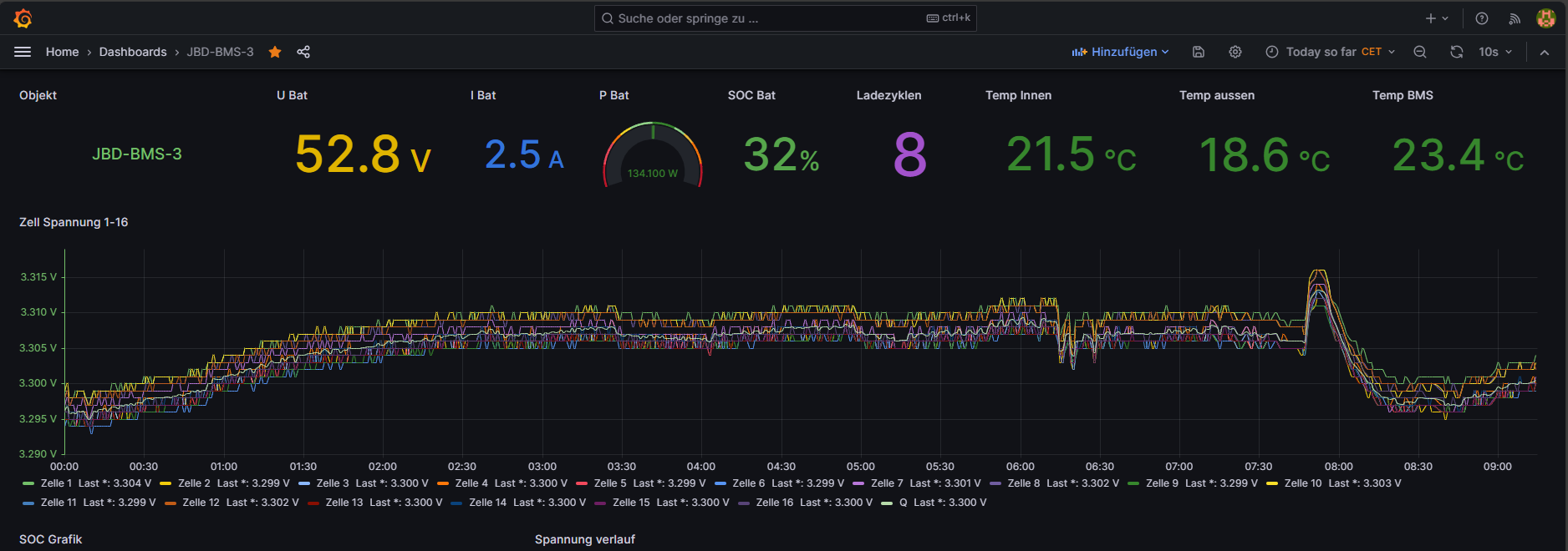
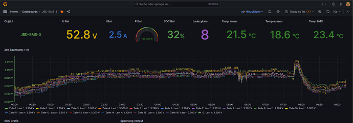
Fast einen Monat ist es her das ich meinen neuen 2p 16 S Akku vorgestellt hatte, der ja leider vollkommen zuunrecht zerredet wurde wie schlecht er doch sei und das man das keinem Neuling raten könnte.

Danke ihr hattet ja sooooo unrecht was soll ich sagen?

Schaut selbst

Der Zellen drift liegt bei 0.004-0,005V was will man mehr

Man sieht auch das ich den Akku wirklich nicht streichele sondern der darf ackern wenn die Wärmepumpe unter Vollast läuft und die Frau die Küche anschmeißt.

Und hier nochmals die Zellen Grafik dazu somit kann ich zweifels frei belegen es funktioniert, aber es gibt ein aber, sowas würde ich nur machen mit 32 Zellen aus der selben Produktion , für mich heißt das ich werde mir noch einen Bauen man kann ja nie genug Kappazitäten haben.

Für die ganzen zerreder auch wenn sie das nicht machen würden (müsst ihr ja nicht) kann ich euch Sagen ich habs gemacht es funktioniert , wer Fragen dazu hat darf sich gerne melden ich gebe gerne Hilfestellung dazu.

1 „Gefällt mir“

20 Beiträge wurden in ein existierendes Thema verschoben: Warum man grosse prismatische LiFePO4 nicht parallel schalten sollte

7 Beiträge wurden in ein existierendes Thema verschoben: Warum man grosse prismatische LiFePO4 nicht parallel schalten sollte

Habe erneut OT Beitrage in passenden faden verschoben.

Die von Schwarzermann angesprochene Post ist versehentlich mit verschoben worden.

Ich habe sie zurück geholt.

Ab hier nur Posts zum Thema des OP.

1 „Gefällt mir“

Ich muss auch gestehen das ich einen Akku habe wo eine Zelle immer Schwierigkeiten macht, sie hat nicht die Kapazität wie die anderen 15, ich habe das Problem so gelöst das ich eine 17 Zelle genau zu dieser Zelle Parallel geschaltet habe.

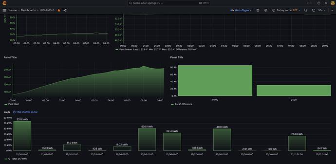
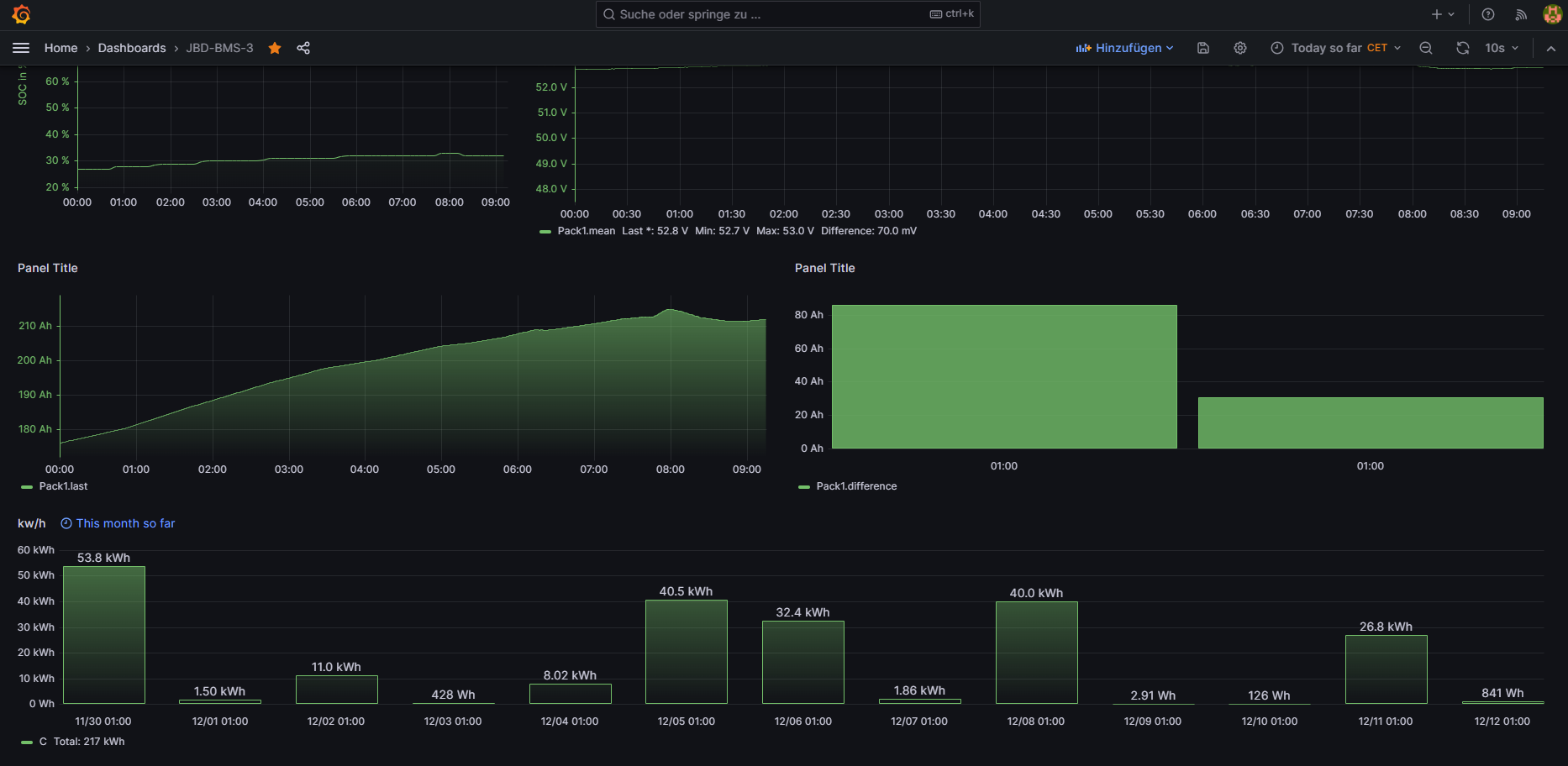
Seit dem funktioniert dieser Akku perfekt und das nun seit 2 Jahren, diese Erfahrung hat mir gezeigt das eben ein 2p 16s oder 16s 2p wie auch immer funktioniert, da ich mit JBD BMS arbeite kann ich die Kapazitäten auch gut nach vollziehen mein grosser Akku hat 314ah Zellen die aberweit um die 333ah haben, was also gesammt als 2p 666ah sind das BMS kann aber nur maximal 655350mah einstellen mehr lässt die Software nicht zu , und ich muss klar sagen der grosse Akku ist der der am wenigsten Zellen drift hat.

Auch Thermisch sind alle 3 Akkus vollkommen in Ordnung es wirdsich die Zukunft zeigen wenn jetztder 20kDeye seine Arbeit aufnimmt da werden die Akkus deutlich nehr gefordert wie jetzt.

Deine Grafana Oberfläche sieht toll aus. Von dem Gehäuse habe ich mir ein paar Inspirationen geholt. Ich habe hier aber solche rote Federn und Unterlegscheiben die ich nutze um gleichmäßig Kraft auf die Zellen auszuüben. Ich will aber auch nur 8 Zellen in einem Paket zusammenstellen und dann zwei Pakete zusammen verschalten, denn die sind echt schwer, so dass man nur 8 Zellen tragen kann. Bei der einen Zellsorte sind es 34kg und bei der anderen Sorte 44kg für 8 Zellen.

Die Verspannung kann man nach einem Jahr wieder lösen, denn dann wurden die Luftbläschen zwischen den Schichten nach oben gepumpt und die Verspannung ist dann für ein weiteres Akkupaket nutzbar.

Bei auch auf Preisliche ausgerichteten DIY Bau nicht alles bis in den Nanometerbereich zu Zerreden bin ich völlig dabei.

Hier aber als Qualitäts bzw. Funktionsmerkmal einen Bereich von ~3,295V bis 3,315V zu zeigen, trifft auch schon eine Aussage in sich für LiFePo4....

2 „Gefällt mir“