OK also brauchst du auch den Mi Port nicht mehr? Das war doch auch immer ein großer Kritikpunkt von dir. Denn das sich der Netzbezug bei dir so dramatisch verbessert haben soll trotz Mi wäre schon erstaunlich, mit der 1135.
Ich weiß nicht, warum Leute die Batterie so schnell wie möglich laden wollen. Wenn der SOC-Wert der Batterie abends 100 % beträgt, ist das doch gut. Um 10 Uhr muss die Batterie nicht unbedingt voll sein.
@Totti1001, um welche Uhrzeit wird deine Batterie mit Hilfe der MIs voll, jetzt, wo die Tage länger sind und wir genug Sonne haben? Ich weiß, du wohnst irgendwo im Norden und hast nicht viel am Deye selbst. Die Details weiß ich nicht mehr. Wie ich bereits mehrfach geschrieben habe, sind die MIs Netzparall (am Grid) mit deaktivierter MI-Funktion viel besser als MIs am Gen-Port. Die Anzeige des Hausverbrauchs am Deye ist zwar falsch, der tatsächliche Verbrauch sinkt aber enorm. Ich lade meine Batterie, die eine Kapazität von ca. 12 kWh hat, jetzt nur mit 10 A auf. Trotzdem erreicht sie um die Mittagszeit einen SOC-Stand von 70 %, obwohl ich nur 4,3 kWp am Deye habe. Ich muss mich nicht mehr über den großen Bezug aus dem Netz ärgern. Wenn ich die Batterie doch mit der Energie der MIs laden möchte, aktiviere ich die MI-Funktion.
@amiko, gegen 11:30 Uhr jetzt bei dem sonnigen Wetter.
Aber nur durch die rd. 5.5kwp meiner 4 Mi's.
Morgens SOC bei etwa 75-80%. Akkus insgesamt 35kwh.
Am deye selbst nur 2.9kwp. Am Nachmittag wird dann der Hybrid geladen. Vielleicht hast du recht, dass der Akku nicht jeden Tag voll werden muss aber ich mach es lieber so. Die Sonne kann auch mal schnell wieder weg sein, Wetter ist hier in Oberfranken (Süden
) sehr zickig. Meinen Seplos Mason 15kwh hab ich jetzt knapp 2 Jahre, Zyklen bis jetzt 132. Die anderen beiden sind später dazu gekommen, sieht aber ähnlich aus. Geladen wird bis 55.9V. Ladestrom liegt bei max. 90-100a verteilt auf die 3 Akkus. Bisher hat kein Akku mehr als 50-60A gesehen, meist deutlich weniger.
Um die Akkus mach ich mir weniger Sorgen, die werden mich wohl noch überleben (60+), eher um den Deye. Wir werden sehen...
Nö, Mi Port wird erst im Winter interessant, da es max. 1600W wären die da dann sind. Bei richtig Sonne reicht das am Deye und bei schlechtem Wetter geht das eh in den Direktverbrauch oder halt in die Einspeisung.
Kurze Info was mir die Tage aufgefallen ist.
Mit MI aber ohne aktiver MI Funktion am Deye hält er sich nicht an das Einspeiselimit.
Zumindest bei mir mit FW1150.
Ladespannung Akku ist ohne MI Funktion 100mV niedriger.
Der mi am genport wird im ongrid nicht abgeregelt, wenn mi power nicht verbraucht wird gehts zurück ins netz was übrig ist
Ja das ist klar aber er reduziert auch nicht die eigene PV-Leistung oder zumindest nicht ausreichend.
Das ist schon sehr lange (wenn nicht schon immer) so. Das ändert sich bei mir auch nicht mit aktiviertem MI. Macht denke ich auch Sinn, parallel angeschlossene WR haben ja nichts mit dem Deye zu tun.
Wenn man das mit abgeregelt haben will müsse die weiteren WR an den GEN Port angeschlossen werden.
Bei aktivierter MI Funktion regelt er die eigene PV Leistung runter.
Genau ja, du kannst per smart dtu den netzwert einlesen und dann leistungsbegrenzung wie bei einer null einspeisung regeln
Also bei uns machts 2.7kwh aus die wir verschenken an den netzbetreiber soll ers haben ![]()
Mir gehts hauptsächlich darum, dass nicht jemand versehentlich sein Limit überschreitet.
Netzbetreiber mögen das mittlerweile überhaupt nicht. Mir ist das letzte Woche passiert. Darf 6kW Einspeisen und habe bei perfekten Wetter kurz 7kW geliefert. Und nur weil ich 0,5kWh weniger Netzbezug haben wollte.
Ich habe es gerade noch mal getestet, weil ich mir da sehr sicher war. Hat sich scheinbar geändert.
Bei der 1147 war es so, wie ich oben beschrieben habe. Jetzt mit der 1150 regelt er tatsächlich auf den eingestellten Wert runter. Ist mir nicht aufgefallen, weil ich den auf das mit 1150 bei mir max. mögliche (24000W) eingestellt habe.
Bei mir macht er es aber auch bei deaktivierter MI Konfiguration. Warum auch immer es da schon wieder unterschiedliches Verhalten gibt.
Kuzes Update meinerseits, der Elektriker war am Wochenende da und hat nach langem Suchen festgestellt, dass mein Notstromnetzt jetzt mit 32A abgesichert ist. Somit habe ich keine Probleme mehr, was das Anschließen des kompletten Hauses an Notstrom angeht ( er hat alles angeschlossen). ![]()
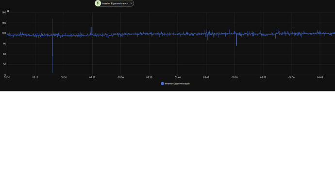
Festgestellt habe ich noch, dass wenn ich nachts mein Auto aus dem Akku lade, dass der Eigenverbrauch auf ca. 2-3 kWh hochgeht. Ohne laden aus dem Akku nachts, habe ich min. 1 kWh Bezug. Ein Firmware Update habe ich noch nicht gemacht, da der Elektriker meine Antenne (WLAN) abgebrochen hat. Ist beim anschließen passiert. Habe einen neuen Adapter für LAN Anschluss bestellt. Sobald er angekommen ist, werde ich versuchen ein Firmware Update auf 1135 durchzuführen.
Was meinst du mit „Eigenverbrauch”? Den Eigenverbrauch des Wechselrichters oder den Netzbezug? Wenn der WR etwas zu tun hat, dann verbraucht er gerne etwas mehr als 100 Watt.
Lädst du dein Auto mit 11 kW?
Ich meine natürlich Netzbezug, sorry. Auto wird mit 6A geladen!
Eigenverbrauch ist die Summe aller Verluste, incl. die über den Netzanschluß.
Kann ja mal jemand messen, wie hoch diese sind.
Bei meinen "nicht Deye" sind diese auffällig hoch, da ist der nächtliche Eigenverbrauch höher als der Bedarf ![]()
Ich umgehe das durch "Netzabschaltung" .......
Also wenn du das Auto mit 6A 230V lädst würde ich auf 16A hochgehen wenn es geht. Ansonsten frisst je nach Wagen die Elektronik so oder so 200W. Da hat man mit mehr laden zwar mehr Verluste aber das gleicht sich wegen der kürzeren Ladedauer aus. Zudem ist es egal ob der Akku 20 oder 25 Jahre mitmacht.
Ein Kollege lädt seit 7 Jahren den gleichen Karren. Er misst und notiert die Zählerstände und Reichweiten zur Verbrauchsermittlung.
Ein Ergebnis seiner "Untersuchung am Zoe" - es ist egal, mit welcher Leistung geladen wird. Das hat keinen nennenswerten Einfluss.
Das variiert zudem je nach Hersteller mehr und/, oder weniger.
Eine pauschale Aussage ist eher nicht möglich, oder falsch.
Richtig ist, es gibt effiziente BEV und zB Smart, säuft wie ein Loch - wie man ugs sagt.....
Wenn das stimmt, wenn der Wagen beim Laden einen EIGENVERBRAUCH von 200 Watt hat dann sind das bei 6 A halt 4.83% der Energie und wenn er mit 16A lädt dann sind es noch 1.8% der Energie die gerade reingeht.
Wenn er für das Laden der 43 kWh bei 6 A halt 10 Stunden braucht dann sind das 2 kWh für den EIGENVERBRAUCH und wenn er mit 16 A das Auto in in keinen 4 Stunden voll hat dann sind das 0.8 kWh für den EIGENVERBRAUCH.

