Victron Multiplus 5000 GX oder Cerbo GX an JK inverter BMS V19?

Nein. Der Multi 5000 ist für 50A Dauerstrom über AC in ausgelegt. Die muß man nicht ausnutzen, aber wer z.B sein ganzes Haus über den Multi laufen lässt, kann das tun.

Oliver

Und das passt nun zum hier angefragten einphasigen 5k im ESS Betrieb? Da hab ich meine Zweifel.

Von daher ist wohl üblicher und klar beschrieben:
Der Wechselrichter des 5k liefert 4000W bei 25°C dauerhafte Wirkleistung.
D.H. sowohl wenn man den AC-OUT gar nicht benutzt oder im Fall eines Netzstromausfalls ist das die Nennleistung was dort rauskommt.

Die 50A sind eine Stromstärke die sich aus Durchleitung und/oder Durchleitung + Wechselrichterleistung ergeben.

Ist Durchleitung gar kein Punkt, ist das daneben dimensioniert.


Also ich habe mein ESS auf 210A max DC konfiguriert - mehr geht ja eh nicht. Nehmen wir 57,6V*70A→ 4032W. Aber da man typischerweise vermutlich eher ~52V haben wird sind es in der Realität 3.6kW oder 11kW total mit 16A auf der AC Seite.
Oder die 50A wenn man durchleitet - in der Praxis aber vermutlich 32A limitiert - also ich habe zumindest die MP2 nur mit 3x32A angeschlossen.

1 „Gefällt mir“

Meiner hängt an einer 25A-Sicherung, die die Leitung zum Multi sicher absichert.

Wie ich oben schon schrieb, müssen Sicherung und Leitung zueinander passen. Nicht mehr, aber auch nicht weniger.

Oliver

Mir ging es nicht um die Absicherung, nur darum das die meisten die 50A Durchleitung nicht erreichen. Das man einen Klingeldraht nicht mit einer 50A Sicherung absichert, nur weil der MP2 50A könnte, sollte klar sein (ich hab eigentlich nicht Mals das Wort Sicherung verwendet, sondern “limitiert” geschrieben).

1 „Gefällt mir“

Vielen Dank! So, heute habe ich mich an den Aufbau der EEL V6 Batteriebox gemacht und bin etwas enttäuscht. Man kann die Akkus gar nicht nach Spezifikation verpressen.
Es liegen Moosgummiplatten bei, die auf die Zellen geklebt werden sollen und eine GFK Platte, um die Zellen gegeneinander zu isolieren. Aber auch, wenn alles angebracht ist, drückt die Befestigungsplatte vorne nur ganz leicht auf die Zellen. Ich habe hinten noch zusätzlich zwei GFK Isolator-Platten eingelegt, damit überhaupt ein Druck auf die Zellen entsteht. Steht in den Sternen, wie hoch dieser ist. Ist das so gewollt?

Gewollt weiß ich nicht aber bei vielen Boxen erkannte Praxis. Wieviel Druck die Schaumstoffplatten nach einiger Zeit im eingebauten Zustand noch erzeugen auch recht zweifelhaft. Werde wohl demnächst zusätzlich 16 Epoxyplatten einbauen aber so dramatisch sehe ich die Verpressung auch wieder nicht. die Gasblasen aus dem Elektrolyt duerften laengst raus sein.

Okay, Kiste ist zusammengebaut. Nun habe ich folgende Rätsel zu lösen:

“Cells Wire Resistance” wird in der App mit Werten zwischen 0,059 und 0,140 angezeigt.
Ich habe alles sauber verarbeitet, mit Isopropanol gereinigt und mit einem Drehmoment von 5 Nm angezogen. Ich konnte aber nirgendwo herausfinden, wie die Werte sein sollten…

Dann eine Frage zum ersten Balancing. Ich habe eine Anleitung gefunden, wonach man mit einem Netzteil alle Zellen auf 3,4 V lädt. Ich denke, dass damit auch gemeint ist, dass man 3,4 V als Spitzenspannung im BMS einstellt? Dann soll man mit einer PKW Birne Zellen, die nach oben weglaufen einfach etwas entladen. Dann das Ganze mit 3,45 V, dann 3,5 Volt. Macht das Sinn?

Schafft der integrierte Balancer das Balancing nicht alleine?

Welche Einstellungen des BMS habt ihr gewählt für EVE MB31, 314 Ah?

Die Widerstände sind OK und beinhalten auch "Messfehler" darum nur als Richtgröße zu gebrauchen.

Von diesem Gefummel mit Netzteilen, Glühbirnen etc etc halte ich überhaupt nichts. Insbesondere wenn man sowas nicht täglich macht. Dabei kann man soviel Falsch machen und später überlässt man den Akku dann 10 Jahre und mehr sich selbst. Sorry to say, aber diverse Herren fühlen sich schon manchmal auf den Schlips getreten, wenn man ihnen ihr Spielzeug wegnimmt und daran rummägelt, aber gerade wenn es deine erste Box ist, Versuche doch mal Folgendes:

Schau dir genau die Ladekurve von LiFePo4 an.
Hieraus erkennt man dass im mittleren Bereich die Kurve extrem flach ist. Eine Aussage zum gleichmäßigen Füllstand somit sehr schwierig.
Wenn man also einen ausgeglichenen Akku für sinnvoll hält, gilt es regelmäßig über ~3,35V zu laden und den Balancer im BMS sein Werk verrichten zu lassen.

Beim ersten Mal wird das bei unausgeglichenen Zellen vielleicht nicht direkt komplett funktionieren und die 2A vom JK BMS Balancer sind nicht die Welt, reichen aber später.

Als Praxisbeispiel, lade ich die Zellen bis RCV=56V (3,5V) je Zelle auf. Der Balancer wird aktiv ab 3,45V. RFV ist bei mir 3,45V also 55,2V. Es kann nun passieren bei ungleichen Zellen (>100mV) dass Du 56V noch nicht erreicht hast, aber der Zellschutz (konfiguriert auf 3,6V) bereits auslöst und die Ladung stoppt. Man erkennt daraus ein Ungleichgewicht der Zellen >100mV und entläd sich der Akku jetzt in der Nutzung fallen alle Pegel wieder und beim nächsten laden arbeitet der Balancer wieder. Das geht so lange bis du die 56V mal erreichst und dann läuft der Balancer solange bis das Ungleichgewicht<10mV ist. Diese letzte Vorgang wiederholt sich nun im normalen Betrieb immer wieder und du hast einen dauerhaft balancierten Akku.

Aktuell zur Winterzeit mit weniger PV mag das alles nicht ganz zeitnah ablaufen. Aber im Sommer passiert das täglich bei mir und voll automatisch und mittlerweile springt der Balancer gar nicht mehr an da die Zellen unter 10mV bleiben.

Über finale Einstellungen gibt es etliche Meinung und hab ich keine Lust drüber zu diskutieren. Ich finde nur wichtig dass zum Balancieren vernünftig über ~3,4V geladen wird. Ansonsten gibt es ein JK BMS v15 Wiki hier und dort sind sehr schöne Settings zum Einstieg genannt und erklärt.

1 „Gefällt mir“

Guten Morgen!

Schon ein unschönes Detail des JK habe ich festgestellt. Sobald es länger läuft, lässt sich Bluetooth nicht mehr verbinden. “Request device information failure”

Ausschalten, einschalten hat geholfen. Aber wenn das Ding auch so stabil managed, mache ich mir jetzt schon Sorgen.

Also den Bluetooth-Mist kannst getrost vergessen. Ist aus meiner Sicht ein reines Nice to have wenn man vor der Kiste steht und nix anders zu Verfügung hat. NEEY, Seplos, JK überall aus meiner Sicht richtig schlechte Apps für BT Verwendung. Bei mir war es eher Lotterie ob es ging oder nicht. Mag aber von der individuellen Umgebung abhängig sein.

Sowohl Seplos wie auch JK tun bisher anstandslos Ihren Dienst (über Kabel angebunden).

  1. Das hat nichts mit Messfehlern des JK-BMS zu tun sondern mit Physik! Die Messwerte sind recht genau.

  2. Das JK misst nicht die Widerstände über die “Power”-Leitungen sondern über die Balancer-Leitungen. Dabei beruht der größte Widerstandsanteil auf den Leiterbahnen von den beiden langen EEL-Platinen. Die Leiterbahnen sind aus Kupfer zwischen 1-2mm breit und nur 0,035mm stark.

Schau doch mal auf deine Messwerte: Es sollten die Zellen den kleinsten Balancer-Widerstand haben, die vorne sind (Nahe zum BMS) und die Zellen zur Rückseite des Gehäuses den höchsten Leitungswiderstand. Stimmt das auch bei dir?

PS: Bei meinen ersten Eigenbau-Gehäusen hatte ich mal testhalber alle Balancerleitungen mit 2,5mm2 H07RN-F verlegt und hatte 16x Werte mit 0,05Ohm

1 „Gefällt mir“

Tatsache! Die Werte steigen mit dem Abstand zum BMS. Irgendwie logisch, dass es die Leiterbahnen sind. Danke Dir!

So, noch eine Frage: Ist die Gehäusemasse vom Victron MP2 5000 verbunden mit der Erdung des Input? Oder muss ich ein separates Massekabel ziehen? Wie verhält es sich mit dem Masseanschluss am Batteriegehäuse?

Dann habe ich gelesen, dass einige die Laderegelung dem MP2 überlassen und das BMS nur im Notfall abschalten soll? Wie habe ich das zu verstehen? Ich dachte, der MP2 regelt nur nach den Werten des BMS, die er über die Schnittstelle bekommt? - Da habe ich noch einiges zu verstehen…

Das ist wieder ein klares kommt drauf an :slight_smile:

  • Die meisten BMS sind nicht wirklich geeignet um Ladekurven vernünftig abzubilden.
  • Will man getrennte (x-fache Absicherung) oder verlässt man sich auf ein einziges System?
  • Sollten BMS und Lader überhaupt von einander abhängig sein, was passiert im Fehlerfall?
  • Was passiert wenn ich Lader habe die gar nicht mit dem BMS kommunizieren können?
  • Balancen - als BMS feature oder separater Balancer

Ich beschreibe mal wie ich es implementiert habe, das ist eher ein Hybrid.

  • BMS liefert alle Batteriewerte zum Monitoring. Temperaturen, Ströme, Spannungen
  • BMS überwacht obere und untere Spannungsgrenzen und schaltet dann ab oder begrenzt den Strom.
  • Ein extra Shunt liefert SOC wert (das ist optional falls man den SOC braucht) und Gesamtspannung
  • CCL, DCL wird von einem BatteryAggregator BMS geliefert (optional, da ich mehrere Packs parallel betreibe) - könnte jedes BMS sein oder evtl. auch in NodeRed. oder eine Feste Einstellung (das absolute max habe ich in Venus konfiguriert)
  • Mein MPII bzw. Venus OS steuert die eigentliche Ladelogik ABER u.a. anderem eben basierend auf den Werten die vom BMS bzw. Shunt kommt.

DCL, CCL (Discharge current limit & charge current limit): kann man auch fix im Laderegler einstellen (basierend auf Datenblatt des Akkus). Je nachdem ob man alles die gleiche Chemie hat, ob man temperaturabhängig regeln will etc macht es Sinn den Wert extern beeinflussen zu können.

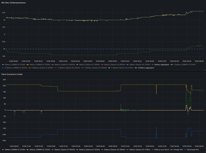
Hier mal ein Beispiel. Untere Kurve sind die aktuelle Ströme (Summe vom Shunt) + die Limits. Man Sieht das die Gesamtlimits sich abhängig vom Batteriezustand ändern (u.a. von der Temp.). Jedes BMS hat noch seine individuellen Limit - die beachte ich hier aber nicht.
Man sieht auch der MPII geht regelt seinen Ladestrom auch runter (ganz rechts heute morgen, die grüne Kurve des Lynx ist der Gesamtstrom) wenn das Limit erreicht wurde.

SOC: wird bei mir von meinem HEMS genutzt um zu berechnen wieviel ich wann aus dem Netz nachlade (dynamischer Stromtarif).

Ansonsten macht alles der MPII bzw. Venus - wie man das genau einstellen sollte ist in anderen Threads schon “hundertfach” beschrieben.

Das heisst BMS liefert immer nur die Input Parameter (Spannungen, und ein paar Limits) der MPII entscheidet was er damit macht (Ströme). Nur im Fehlerfall (Spannungsgrenzen) greift das BMS wirklich aktiv ein.

Balancer sind da nochmals separat zu betrachten (auch wenn teils im BMS verbaut). Diese sollten wirklich nur (OK wieder bisserl Philisophiefrage) im obersten Spannungsbereich aktiv werden. Typischerweise kurz vor voll - im Sommer vermutlich automatisch im Winter steuer ich das manuell wenn der Strompreis günstig ist (lade und halte für einige Zeit auf 100%).

Dazu dann auch wieder ein Entscheidungsmonitoring - hier sieht man Seplos 4 tanzt etwas aus der Reihe - aber solange das nur kurz ist (in dem Fall kurzes Lade mit maximalem Strom) - kann man das noch ignorieren.

3 „Gefällt mir“

@endurance Ich lese gerade auch Deinen kompletten Bericht zum Aufbau, spannend! Super, dass Du Dir die Mühe gemacht hast. Ich habe schon deutlich mehr verstanden, danke.
Mir fehlt noch die Info zur Erdung. Wie hast Du das gelöst? Oder wie löse ich das am einfachsten? Dann könnte ich auch das schon mal vorbereiten.

Thema Leitpaste: Mein Elektro Nachbar hat mir davon abgeraten, Übergangswiderstände sind bei ihm dadurch extrem hochgegangen, er hat sie weggelassen, ich jetzt auch.

Gar nicht - Also meine Packs (weder Gehäuse noch DC -) sind nicht geerdet - dazu gibt es im Forum auch ein paar Threads. Also ich habe da keinen klaren besten Weg rauslesen können. Die Gehäuse sollte ich vermutlich besser erden - ich warte mal was hier jetzt von den Experten noch an Antworten kommen.
Die MPII sind nat. geerdet.

Ich würde es nicht Leitpaste sondern Antikorrosionspaste nennen. Ich würde sagen auf einem Schiff Pflicht im Haus eher drauf verzichten. Also ich habe bisher keinen Unterschied zwischen den Packs feststellen können (mit und ohne Paste). Die Verbinder ordentlich mit Alkohol reinigen reicht meist. Das richtige Anzugsmoment und gut.

1 „Gefällt mir“

Meine Gehäuse der Packs habe ich geerdet und die Victron sind's über die Zuleitung eh.
Zeitdem die Akkupacks geerdet sind ist die Modbus Kommunikation störungsfrei. Das als Praxiserfahrung.

Weißt Du, ob die victron Gehäuse auch mit der Erde verbunden sind? Sie haben ja eine extra Schraube am Metallgehäuse. Sonst könnte ich doch das Gehäuse der Batterie mit dem Gehäuse des victron verbinden. Dann wäre das über die Zuleitung des Inputs gleich geerdet, oder?


Offizielles Victron Diagram Schaltpläne - Victron Energy