Bei mir geht er nur sporadisch mal in den Standby….. habe aber 3x 6.0h-11
Mit der aktuellen 3.30.12.R hat der Energiesparmodus einen Bug.
Im kommenden Fix ist der behoben.
@meisterq , weisst du zufällig, wann der nächste Firmware Release geplant ist?
@mikim Nein. Kann ich keine Auskunft zu geben
Hab mein BMS auch so eingestellt wie du hier.
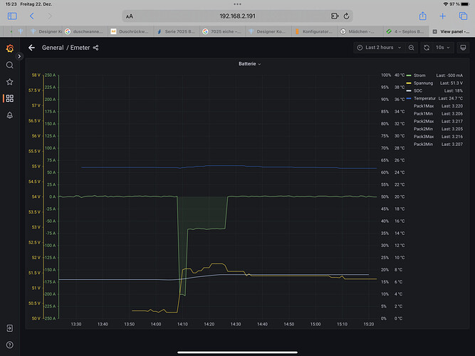
Auch meine Zellspannungen sind gerade bei 2.9V angekommen. Der SOC springt aber nicht auf 9% runter.
Gibts schon eine Lösung?
Habe das jetzt in 4 Anlagen so eingestellt. Bei allen vier hat sich der SOC auf 9% geändert. Bei einem hat er nicht bis 16% nachgeladen aber das ist ne andere Geschichte da gibt es Probleme mit dem multicast von SI.
Vielleicht die Firmware vom Seplos? Hier ist auf allen die 16.6 installiert. Ansonsten kann ich nur auf die weiter oben angehängte Parameterliste verweisen.
meine Anlage hat den Zustand heute wieder erreicht. SOC hat allerdings nicht nach unten geregelt. Ein Pack (von 3) hat 3,1V erreicht und den SI zum nachladen animiert.
Sprechen wir bei deinen Einstellungen eigentlich von "Monomer low pressure alarm" oder von "monomer undervoltage protection" ?
Wo eine Zelle die "Monomer undervoltage protection" von 2.8V erreicht hat, ist der SOC auf 0% gegangen. Vorher hat das BMS aber schon die FETs komplett deaktiviert, sodass der Island aus gegangen ist.
Wenn das BMS abschaltet, hat dein Regelungskonzept einen Fehler. Das soll und darf im Betrieb nicht passieren, weil es eine Sicherheitsfunktion ist.
Das ist mir durchaus bewusst. Aber die Chinesen müssten die Funktionsweise und zusammenhänge der Parameter besser erklären..
Das ist schon richtig, aber meine Kritik geht deutlich weiter, nicht gegen den OP mit seinem Problem, sondern gegen die Konzepte, die eine Regelung der Ladung über SOC versuchen, ohne das es eine nachvollziehbare, algorithmische, stabile und ausfallfreie Umsetzung der Akkuspannung in SOC gibt.
Na ja, liegt an der PV leistung, meiner wird ab und an voll, aber da die Zellen gut zueinander passen, gehen die nicht so weit auseinander und wenn doch, holt es eine Volladung wieder auf.
30% Untergrenze ist ja meine Notstromreserve, die verschenke ich nicht, wenn am nächsten Tag ca. 30% mehr PV angekündigt sind, gehe ich auch auf 10% runter, alles nicht unbedingt statisch zu sehen. Bei dem Sturm gerade ist es besser 50% Notstrom zu haben...
Wie willst das bei LFP Zellen machen, die verlieren Kapazität im mittleren Bereich aber die Spannung bleibt gleich. Besser wäre ja mal, wenn die BMS auch kleine Ströme messen könnten und damit den SOC richtig berechnen. Oder eine Art Zeitkorrekturfaktor der den SOC ohne Ladung/Entladung einfach absenkt. Müsste mal einer Andy stecken, vielleicht bauen die das ja im JK-BMS ein, wobei, die schaffen ja nicht mal das, was es eigentlich können sollte.
@meisterq ich spreche vom Alarm. Siehe meine Parameterliste!
@Carolus das BMS soll mit meiner Einstellung nicht abschalten sondern das nachladen anfordern was es auch tut. Außer der Sunny Island ist im standby oder hat ein anderes Problem…
Orbitson, du hast für deinen Fall Recht. Du hattest keine Abschaltung, die ich bemängele. Aber du berichtest auch von "... der SOC springt bei..... auf.....".
Das alleine schon ist technisch Unsinn, der SOC kann nicht springen. Also ist die Ermittlung des SOC falsch ( wie bei ALLEN anderen auch ). Und eine Soll- oder Stellgröße, die wahlweise, unabhängig vom echten Wert springt, ist nun mal vollkommen ungeeignet, einen Regelkreis zu führen. Da kann man dann genausogut ein Horoskop oder eine Glaskugel zur Steuerung nehmen.
Nochmals, kein Vorwurf gegen dich, ich rede von technischer Situation.
Linux, vorab, ich bin sehr froh, dass du geantwortet hast, und so geantwortet hast.
Vollkommen richtig. Wenn das aber so ist, dann habe ich Recht: Entweder gelingt es, einen stabilen, korrekten, stetigen, sprungfreien SOC Wert zu erzeugen, zu berechnen oder zu schätzen. Entweder Technisch richtiger Wert, oder Glaskugel, die IMMER recht hat.
Oder die gesamte Verwendung des SOC für Regelungs-, Lade- und Abschaltzwecke ist ungeeignet.
Das ist wie im Wahren leben: hat der Chef keine Ahnung, können die Mitarbeiter nichts richtiges machen.
Und DAS siehst du hier an gefühlt 100 Fäden: Leute beklagen sich, dass parallele Akkus verschiedene SOC haben, und ihre "Regelung" oder was weis ich nicht funktioniert.
Oder sie beklagen sich über falsxhes Anlagenverhalten wegen falschem SOC.
( Bin ich eigentlich der einzige, dem dieser Widerspruch auffällt ?? )
Ich will diese Thema, welches ALLE falsch machen, als grosses Streitthema aufmachen. Du kennst mich ja schon, je mehr Gegner, je schwieriger, umso lieber ist es mir, sowas anzufassen. Und ich bin sehr froh, dass ich dich - faktisch - schon dabei habe. Gerade weil du verschiedener Meinung bist.
(geht aber erst nach Weihnachten los).
Besser wäre ja mal, wenn die BMS auch kleine Ströme messen könnten und damit den SOC richtig berechnen.
Da gibt es Grenzen, die du nicht ändern kannst. Ein BMS ist dafür garnicht ausgestattet, weil kein richtiger Shunt. ein guter Batteriemonitor hat einen guten Shunt, aber Langzeitintegration macht aus beiebig kleinem Nullpunktfehler immer noch einen steigenen Fehler. Das geht konzeptionell micht.
Oder eine Art Zeitkorrekturfaktor der den SOC ohne Ladung/Entladung einfach absenkt.
Hm.... verstehe ich nicht, was du meinst. Macht aber nichts. Ich hab auch was im Sinn, wie ich es machen würde, aber so geht das nicht.
Erst das Problem verstehen, alle zusammen mit euch, dann eine Lösung finden.
Müsste mal einer Andy stecken, vielleicht bauen die das ja im JK-BMS ein, wobei, die schaffen ja nicht mal das, was es eigentlich können sollte.
Tja, da wird der gute Andy auch nichts machen können. Weil er meiner Einschätzung nach wegen wehlenden Grundlagenkenntnissen eine valide Lösung garnicht finden kann.
Zur Zeit ist die EINZIGE Lösung, die es gibt: Regelt nach der Spannung, nicht nach SOC.
@carolus das ist aber leider nicht für alle möglich. Der Sunny Island macht es mir zum Beispiel nicht so leicht.
wenn der Chef dir eine Rohrzange für eine 17er Schraube gibt dann benutzt du sie hast ja gar keine andere Möglichkeit… (Thema SOC Messung/Berechnung)
wie gesagt ich hatte gestern keinen Sprung vom SOC und der SI hat nach Spannung nachgeladen. Gesteuert von Seplos.
wenn du ein Streit Thema aufmachen willst eröffne bitte ein eigenes Thema da du dann hier falsch bist!
wenn du ein Streit Thema aufmachen willst eröffne bitte ein eigenes Thema da du dann hier falsch bist!
Ich habe oben nochmal nachgelesen, was du schreibst, das fällt tatsächlich nicht unter das,cwas ich beschreibe. Aber ich fände es spannend zu erfahren, ob deine SOC immer so brav beieinander bleiben.
Das man sich gemeinsam auf den SOC zur Anlagenführung eingelassen hat, beklage ich ja, denn niemand hat was besseres in Betracht gezogen. Deswegen gibt's auch nichts. Außer der Spannung.
Ist aber kein Grund, das so zu lassen.
Das Streitthema mache ich bestimmt nicht hier, da braucht ich etwas mehr Platz. Und ich werde dich hier in dem Thread, den Meisterq eröffnet hat, nicht weiter belästigen.
Ich trommle nur schonmal, um die Fachleute hier aufmerksam zu machen.
@meisterq ich spreche vom Alarm. Siehe meine Parameterliste!
@Carolus das BMS soll mit meiner Einstellung nicht abschalten sondern das nachladen anfordern was es auch tut. Außer der Sunny Island ist im standby oder hat ein anderes Problem…
-- attachment is not available --
Ich habe mein Seplos mal nach der Tabelle Konfiguriert. Bin gespannt ob es funktioniert.... Ich werde mich melden.
Bitte immer unterscheiden: die Funktionen, die ihr mit eurerer Regelung eingestellt habt.
Und die Frage, ob der vom BMS übermittelte SOC überhaupt richtig ist.
Man kann über beides reden, aber momentan habe ich NUR letzteres im Fokus.

