Takten bedeutet ja, dass sie immer weiter runter moduliert und wenn immer noch zu viel Wärme, dann muss der Verdichter abschalten. Das wäre Takt-aus. Und dann, wenn die Temperatur unter die Hysterese gefallen ist, schaltet sie wieder ein, das wäre Takt-ein.
Hallo, nachdem ich festgestellt habe das die R290 Anlage gegenüber der R32
Beim heizen situationsbedingt bis zu 40% geringeren Energieverbrauch hat macht
ein Vergleich keinen Sinn mehr. Es würden meiner Meinung nach Äpfel mit Birnen verglichen.![]()
Gruß
Wir haben mal wieder die Gasheizung angeworfen, um einen Verbrauchsvergleich gegen Split-Klima zu fahren.
Temperaturen liegen seit einer guten Woche um den Gefrierpunkt. Nachts gerne mal -2 Grad, tagsüber auch mal +2 Grad.
Gesamtverbrauch aller 3 Anlagen lag bei etwa 7-9 kWh pro Tag. 7-Tages-Durchschnitt lag bei 7,9 kWh. Wir heizen nur bedarfsweise und knapp.
Weil mitunter noch 1kWh durch einen Heizlüfter geht, rechne ich jetzt einfach mal großzügig mit 10kWh pro Tag fürs Heizen insgesamt. Macht etwa 3 Euro insgesamt.
Nun Umstellung auf Gas. Gasheizung ist ein recht alter Niedertemperaturkessel, noch keine Brennwertheizung.
Wir müssen hier die Heizstrategie etwas ändern. Es braucht viel länger, bis die Räume auf Temperatur kommen, auch weil ich aus Verbrauchsgründen die Vorlauftemperatur mit 45 Grad noch recht niedrig halte. Wir können jetzt nicht mehr auf 11-13 Grad auskühlen lassen. Müssen die Temperatur stattdessen in 3 Räumen, wo auch die Innengeräte hängen, auf 15-16 Grad halten. So haben wir dann etwa den gleichen Komfort, wie mit Split-Klima.
Fazit jetzt nach einem Tag: 11 m³ Gas verbraucht, macht 11 * Faktor 11,1 = 121 kWh. Preislich liegen wir bei 121 * 10,7 ct = 12,94 Euro.
Das ist schon ein extremer Unterschied, obwohl es schon relativ kalt ist und die Split-Klimas keinen so großen COP mehr haben, auch in den letzten Tagen recht häufig abtauen mussten. Erstaunt mich.
Fairerweise muss man sagen, dass der erste Tag noch Fehler beinhaltet, weil die Räume sich erstmal auf andere Weise aufheizen müssen. Das Haus muss in eine neue Balance kommen. Erst wenn alles in Balance ist, erfasst man dann nur noch die Verluste nach außen und nicht mehr das Füllen der Speicher in Form von Wänden, Böden und Decken.
Bin mal gespannt, wie das am zweiten Tag werden wird.
Nachtrag 19.01.2025: Am Tag 2 des Gas-Testes sind wir bei 7,24 m³ bzw. 80 kWh angekommen. Also wie vermutet, deutlich weniger. Wobei ich auch noch etwas optimiert habe. Von 16 Grad bin ich auf 14,5-15 Grad runter gegangen. Und weil Wochenende, wurde das Arbeitszimmer nur auf diese 14,5 Grad gehalten. Mal schauen, wie die Situation morgen aussieht, wenn dort auch normal geheizt wird.
Nachtrag 21.01.2025: Nach 4 Tagen jetzt ein Mittelwert über alle Tage von etwa 8,2 m³ am Tag, macht etwa 91 kWh. Bei 10,7 ct/kWh sind das 9,74 Euro pro Tag. Temperaturen waren immer so im Bereich -2 bis 2 Grad, im Schnitt also etwa 0 Grad. Mit Split-Klima + etwas Heizlüfter wären wir bei 10kWh pro Tag und damit 3 Euro. Gas ist also Faktor 3 teurer. Bei Gas kommen übrigens nochmal 1,4kWh Strom am Tag dazu für den Heizkessel bzw. dort hauptsächlich für die Heizungs-Pumpe.
Hier mal die Werte der Daikin Ururu Sarara FTXZ25 (cop 5,8) aus dem Daikin Handbuch.
Die Werte sind bei gleicher! Leistung 3,6 kW/0,62 kW auch bei den stärkeren 35 , vermutlich auch 50 identisch, brechen dort durch die höhere Nennleistung aber auf cop 5 oder 4,3 ein.
Ich habe die 35er wegen der Reserve, schnell aufheizen, kommt aber auch bei minus 10 Grad mit 650 W durch.
Durch die innen Selbsreinigung fällt der cop durch verstauben (bis -25%) nie ab.
Das deckt sich mit meinen Erfahrungen. Ich prüfe ja täglich gegen passende Werte vom letzten Winter und komme auf 5-10€ tägliche Einsparung. Und das obwohl wir es eher wärmer haben als letzten Winter.
Der Tag vom letzten Winter ist mit einem vergleichswert von 23 halbwegs gut zu vergleichen, wenn auch nicht optimal (<10).
Das ist ja grundlegend anders als bei mir. 3,5kw Singlesplit, welche 3 Räume und den Hausflur heizen muss.
Bei Temperaturen um den Gefrierpunkt und dazu hoher Luftfeuchte ist schnelles Aufheizen per Klima nicht mehr möglich. Die Anlage ist bei 1300-1500w aller 40min-1h total vereist und nach dem Abtauen dauert es auch ca. 25min ehe sie wieder mit voller Leistung läuft. Ich lasse sie daher die Nacht über mit halber Leistung durchlaufen, da dann nur noch aller 2h Abtauen nötig ist. Ergibt Tags 21°C und Nachts fällt es auf 19-20°C ab.
Mit Gas hingegen und Vorlauf 60°C ist Nachtabsenken auf 16°C kein Problem. Innerhalb einer Stunde sind die Räume wieder warm.
Die Kosten Gas zu Strom stellen sich auch sehr unterschiedlich dar.
Ab 4°C aufwärts deutlicher Vorteil Strom
Um 0°C >80%Lf fast Gleichstand von den Kosten her
Unter -3°C und/oder <70%Lf liegt Strom wieder vorn, da kaum noch Abtauphasen anfallen.
Ich denke bei meiner Anlage sind die sehr eng stehenden Lamellen das Problem. Schon bei sehr wenig Eis geht kaum noch Luft durch den Wärmetauscher, sie taut dadurch ständig ab und kann bei weitem nicht das leisten was sie könnte.
Da hier die Winter meist um Null Grad bei hoher Luftfeuchte liegen muss daher nächsten Winter Abhilfe her. Ich denke eine Duo für Küche und Flur wird das Problem beheben, da dann beide Anlagen mit geringer Leistung laufen können, somit deutlich seltener Abtauen und somit insgesamt spürbar weniger Verbrauch bei gleicher Wärme im Haus, die dazu noch besser verteilt wird.
Wenn die Anlage bei 0 Grad schon auf Volllast läuft, ist das von der Dimensionierung eher ungünstig. Die Geräte laufen in dem Bereich nicht mehr effizient und die Abtauzyklen nehmen stark zu.
Ein guter Daumenwert: 1000-1500 W Heizleistung bei 0 Grad pro Innengerät. Das wären dann nur noch 300-400 W elektrisch. Dort ist man in einem recht effizienten Bereich. Gilt für Innengeräte 2kW-3,5kW. Bei größeren IGs, die auch wirklich einen größeren Wärmetauscher haben, kann man wohl auch auf 2000-2500 W hochgehen.
Da könnte ich auch noch dran drehen. Derzeit hab ich die Vorlauf sehr niedrig eingestellt mit 43 Grad. Wenn ich da auf 60-70 Grad hoch gehe, könnte man schneller aufheizen, aber dann wird das Heizsystem auch ineffizienter.
Ja genau, mehr Innengeräte und alles wird effizienter. Hat man 2 Single in einem Raum, hat man noch den interessanten Effekt, dass beide Geräte (fast immer) zu unterschiedlichen Zeiten abtauen, man so den Temperaturabfall etwas kompensiert.
Ist ja zum Glück der erste Winter und war nur als genereller Test gedacht. Das weitere Geräte folgen müssen war eigentlich schon vorher klar.
Gäbe es den Bereich -3 bis 3°C nicht, würde die eine Anlage fast reichen. Die Tage mit bis zu minus 7°C hat sie super gemeistert, lief da mit 800-1000Watt durch, allerdings war da halt auch die Luftfeuchte bei 64%.
War letztens im REWE schon fast soweit eine Sprühflasche "Beschlagschutz" in den Wagen zu packen. ![]()
Hallo, Nur kurz mal.
Seit Dezember lasse ich zwei Klimas in meinem Wohnzimmer laufen. Ich hatte angenommen das die Kosten dadurch steigen würden. Tun sie auch in der Stromrechnung. Aber insgesamt komme ich um einiges billiger weg wie letztes Jahr weil sich die Zuheizung mit Heizöl sich mehr als halbiert hat.
Früher musste ich wegen Abtauen schon ab 4° zuheizen weil in der Zeit die Temperatur so zurückging dass meine sonst so sanfte Gattin..
Jetzt wechseln sich die Anlagen ab und bis 0° ist alles kein Problem. Auch bei minusgrade reicht bis jetzt ein Zusatzheizen von 1-3 Stunden am frühen Morgen.
Split Klima ist ne Super Sache ![]()
P.s und das aufheizen morgens von 20 auf 23-24 geht jetzt auch Blitzschnell
Moin zusammen,
hier mal ein Update von meinen Anlagen und das Verhalten bei den jetzigen Temperaturen von Minus 8°C.
Mein Nutzungsverhalten: Gasheizung läuft durch bei einer Probeauslegungstemperatur von 50°C bei -10°C AT. Die Splitklimageräte werden bei mir genutzt, um die Temperatur der Räume um 2-3 Grad zu erhöhen.
Die Bosch Split läuft diesen Winter 24 h durch im Silentmodus und 19 Grad Nachttemperatur und 21 Grad tagsüber.
Man sieht schön, dass die Anlage gestern bei den Tagtemperaturen von knapp um den Gefrierpunkt mit knapp 220 bis 250 Watt durchläuft - auch ohne abzutauen. Der Abfall des Verbrauchs um 20 Uhr liegt an der Nutzung des Kaminofens. Bei -8 Grad heute früh und der Einstellung von 21 Grad pendelt sie eher im 400 - 500 Watt Bereich mit Abtauungen alle 40 Minuten.
Die Daikin ist auf Heizmodus, 17 Grad, Lüfter 3, Schwenken h/v an, Bedarf / Eco aus. Damit heizt sie den Raum auf ca 20 Grad.
Ich bin ein großer Daikin Fan, aber das Abtauverhalten ist eine Katastrophe. Ab Temperaturen um den Gefrierpunkt mit hoher Luftfeuchtigkeit fährt sie wie ein Uhrwerk alle 50 - 60 Minuten in einen Abtauvorgang.
Geht es auch anders? Ja, hier meine Hisense von gestern. Einstellung 19 Grad, Lüfter 2 von 6, Schwenken an, Eco aus.
Nach 4 Stunden Laufzeit war das Zimmer bei knapp 21 Grad und die Sonne kam rum und heizte mit. Um 16 Uhr habe ich das Gerät wieder ausgeschaltet.
Ja sie verbraucht in diesen extremen Situationen mehr als andere Hersteller, jedoch bläst sie durchgängig warme Luft raus.
Nur am Rande: ab 1 Grad AT taut die Daikin alle 2 Stunden ab und ab ca 2 Grad gar nicht mehr, sondern läuft ganz ohne Takten schön fleißig durch.
Beste Grüße und frohes Heizen,
kryptux
Bei hoher Luftfeuchte wäre das aber ein ganz normales Verhalten einer jeden Luft-Wärmepumpe. Irgendwas zwischen 30-60 min ist typisch.
Problematisch sind eher die unnützen Abtauvorgänge, wo der Wärmetauscher nicht verreift ist und sie trotzdem abtaut. Man bemerkt es auch, dass das Auslaufloch danach trocken ist. Solche unnötigen Abtauvorgänge sollten zumindest nicht zu oft vorkommen. Bei meiner MHI passiert das so alle 4 Stunden, das ist ok. Nötig sind die, weil die Anlage nie genau weiß, ob nicht doch Verreifung stattgefunden hat, die nicht detektiert werden können.
Bei uns war es gestern trocken und kalt. Abtauung bei den MHI-Anlagen alle 4 Stunden und auch nur für 1,5 Minuten Kompressorlaufzeit beim Abtauen. Nach dem ersten Einschalten war der erste Abtauzyklus bereits nach 60min. Nötig waren sie alle nicht, weil trockener Wärmetauscher, aber für mich nachvollziehbar, dass die Anlage es ab und zu mal austesten muss.
Scheint nicht bei jeder MHI gleich zu sein!
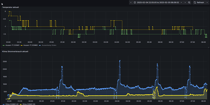
SCM41 gelb
SCM60 blau
Man sieht an der SCM41 sehr schön wie sie bei -2 Grad die Leistung verdoppelt.
In dem Bereich fängt meine auch an, die Lüfterdrehzahl am AG voll aufzudrehen. Das ist akustisch dann ein starker Unterschied. Vorher dreht die so langsam, dass man sie in 2-3 Meter Abstand fast nicht mehr wahrnimmt.
Das ist mir nicht aufgefallen, muss ich mal darauf achten.
Da die Klimas in den Schlafzimmer sind wäre das nicht so gut.
Ich muss auch sagen ich bin mit den einfachen SRK sehr zufrieden was die Lautstärke angeht.
Meine Frau ist da sehr empfindlich für allem Nachts und hat sich nie beschwert ![]()
Die Lüfterdrehzahl vom Außengerät war gemeint... Das solltest du ja drinnen nicht hören.
Wer lesen kann ist klar im Vorteil ![]()
aber auch interessant! habe kürzlich ein Youtube-Bericht angeschaut und da habe ich gelernt, das es auch mal wichtig ist die Anlage mit mehr Leistung zu betreiben, da das Öl sonst nicht immer zuverlässig zum Kompressor zurückfließt.
Ich kann mir vorstellen, dass diesen Gedanken auch die Klimahersteller verfolgen.
Sollten die Anlagen eigentlich automatisch machen, also erkennen, wenn es mal nötig ist. Man liest da auch immer wieder mal, dass die Anlagen mal hochlaufen, wo man nicht so recht weiß, warum. Oder beim Start laufen die in der Regel auch immer erst mal etwas höher.
Hey, das ist doch richtig klasse, bin auch gerade am Testen, wie das Heizen mit Klimasplitz sich so anlässt, habe seit Mai die Gasheizung nicht mehr angemacht und werde dann bald auch mal berichten.
Jetzt melde ich mich doch eher als geplant! Ich bin soo fasziniert, dass ich einfach mal bereits nach 15 Tagen „Dauereinsatz“ meiner drei Klima-Splitgeräte, jetzt in der Übergangszeit, mal ein Zwischenfazit abgeben muss.
Hier erst einmal meine Basisdaten: Haus von 1930, 60ger Außenmauern, Front verklinkert, 143 m² Wohnfläche auf drei Etagen, Niedertemperatur-Brennwert-Gasheizung, durchschnittlicher Verbrauch pro Jahr ca. 13.700 kWh bei einem Preis von 0,1093€/kWh zuzüglich mtl. Fixkosten, aber die sind ja für die eigentliche Betrachtung irrelevant. Monatlich entfallen davon durchschnittlich 94 kWh auf Warmwasser.
7,2 kwP Solaranlage Ost(4)-West(3,2)-Ausrichtung, Speicher 9,6 kWh seit Mai 2024
3 Klimasplitgerate, 2 im EG, 1 im DG, 1. OG zur Zeit noch ohne, seit Mai 2025
Seit Preisexplosion Heizen der Räume nur nach Bedarf, nicht genutzte Räume sollen eine Mindesttemperatur von 16 Grad haben (aktuell zwischen 18 und 19 Grad).
Die Gasheizung wird seit Juni konsequent nur noch zum Erzeugen des Warmwassers genutzt.
Nun da der Oktober hier nun doch recht ungemütlich ist und wir normalerweise die Gasheizung aktiviert hätten, laufen nun unsere Klimaanlagen (Marke Argo, m.E. preiswert, einfach, aber gut) dauerhaft als Heizung durch.
Wohlfühl-Temperatur im Wohn-Essbereich 21,5 Grad. Es gibt keine Abtrennung zum Flur, sodass dieser „mitgeheizt“ wird und Wärme ins 1. OG entweichen kann. Die Tür zum DG wird tagsüber geschlossen, da im OG auch noch ein Gerät hängt, das so eingestellt ist, dass 18 Grad erreicht werden.
Noch zu erwähnen ist, dass im EG die Tür zum Garten öfter mal offensteht, da wir zwei Hunde haben, die öfter mal in den Garten raus wollen.
Leider haben wir (noch) nicht die Möglichkeit den exakten Stromverbrauch der Klimageräte zu messen. Da ich speziell letztes Jahr sehr akribisch meine eigenen Tabellen geführt habe, trete ich trotzdem mal eine Hochrechnung an.
Bis zur Installation der Klimageräte hatten wir einen durchschnittlichen täglichen Verbrauch von 8,5 kWh (bei einer Basislast von 4 – 4,3 kWh/Tag, weiß ich weil wir 15 Tage im Urlaub waren und die App der Solaranlage ja den Verbrauch anzeigt). Die Kühlfunktion haben wir natürlich im Sommer genutzt sodass der tägliche Verbrauch ab da natürlich in die Höhe ging, aber da kam der Strom ja tagsüber vom Dach und nachts aus der Batterie. Auch jetzt mit Heizen ist der tägliche Verbrauch natürlich höher als ohne.
Aber daraus lässt sich ja grob ableiten: Aktueller Gesamtverbrauch pro Tag minus durchschnittlichem Verbrauch aus der Zeit vor den Klimageräten gleich Verbrauch Heizung.
Nun in der ersten Oktoberhälfte ergibt sich folgendes Bild: Gesamtverbrauch Strom: 170,9 kWh. Ohne zu berücksichtigen, dass ja auch ein Teil des Stroms vom Dach/aus der Batterie kommt haben wir 43,4 kWh Strom für das Heizen (Gesamtverbrauch 170,9 kWh) benötigt, was bei einem Strompreis in Höhe von 0,2962€ einen Gesamtpreis von 12,86€ macht. Also auch ohne Solaranlage m.E. ein super Ergebnis.
Tatsächlich hatten wir einen Netzbezug von 59,3 kWh. Dabei waren Tage gänzlich ohne bzw. nur sehr geringem Netzbezug. Unter Berücksichtigung dessen ergeben sich tatsächliche Kosten nur für das Heizen in Höhe von 8,92€ in 15 Tagen, was 59 Cent pro Tag entspricht.
Im gesamten Oktober 2024 haben wir 887 kWh minus Warmwasser 94 kWh = 793 kWh Gas für Heizen benötigt, was mich 86,65€ gekostet hat, also im Schnitt pro Tag 2,78€, also 4,7 mal so viel.
Also die Ersparnis in der Übergangszeit finde ich sensationell und so ein Ergebnis hatte ich nicht erwartet.
Mir ist bewusst, dass sich das mit den wirklich kalten Monaten noch sehr ändern wird, aber wir wohnen im Westen und gibt es in den letzten Jahren nicht mehr so kalte Winter bzw. so viele Tage mit Minusgraden, sodass ich guter Dinge bin, dass sich das auch in den kälteren Monaten rechnet.
Es bleibt abzuwarten, ob es uns gelingt, die nicht genutzten Räume auf 16 Grad zu halten.
Ich bin wirklich gespannt, wie sich das Ganze weiter entwickeln wird und werde berichten.
Ach ja und hier noch meine Highlights:
- Kühlen im Sommer 1a und dank Solaranlage völlig umsonst
- schnelles Erreichen der Wohlfühltemperatur
- Geräusche beim Heizen/Kühlen sowie den Luftzug nehme ich so gut wie gar nicht wahr
Servus,
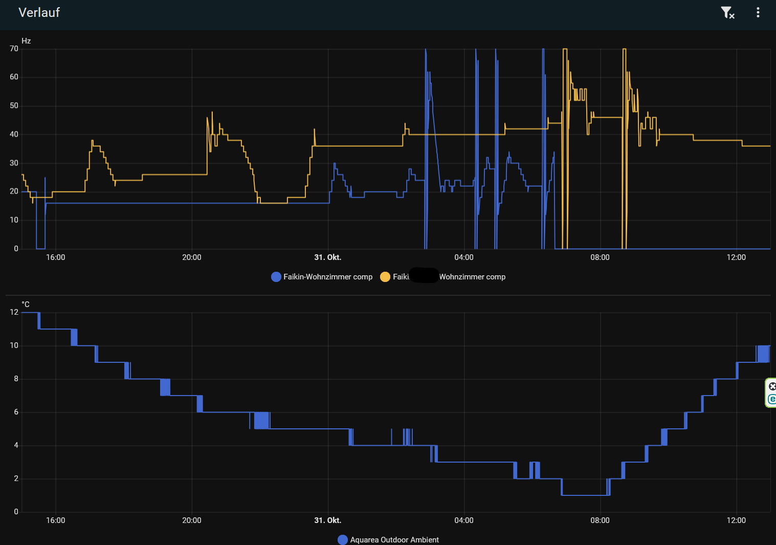
kann mir jemand erklären, welches Problem meine ATXD35 gestern morgen hatte?
Sind das die berüchtigten Abtauprobleme im niedrigen Leistungsbereich?
Ich wollte mal testen, ob es sinnvoller ist, meine Daikin über Nacht mit reduzierter Solltempertur durchlaufen zu lassen. Als ich morgens aufwachte, sah ich auf einmal das Gezacke bei der Kompressorfrequenz, respektive auch beim Verbrauch.
Bei meinem Vater, wo die Daikin bei höherer Leistung laufen muss, war das Verhalten etwas anders. Dort stieg die Frequenz mit dem Abfall der Außentemperatur (Was zu erwarten war) und erst bei ca. 1°C passierte auch dort was, wenn auch nur zweimal.
Ich hatte dann erstmal die Daikin abgeschaltet und meine Aquarea gezündet.






