Daran wirds liegen. Unsere laufen deutlich weniger, eine etwa 400kWh im Jahr, die andere nur 200kWh. Der Lüfter am AG läuft in großen Teilen des Jahres auch sehr langsam.
Sorry, das ich blöd frage.
Sind damit die Lamellen im außen gerät gemeint? Über eine Wartung des Aussengeräts hab ich mir bisher Null Gedanken gemacht. War der Meinung Filter im Innengerät immer schön sauber und von Zeit zu Zeit dazu das Selbstreinigungsprogramm laufen lassen und alles ist gut ![]()
pS. Nochmal gelesen,steht ja da Aussengerät
Ich kontrolliere jährlich das AG, ich denke, das sollte man auf seiner Checkliste haben.
Danke, werde ich jetzt auch so machen
Hallo zusammen,
muss mich mal selber zitieren, leider hat das Reinigen der Lamellen vom AG was das Abtauen angeht nichts gebracht.
Heute 2 mal Abgetaut einmal bei 7° und einmal bei 11,5° und das bei 76% Luftfeuchtigkeit. Das kann doch nicht sein, oder?
Die letzten 2 Jahre konnte ich das so nicht beobachten, hab auch rückwirkend In HA nachgeschaut und über 2°C konnte ich kein Abtauvorgang finden.
Vielleicht hat jemand eine Antwort.
Liebe Grüße
Das klingt als ob wir eine besondere Wetterlage haben. Meine Vivax macht dies zur Zeit auch, so 2mal am Tag, Luftfeuchte über 90-95%. Im letzten Winter eigentlich nur unter 3-5°C.
Innengerät zeigt zwar dF an und Kältekreislauf wird auch umgekehrt. Nur, es passiert kurioserweise auch noch nach einer Taktpause und sieht von der Stromaufnahme her komisch aus. Ich bin fast der Meinung sie macht das der Schmierung wegen.
Meine MHI SCM40 ist in der Beziehung aktuell unauffällig. Hat aber eine andere Macke. Läuft mit minimum 460Watt und ist nicht drunter zu bewegen. Reagiert weder auf Silent, noch ECO, noch verschiedene Lüfterstufen, 460 Watt minimum drunter will sie einfach nicht gehen bei eingestellten 22°C, die sie auch erreicht, aber lieber abschaltet als tiefer zu modulieren.
Auch mit den Auswurftemperaturen und Luftvolumen (COP) muss ich mich noch mal beschäftigen. Rein vom Gefühl her kommt bei gleicher Stromaufnahme und gleichem Wind deutliche wärmere Luft aus der Vivax.
bei mir sieht dF so aus
Silent begrenzt meines Wissens nur die max Stromaufnahme auf 700 oder 800 Watt.
Bei 22°C Soll gehen die Heavy’s nie auf Minimum, Grenzwert ist 20°C Soll. Ist auch bei meiner so.
kann ich nur bestätigen finde ich auch bisschen blöd. habe potis in serie zu den temperatursensoren eingebaut um einen offset von 4 grad zu erreichen.
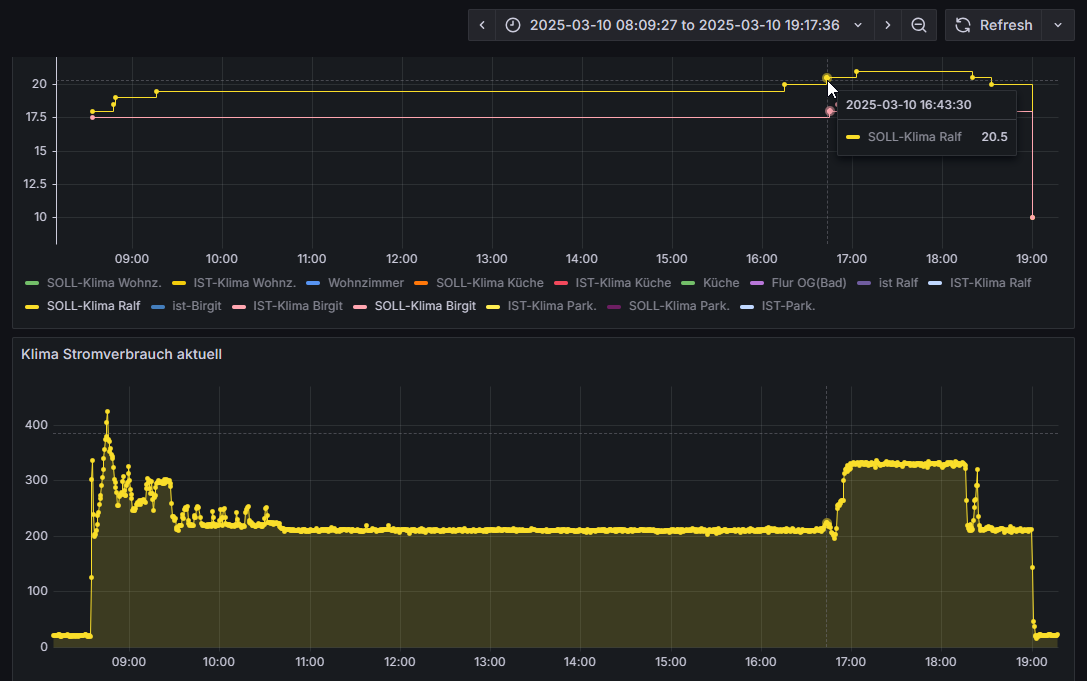
Hier bei der SCM41 kann man das gut sehen, sobald 20,5° Soll gesetzt sind steigt die Leistung und auch umgekehrt funktionierts. Kommt auch noch auf die Außentemperatur an, bei minus 2°C wird die untere Modulation auch nicht erreicht.
Die Ausgangssituation ist grad günstig, 19,4°C im Flur, und ich hab sie gleich noch mal angeworfen. Bin gespannt.
Start erst mal wie üblich.
![]()
Wenn du eine Wärmebildkamera hast, würde ich mir mal die Wärmeverteilung beim Wärmetauscher anschauen. Bei Kältemittelmangel kann es z.B. partiell sehr kalt am Wärmetauscher werden. Dort müsstest du dann aber auch Vereisung sehen.
Du bist Super, hab ich kurz vor deinem Betrag gemacht, 9°C gleichmäßig.
Ok, dann ist es erstmal nicht nachvollziehbar, warum die bei 9 Grad abtauen will.
Tatsache, die MHI kann tatsächlich tiefer. Aber leider noch zu warm im Haus für 19,5°C und Dauerlauf.
Sorry @win war ein Missverständnis.
Hab nur mals so gemessen.
Aber vorhin ist mir eine Regel aufgefallen, “Dank Grafana” immer wenn im Wohnzimmer die Temperatur erreicht ist und ich auf Lüften umschalte, und nur noch ein Innengerät läuft wird nach 10 bis 15 min abgetaut und die Lamellen sind ungleichmäßig kalt. Sobald wieder beide heizen ist ein min später der Spuck vorbei ohne abzutauen.
Siehe Bilder.
Beide IG heizen
Und da ich letztens Saison beide IG gezwungen habe immer gleichzeitig zu laufen, ist das so nie passiert
Miss doch besser mal den Wärmetauscher am AG. Dort wird doch über Sensor die Entscheidung zum Abtauen getroffen.
Ist schon auffällig, dass die Differenz so groß ist, es also Bereiche gibt, die 2,2 Grad warm sind, wo größere Bereiche ehr bei 8 Grad liegen. Das ein letzter Bereich des Wärmetauschers auf Umgebungstemperatur von 14,4 Grad liegt, ist nicht unnormal. Da ist einfach das Kältemittel schon vollständig verdampft.
Recht tiefe Temperaturen am Anfang des Wärmetauschers spricht oft für Kältemittelmangel.
Den Sensor, den du markiert hast, ist vermutlich nicht der, der relevant ist. Das scheint der Außentemperaturfühler zu sein, nicht der Fühler, der die Temperatur am Wärmetauscher misst und die Abtauung einleitet. Der sitzt oft am Eingang des Wärmetauschers, also vermutlich dort, wo es 2,2 Grad sind.
So, hatte Heut mal Zeit und die richtigen Temperaturen um selbst mal den “Point of Change” der Leistungscharakteristik zu erleben. ![]()
20,5°C als Kipppunkt sind für meine Anwendung sehr gut geeignet, Grundwärme im ganzen Haus halten und Abends dann Tür zu und Wohnzimmer per Vivax auf kuschelige 24°C.








