Mitsubishi Heavy SRC/SRK Split-Klima Sammelthread

Sorry, habe den Power-Mode uebersehen.
Nein, war nicht im PowerMode, aber die Soll Temperatur war bei 28Grad. Und die Tuere zum grossen kalten Hausgang war weit offen. Wie Du im Diagramm sehen kannst hat die Anlage durchgehend 1300W Leistung gezogen. Somit sollte der Verdichter auf voller Leistung gewesen sein. Sollte ......oder?
Kann aber morgen gerne mal den PowerMode aktivieren.

Siehe Diagramm https://akkudoktor.net/uploads/default/original/3X/f/9/f9dd17050a8e610b3403810f642c0705654fb0dc.png

Ja, eigentlich sind die 1300 Watt über so lange Zeit schon hinreichend, für eine klare Aussage. Würde aber trotzdem nochmal den Power-Modus probieren.

Wuensche allen ein gutes neues Jahr !

Es kam ein neues Aussengeraet (AG) auf Garantie.Hier ein ganz grosses Lob an KlimaHero. Da kaufe ich gerne wieder.

Und siehe da, man hoert jetzt das EEV klicken wenn Versorgungsspannung am AG angelegt wird. Auch die miserablen COP Werte sind Vergangenheit. Die MItsubishi SRK20 (MonoSplit) hat jetzt einen sehr aehnlichen COP wie meine Daikin.

DIe Regel- und Enteisungsalgos der Mitsumishi und der Daikin sind interessanterweise recht verschieden ...... wobei die Daikin der Mitsubishi ueberlegen scheint.

1 „Gefällt mir“

Prima, dass es wirklich ein defektes AG war und du bei Klimahero das umgetauscht bekommen hast. Ich finde den Laden auch sehr empfehlenswert.

Was die Abtauung angeht, da finde ich die MHI SRC eigentlich ausgesprochen gut. Ich habe die schon öfters beobachtet und die taut nahezu immer nur ab, wenn wirklich vereist und dann auch nur genau so lange, bis das Eis weg ist. Besser gehts eigentlich nicht.

Prima, da sieht man mal wieder wie wichtig es ist sich mit der Technik zu beschäftigen und immer aufmerksam zu sein.
Wenn du das nicht gecheckt hättest, würde die Anlage ewig so laufen, wer weiß wieviel Anlagen mit defekten Ventilen ineffizient funktionieren.
Hatte mal bei Bekannten wegen hohen Gasverbrauch nach der Solarthermie geschaut.
Da war auf dem Dach ein falscher Sensor verbaut und hat im Winter 20Jahre lang das Dach geheizt und bei Sonne wegen scheinbarere Überhitzung abgeschalten.
Die Anlage wurde 3 mal gewartet und keiner hats gemerkt.
Also heleb, alles richtig gemacht :+1:

1 „Gefällt mir“

Kann ich nur bestätigen, hatte ebenfalls mal einen Garantie fall der ohne Probleme gelöst worden ist!

1 „Gefällt mir“

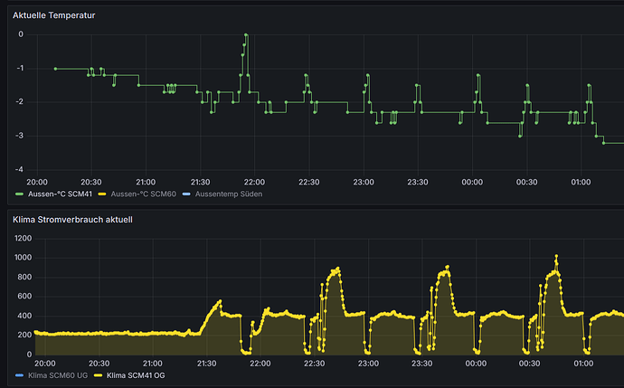
Die neue SRC20 taktet ziemlich viel, obwohl sie runter regeln koennte. Es scheint dass wenn die Aussentemperatur zu niedrig ist die Leistung nicht unter 450W geht , obwohl sie auf 200W runter koennte..... siehe Bild (ca. 6:12pm)

Bzgl. Enteisung scheint die Daikin um einiges unempfindlicher als die SRK20. Die Anzahl der Enteisungszyklen scheint bei der Daikin zumindest viel geringer. Werde das mal ueber laengeren Zeitraum beobachten.........

Genau so verhielt sich meine 3 Jahre alte SRC20 auch schon. Durch Umbau des Innensensors bekommt man das häufige Takten komplett weg. Und interessanterweise läuft die jetzt auch bei -2 Grad öfters noch mit 200-300 Watt und nicht mehr mit 440-480 Watt.

war bei mir auch so und kann man so erklären das die Soll-Temperatur um ungefähr 2 Grad nach unten geregelt werden kann wenn der Sensor verlegt wird.
Da der Temperatursensor nahe am Wärmtauscher liegt und oben an der Decke die Temperatur sowieso schon wärmer ist macht das ca. 2-3 Grad unterschied zur realen Raumtemperatur aus.
sobald die Soll-Temperatur über 20 oder 21 Grad (ich weiß nicht mehr genau) liegt wird die SRC nicht mehr auf Minimum geregelt. Die Außentemperatur spielt auch noch eine Rolle.
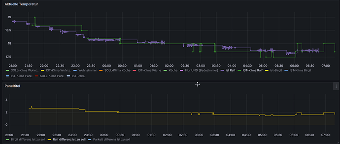
Bei einer Inneneinheit habe ich den Sensor ohne viel Aufwand durch die Verrieglungsöffnung der Klappe bugsiert. die Abweichung zu realen Raumtemperatur sind noch minimal, siehe Sceenshot.

Interessante Beobachtung oder These. Das könnte durchaus der Grund bei mir sein. Ich dachte bisher immer, es liegt ausschließlich an der Außentemperatur, weil wir es immer erst unter 0 gesehen haben. Aber durch den Umbau des Sensors haben wir die anders kalibriert, so dass wir Soll oft nur auf 19 Grad stehen haben müssen. Sensor ist ein 10k NTC mit eine Poti parallel, statt original 5k. Vielleicht hängt es mit dieser leichten Verschiebung auch zusammen.

Kannst mit dem Poti hervorragend testen.
Bei meiner SCM60 habe ich schon lange an beiden IG auch einen Poti am Sensor verbaut.
Damals konnte ich das so beobachten.
Erst als ich die Ist-Temperatur unter 20°C gedrückt hatte konnte die Minimum Last von 300 Watt gezogen werden.
Aber wie du sagst, die Außentemperatur nimmt auch Einfluss.
Unter minus 2°C wird es wahrscheinlich unmöglich sein den Kompressor auf Minimum zu bekommen, aber ich lass mich gerne eines besseren belehren.

Nachtrag:
hab mal gesucht, und gefunden, siehe Sceenshot
Wir hatten 2 Wochen dicker Nebel und unter Null °C da war die Klima ständig am abtauen, nicht das ihr euch wundert.
bei 21:30 und 22:00 sieht man den Übergang, ab da wird nicht mehr weiterrunter moduliert.

1 „Gefällt mir“

Hallo liebe gemeinde,

ich bin neu im Forum und hab hier schon viel gelesen und seit Herbst eine Multisplit.
zu meinem system 1x SCM 50 ZS-W, 1x SRK35ZS-WT und 1x SRK25ZS-WT,Stromverbrauch lese ich mit einem Sonoff POWCT aus
Nun hätte ich mal eine Frage zum Verständnis vielleicht kann mir da wer helfen.
Ich habe einen Warmwintergarten in dem die SKR25 an der Hauswand hängt von da einen offenen 2m breiten Durchgang zum Wohnzimmer an der selben Wand nur auf der innenseite hängt die SKR35. Gesteuert wird über 2 Fernbedienungen was auch soweit funktioniert.
So nun zu meiner Frage kann es sein das wenn ich an der SKR35 im Wohnzimmer auf ECO schalte das die Leistung des AG runter gefahren wird, weil genau dann sinkt bei mir immer die Auswurftemperatur an der SKR25 im Wintergarten hab ich mit nem Thermometer in den Auswurflamellen gemessen.
Ich dachte das ECO nur für das jeweilige IG zählen würde liege ich da falsch??
Wäre sehr nett wenn mich da jemand aufklären könnte.
Danke im Voraus
Gruss Frank

Eco limitiert ja die Leistung des Verdichters und der sitzt im AG. Insofern hat das dann Auswirkung auf alle IGs. So würde ich das zumindest verstehen, hab selber nur die Single-Split.

Weiterhin sorgt Eco dafür, dass die Hysterese hochgesetzt wird. Die schaltet also beim Takten später wieder ein, die Temperatur muss noch ein Stück weiter gefallen sein. Diese Steuerung kann sich durchaus nur auf das eine IG beziehen, wo man Eco aktiviert hat.

das hat mir scho mal weitergeholfen
vielen vielen Dank

Wenn du den Silent Mode aktivierst wird die Leistung des Außengerätes begrenzt und das wirkt sich dann auf alle Innengeräte aus. Eco kann für jedes Innengerät separat aktiviert werden. Habe eine SCM45ZS-W mit SRK35ZS-WF u. SRK20ZS-WF.
Gruß, Frank

Hallo,
ich habe seit knapp 3 Jahren eine SRK20ZS-W / SRC20ZS-W Kombi.
Seit gestern habe ich folgenden Fehler:
Die beiden Geräte starten, Lüfter im Innen- und Außengerät läuft. Die ausgeblasene Luft am Innengerät ist aber weder kalt (Modus Kühlen) noch warm (Modus Heizen). Nach etwa 10 Minuten blinken am Innengerät die beiden LEDs jeweils 2x. Laut Handbuch ist das Fehler E60 (Rotorsperre). Vermutlich startet der Kompressor nicht (muss ich morgen noch mal testen).
Wie könnte ich den Fehler weiter suchen?

Das Problem war kurz nach der Installation schon 2x vorhanden. Die Ursache habe ich nicht gefunden und seit dem lief die Anlage bis jetzt problemlos.

Viele Grüße, Thomas

Erstmal genau hinhören, was das AG tut, wenn du startest. Läuft der Ventilator? Läuft der Verdichter? Hörst du am Anfang das EEV-Ventil sich kalibrieren?

Hast du eine zweite baugleiche Anlage, wo du vergleichen kannst?

Beim Einschalten klackt im Außengerät ein Relais. Dann läuft der Ventilator an und das EEV-Ventil klackert einige Sekunden. Den Verdichter kann ich nicht hören, ich vermute, der bleibt aus. Die Stromaufnahme schwankt aller paar Sekunden zwischen 20 und 500W.
Nach etwa 5 Minuten geht der Ventilator im AG aus und am Innengerät blinken die beiden LEDs gleichzeitig jeweils 2x.

Wenn der Verdichter nicht läuft, aber immer wieder auf 500W hochgefahren wird, hört sich das so an, dass der Verdichter irgendwie blockiert ist. Die Elektronik versucht es immer wieder, aber er dreht nicht.

Das würde ja auch zur Fehlermeldung passen.

Man könnte mal vorsichtig mit Gummihammer auf den Verdichter klopfen, während die Anlage hochfahren will. Und du könntest auch alle Spulen des Verdichters durchmessen, ob die Widerstände ok sind.

Wenn noch Garantie drauf ist und das professionell installiert wurde, dann nichts selber machen, sondern Servicetechniker kommen lassen.

OK, dann werde ich mal in den nächsten Tagen die Verkleidung abbauen und mal am Stecker des Verdichters nachmessen. Kannst Du mir sagen, welcher Widerstandswert etwa normal wäre? Gegen Erde sollte ja sicher im MOhm Bereich liegen und zwischen den einzelnen Wicklungsphasen nur wenige Ohm, oder?

Garantie ist schon vorbei, habe das Teil damals auch selbst installiert.