Prima… das werde ich testen. Vielen Dank.
In welchem Dokument steht denn das? Ich habe das in der Bedienungsanleitung nicht gefunden.
Vielen Dank. Das Dokument hatte ich nicht, da ich eine All Easy Blue habe. Ich vermute das ist das Vorgängermodell Deiner Xtreme Save Blue. Die Software und die Funktionen scheinen aber gleich zu sein.
Klasse, was in der Midea noch für äusserst nützliche, versteckte Features stecken! Auch wenn die Bedienung ein wenig ab die Nintendo Geheim Codes aus den 80ern erinnert ![]()
Ich muss ja sagen, dass mir die Xtreme Save Blue auch schon vorher einen qualitativ sehr guten Eindruck gemacht hat. Das AG ist das leiseste meiner Anlagen, leiser als die Daikin. Es ist aber auch ziemlich schwer, warum auch immer.
Meine 10 Jahre alte R410a Comfee (Midea) hat auch nie einen Service gesehen und läuft wie am ersten Tag ![]()
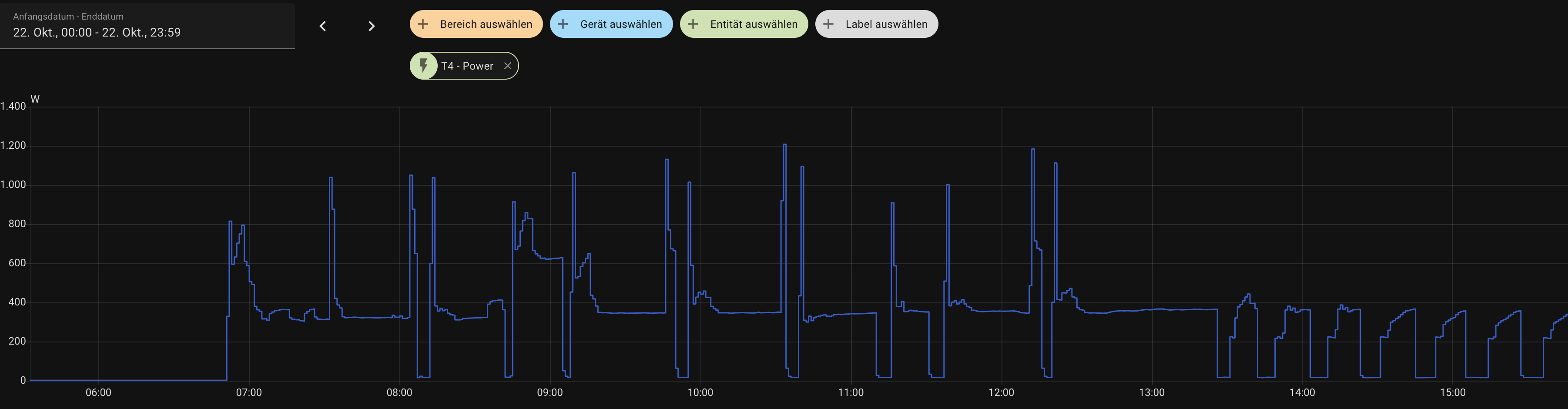
Ich beobachte meine Anlage jetzt seit ca. 11:00 Uhr. Bei mir ist das Takten leider nicht weg
. Die Anlage läuft im Silent-Mode (Stummschalten). Sie fährt jetzt sehr langsam an mit ca. 200 W und hangelt sich dann langsam hoch bis auf ca. 350 W. Dann schaltet sie sich nach ca. 8 - 15 min wieder aus, weil die Solltemperatur per FollowMe-Sender (FB) erreicht ist. Es wird nicht versucht auf ca. 150 W runterzumodelieren.
Ich habe wie oben beschrieben im Pre-Setting-Mode den Channel 12 auf 10 (%?) gesetzt und dann mit OK bestätigt. Es kam jedoch kein Piepton und keine Bestätigung per LED-Anzeige (88).
Eventuell liegt es aber auch an dem heute sehr geringen Wärmebedarf. Wir haben heute ca. 15 °C Aussentemperatur. Die Innentemperatur ist auf Soll 19°C gesetzt (entspricht ca. 20°C real).
So weit bin ich auch gekommen, aber das Takten ist immer noch da.
Im Silent-Mode / Stummschalten ab 13:30 regelt die Anlage langsam hoch.
Wenigestens bin ich da nicht alleine ![]()
Wir könnten ja einen TeamsCall planen, damit wir uns dazu schneller austauschen können. Bei mir würde es Mo. bis Do. ab 17:30 Uhr passen. Ich kann ja gerne eine Doodle-Umfrage hier rein stellen, oder kann das Forum das.
Benutzt mal die Anlage ohne Follow-Me.
Der Temperatursensor am Eintritt hat einen Offset von 2°C.
Ich habe 22°C eingestellt.
Bei mir regelt die Anlage immer auf genau 25°C.
Bei 26°C wird dann abgestellt.
Ich glaube Follow-Me ist zu träge. Die Anlage fährt "zu schnell" hoch bevor der Sensor reagieren kann.
Ich erfasse die Temperaturen am Eintritt und Austritt vom Innengerät mit zwei solcher Bluetooth Datalogger. Klappt prima.
Damit kann ich gut sehen, was die Anlage "macht" und bei welchen Temperaturen sie regelt bzw. abschaltet. Daten lassen sich einfach in EXCEL importieren.
Vielleicht hat ihr ja andere Messsyteme mit Shelly&Co.
Ist mir aber zuviel Aufwand so etwas aufzubauen.
Wie hast du die 150W ohne Shelly o.ä. gemessen, oder war das irgendwie errechnet anhand der Temperaturen?
Meine Midea hängt über Schukostecker an der Steckdose.
Ich hab einen Steckdosen WLAN-Energiemesser aber ohne Data-Logger. Ich habe die aktuellen Leistungsdaten abgelesen, kann aber nur die gemittelten stündlichen Werte digital auslesen.
Schön wäre natürlich auch die Leistungs-Schriebe zu haben und mit den Temperaturen zusammen darzustellen.
Moin! Hab mich jetzt extra auch mal hier angemeldet, a) um mcih für die hilfreichen Infos zu bedanken und b) zu berichten, dass ich jetzt auch eine Xtreme Save Blue in Betrieb habe, welche in einem alten Nebengebäude die mittlerweile nur noch als ruinös zu bezeichnende Propangasheizung ablöst. Ich vermute, dass für die Wintersaison hier schon allein die gesparte Tankmiete die Stromkosten fast decken dürfte.
Meine Anlage hat einen Shelly Mini PM Gen3 direkt im Schaltkasten spendiert bekommen, die Daten laufen alle fleißig nun in die InfluxDB. Will auch noch die Midea selbst in dem Homeassistant packen und auch da die wichtigen Parameter mit in die Datenbank laufen lassen, so kann man dann sehr hoch aufgelöst später mal Auswertungen machen.
Die angedachten Änderungen zu Fanspeed und minimaler Kompressorlast werde ich wohl auch noch umprogrammieren, obwohl die Anlage bei Heizbedarf wohl ihre 300W oft halten können dürfte.
Die obere Etage des Gebäudes ist ohnehin kaltgefallen und dient nur als Lager, unten ist ein Hauptraum (ehem. Büro meines verstorbenen Vaters) der alle paar Wochen für ein paar Tage von mir bewohnt wird. Nebenan ist noch ein Küchenraum mit ca. 14m² und ein Mini-Bad mit ca. 2.5m².
Plan ist die Küche auf 15-18 Grad zu halten ohne dass da ein eigenes Gerät gebraucht wird, der Hauptraum auf angenehme 22 Grad. Das Bad wird wohl wenn die alte Propanheizung endgültig weg ist einen 300W Infrarotspiegel bekommen mit smartem Thermostat, das dürfte dicke ausreichen als Frostschutz und für gelegentliche Nutzung.
Der kleine übrige Büroraum auf der Etage auf der anderen Seite kann kalt fallen, der wird nicht mehr genutzt und da kann auch nichts kaputt gehen, weil keine Wasserleitungen o.ä. .
Während Abwesenheit wird der FP-Modus der Midea genutzt, damit im Zweifel mit 16 Grad kurz eingeblasen werden kann. Es muss aber erfahrungsgemäß fast ein Jahrhundertwinter kommen damit die Temperaturen in dem Gebäude unter 10 Grad gehen. Ist ein Alter Stall mit Heuboden und rücklings mit doppelter Ziegelwand mit Luft dazwischen, also garnicht mal so schlecht für die Dämmung für ein 100 Jahre altes Haus. Fenster sind doppelt verglast durch den Bürobetrieb den es mal gab und der Hauptraum hat einen Holzvorbau, der zwar unbeheizt ist und quasi als Flur dient, aber natürlich auch gut was wegdämmt und bei Sonne im Winter schohn selbst durchaus aufheizt.
Der erste Test am letzten Wochenende war schonmal gut, da hatte es um 0 Grad nachts und die Anlage hatte keine Mühe so zu heizen wie gedacht.
Hervorragend finde ich das in der App erstellbare Schlafprofil. Ich lasse ihn dann direkt auf 21, nach einer Stunde 20 und noch eine Stunde auf 19 Grad runtergehen und eine Stunde vor Aufwachen schon mal wieder auf 21 rampen. So hat man ein angenehmes und extrem leises Schlafklima und steht aber morgens nicht im Kalten.
Das Takten habe ich nur nachts während der 19-Grad-Phase beobachten können. Ich nehme das aber als gutes Zeichen, weil d.h. dass selbst das alte Gebäude mit überschaubarer Energie beheizbar ist. Ich werde Versuchen auch die 10% einzustellen, vllt zieht sie dann da ja weitestgehend mit 150W durch wenns wirklich kälter ist. Wenn nicht ist das aber auch kein Drama.
Solange die nicht alle 5min taktet ist das technisch denke ich unbedenklich.
Bei Fragen gerne her damit, freue mich heir zu sein. Ansonsten bin ich noch Balkonkraftwerksbetreiber mit Akku im Selbstbau (OpenDTU on Battery) und bin der Designer der OpenDTU Fusion Platine, kennen vllt einige hier auch. Beruflich bin ich im digitalen IC Design verortet im schönen Dresden und ein Tesla Model S Plaid kutschiert mich leise, sparsam (und schnell hust) durch die Gegend. Freut mich hier zu sein ![]()
Sieht ja schön aus.
Wie lief denn die Installation? Hast Du alles selber gemacht?
Ich hatte ja Probleme mit der gelieferte Qualität der Bördelungen. Aber vielleicht war ich hier übervorsichtig.
Installation ist 100% Eigenleistung inkl. Elektro (war ja nun von Bildungswegen auch tatsächlich kein Problem).
Bohrung durch die Ziegelwand hinterm Innengerät zunächst mit einem dünnen SDS Bit als Pilotloch, dann mit einem Makita 68mm Dosenbohr-SDS-Plus-Kopf von innen und von außen. Ausgefüllt mit einem geschlitzten Stück Abwasserrohr als Durchführung. Die Eigenspannung führt dann schon zu einem sehr guten ‘Fit’. Abgedichtet habe ich es mit Sanitär-Fermit-Knete, die hat den Vorteil, dass ich sie später nochmal wegbekomme falls da nochmal eine Leitung durch soll.
Die vorgefertigten Leitungen waren ok in 3m Länge, die 3/8” habe ich mit einem günstigen Rohrbieger für den wenigen Raum hinterm Innengerät gebogen, die 1/4” ging von Hand.
Ich habe beim festziehen Innen allerdings durch Falscheinstellung am Drehmomentschlüssel den Bördel am 1/4” Rohr abgerissen, hab also da selbst nochmal mit dem Taumelbördelgerät nachbördeln müssen nachdem ich es abgeschnitten hatte. Da bei der Midea beide Anschlüsse stark versetzt sind hab ich die vorgfertigten Rohre mit dem Cutmesser auch getrennt (die Isolierung war mittig zusammengeschweißt), das machte die Verlegung massiv einfacher.
Elektroanschluss ist ja mehr oder minder Malen nach Zahlen an den Geräten selbst, im Schaltschrank kam ein Schneider 16A LS-Schalter mit C-Charakteristik zum Einsatz, FI war in der Unterverteilung trotz letzter Aktualisierung Anfang der 90er dankenswerter Weise schon drin, sonst hätte ich wohl einen FI/LS verbaut (auch wenn das für festinstallierte Geräte im Bestand nicht zwingend erforderlich wäre). Nach dem LS ist wie schon gesagt ein Shelly einverdrahtet der fleissig die Leistungsaufnahme via MQTT in meine InfluxDB und den HomeAssistant sendet.
Der schwarze Verlegekanal außen sowie das PVC Band sind von saukalt, kann ich nur empfehlen, super Qualität. Die 2.5mm” Zuleitung habe ich mit normalem Isorohr aus dem Baumarkt für 2.5€ für 2m bis zum Kanal geführt und dann darin mit dem Rest zum Außengerät. Alle Leitungen sind nochmal mit PVC-Band umwickelt, die Ventilblöcke habe ich unter der Abdeckung auch nochmal mit festem Packschaum isoliert (einfach mit Cutter grob in Form geschnitten), das hat den Vorteil, dass sich da auch kein Viezeug wie Spinnen, Wespennester oder sonstwas ansiedeln können, weil der Raum einfach ausgefüllt ist. Genauso hab ich es auch mit Hohlräumen in der Wanddurchführung und am Ende des Kabelkanals zur Versiegelung gemacht.
Zum Vakuuimieren hab ich das ebenso auch oben verlinkte Set von Vevor genutzt, super Pumpe, ging absolut problemlos und soweit ich das sehen kann top Vakuum, Anlage läuft nominal exakt wie sie soll. Rest halt nach Montageanleitung von Midea, die ja auch in Papier mehrsprachig beiliegt und alles sehr gut erklärt.
Kann es sein, dass die Parameter nur kurz nach dem Einschalten der Anlage gespeichert werden können? In der Anleitung stand doch was dazu, 1min after power on?
Mit Monteurhilfe gemessen?
Falls die IG-Bördel im Innenraum sind, würde ich auf jeden Fall auch einen Drucktest machen, bzw. zumindest mal im Betrieb mit Lecksuchspray nachsehen ob alles dicht ist.
Das stimmt soweit für die erste Inbetriebnahme. Allerdings kommt man auch nachträglich (gem. oben stehender Anleitung) in den Pre-Setting-Mode und kann dann auch Änderungen vornehmen. Scheint aber irgendwie nicht zu funktionieren…. oder es ist ein anderes Problem.
Eine Minute nach Power-On. D.h. wenn man in den Presetting Mode will muss man die Anlage stromlos machen (stecker raus oder Sicherung, je nach dem), wieder anschalten und dann hat man eine Minute über den Checking Mode in den PR Mode zu kommen genau wie in der Anleitung.



