Midea Xtreme Save Blue mit R290 und 3,5 kW

HACS läuft schon. Ich warte noch auf den USB Stick SMLight SLWF-01 den ich bestellt habe. Dann schau ich weiter.

Ich muss erst mal alles sammeln und dann gibt's eine Zusammenfassung wenn es läuft.

Ich wollte noch mal in die Runde fragen, ob man das Innengerät im Raum auch mittig / mittiger (wie ein Truhengerät) montieren kann / soll, wenn man damit überwiegend heizen möchte.

Klar, warum nicht? Mit mittig meinst du die Horizontale, oder? Also rechts/links und nicht oben/unten.

Ich dachte eher so in die Mitte (vertikal) von der Wand, das der Auslaß weiter unten sitzt um die Luft im Bodenbereich umzuschichten. Eventuell reicht der Luftstrom auch aus, um den Bereich am Boden zu erreichen, habe da leider keine Erfahrung.

Geht alles.

Bei mir hängt im Wohnzimmer sogar ein Gerät unter der Fensterbank in Kniehöhe, da ursprünglich primär für´s Heizen geplant.....( das war der Plan. ...)

Man sollte abschätzen können, ob einen der Luftstrom um die Beine nicht zu sehr irritiert , (vor allem wenn es doch mal zum Kühlen eingesetzt wird...)
Dann wäre die Montage möglichst hoch wieder eine Überlegung wert.

Kalte Luft fällt nach unten, Klimaanlage sollte die aufsteigende warme Luft eher dann oben zugeführt bekommen.

zu 99% wird die Anlage zum heizen / zuheizen / Übergangsheizen oder wie auch immer verwendet. Die 5 Tage im Sommer an denen gekühlt wird ist vernachlässigbar.

Kann mir jemand sagen, ob bei dem VakumpumpenSet für die Anlage die passenden Adapter dabei sind. Mir sagen die Bezeichnungen auf der Amazon Seite nichts. 1 R410a-Adapter, 1 Satz R134a-Schnellkupplungen, 1 1/4" SAE- auf 1/2" ACME-Adapter

Laut Datenblatt sind die Rohrleitungsanschlüsse Saugleitung 9,52mm (3/8) Zoll und Flüssigkeitsleitung 6,35mm (1/4) Zoll. Bilder von dem Aussengerät habe ich weiter oben eingebunden.

Ich habe mir hier bei saukalt.de das Kabelsystem + Mauerdurchbruch + Vinyl-Wickelband bestellt, falls jemand auch auf der Sucher ist. Dort kann man auch anrufen, die beraten einen sehr gerne.
Kanalsystem 72 - EXC braun

Darum gehts nicht, die Vakuumpumpe schließt du doch am Serviceport an. Der ist bei Midea oft 1/4 Zoll SAE.

Lies dir mal die Grundlagenartikel durch:

Danke @win ich habe über beide Wiki's schon drüber gelesen, aber erst mit der Auswahl an Geräten / Werkzeug oder Umsetzung kommen dann die Fragen auf. Ich lese mich noch mal aktuell ein, dann bleibt mehr hängen.

Laut der Beschreibung wäre bei der Pumpe ein 1/4 Zoll SAE male dran / dabei.

1 „Gefällt mir“

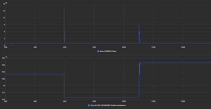
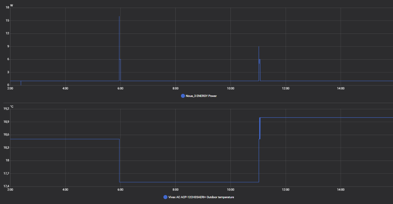
Das kann ich von meinem Clon nicht bestätigen. Auch bei abgeschalteter Anlage kommt aller paar Stunden ein neuer Wert.

Interessant, wie sieht dann der Standby Verbrauch bei dir aus?

Meine Midea ist da bei knapp 1W. Ich vermute, dass "sleep" oder "energysave" features im ESP dahinter stecken.

Auch hier dauerhaft 1W, mit kurzem Peak immer dann wenn sich die Aussentemperatur aktualisiert.

Die Anlage ist bereits installiert und läuft sehr gut. Ich werde euch ab ende Oktober ein erstes Zwischenfazit melden und Bilder von der Installation zeigen.

6 „Gefällt mir“

Meine Midea Xtreme Save Blue läuft auch seit dem 2. Oktober.
Ich hab die Anlage für 1000€ gekauft und es war eher ein “Bastelprojekt” auch aus Neugierde.
Ich hatte halt keine Lust 3000-4000€ für eine R32-Anlage auszugeben.

Die DIY-Installation war unkompliziert und einfacher, als ich gedacht hab. Und die Anlage lief auch sofort.

Ich habe noch eine 5kW Mitsubishi WP im Erdgeschoss hängen. Die kann bis ca. 100W runter regeln. In der Regel läuft die Mitsubishi jetzt bei etwas höheren Außentemperaturen konstant bei 200W durch. Bei der MIDEA wurde ich diesbezüglich bisher enttäuscht. Die niedrigste Leistung war bisher ca. 300W. Und dann taktet die MIDEA fröhlich vor sich hin.

Mit Taktung benötigt die Anlage ca. 200W im Mittel. Und in den Stillstandszeiten bläst sie halt kühlere Luft aus. Für kleinere Räume ist die Anlage also eher ungeeignet.

Meine Einstellung ist jetzt:

  • Ich nutze den Temperaturfühler in der Fernbedienung
  • Ich versuche die Luft-Temperatur um die FB möglichst konstant zu halten
  • Die Fernbedienung sitzt im kühlen Bereich am Boden in der Nähe der Türe.
  • Die Klimaanlage beitreibe ich im "Silent-Mode".
  • Die Ist-Temperatur ist etwas höher als die Set-Temperatur (ca. 0,5-1°)
  • Damit läuft die Klimaanlage schön ruhig konstant bei 330W durch ohne zu Takten.

Generell ist die Regelcharakteristik der MIDEA kaum zu durchblicken. Manchmal bleibt die Anlage bei ca. 700W “hängen” und regelt nicht runter. Oder sie schaltet ab oder …

Ich glaube die MIDEA hat ein träges thermomechanisches Expansionsventil wogegen die Mitsubishi ein dynamisches Expansionsventil mit Stellmotor hat. Dadurch regelt die Mitsubishi schneller und genauer. Die MIDEA ist hier sehr träge und vielleicht bleibt auch mal das Ventil "hängen". Ist schon blöd!
Vielleicht wisst ihr hier mehr.

Oder habt ihr andere Tipps um die MIDEA Regelcharakteristik zu verbessern?

Alles in allen bin ich für den Preis “ganz zufrieden”. Das Positive ist halt, dass ich die Anlage ganz legal selber einbauen konnte.

Ach ja, noch zu den Kältemittelleitungen:

Die Bördelung der mitgelieferten Leitungen waren Mist (s. Bild).
Dann hab ich andere Leitungen bestellt und die waren zu dünn in der Wandstärke.
Erst die dritte Lieferung war ok. Ich hab dann noch Dichtmittel drauf und die Leitungen waren auf Anhieb dicht.

Ein typisches Bild, wenn nicht entgratet wurde.

R32 gibts doch auch schon ab 300 Euro. Ich kenne auch keine Anlage, die 3000-4000 Euro kostet. Was sind das für Preise?

Ich bin halt verunsichert von den Vorgaben zum "Kälteschein" bei R32. Eine R32 wollte ich nicht selber im DIY einbauen. Und das Komplettangebot incl. Einbau vom Fachbetrieb ist halt 3000-4000€. Also bleibt nur R290. Und da ist das Angebot an Klimaanlagen ja (noch) überschaubar.

1 „Gefällt mir“

Hi! ich habe die gleiche Midea, eben auch wegen R290. ich bin mit meiner regelung ganz zufrieden.

Wenn man nicht happy ist, würde ich eine ESP32 Steuerung verwenden. habe sogar so ein modul hier liegen, aber nie eingebaut..

ist dann komplett lokal im LAN ohne cloud und kann externe sensoren verwenden.