Ich messe mit Shelly Pro2PM da ist die Abtastrate alle paar Sekunden. Solltest du ein anderes Shelly benutzen könntest du dich für 3Monate kostenfrei zu einen professional Account anmelden, dann hast du auch eine deutlich höhere Abtastrate. Du musst nur rechtzeitig wieder kündigen... Ich hoffe die letzte Aussage stimmt. Ich bin erst bei Tag 41/90. Vielleicht kommt dann doch noch eine Rechnung...
Ich glaub, Fritz Dect 200 macht höhere Auflösung.
Die meisten machen es glaube ich über Shelly, der lokal mit irgendwelchen Werkzeugen abgefragt wird. Das geht das wohl in sehr kurzen Abständen.
Könnt ihr die Midea All Easy Blue dennoch empfehlen (Trotz der Probleme mit dem Lüfter und dem vergleichsweise hohen Stromverbrauch im "Standby"? Dieses dann für ein Wohnzimmer...
Hat jemand Erfahrung gemacht, ob es sich mit der Hisense Green Comfort oder der Haier Pearl gleich verhält?
Ich habe nun mit der All Easy Blue mein Geschäftsgebäude in den Schweizer Alpen (150m2 beheizter Grossraum in einer Halle) den ganzen Winter lang komfortabel auf 22°C geheizt. Die Midea hat dabei ein TCL Gerät abgelöst welches eine katastrophale Heizregelung hatte, unter 0°C aussen häufig zugefroren ist etc und nach bereits 4 Jahren auch ganz hinüber war. Der Wirkungsgrad der Midea ist sensationell und auch das Abtauen ging problemlos, mit guter Heizleistung bis -10°C Aussentemperatur (tiefer gings die letzten Jahre auch nicht). Dank dem grossen Raum ist das Takten bei mir kein Problem und auch dass der Fan dauernd läuft halte ich für die Luftumwälzung und Temperaturverteilung im grossen Raum eher für einen Vorteil. Die 350W minimale Leistung im Heizfall kann ich übrigens bestätigen. Ich nehme aber an dass es beim Kühlen weiter runter geht. Würde ich sie wieder kaufen? Ein klares Ja von mir. Unten siehst Du den Energieverbrauch der Midea in orange im Vergleich zur WP in meinem Wohnhaus in blau (gleiche beheizte Fläche wie im Geschäftsgebäude, aber nur 0.7 anstatt 0.1 W/m2K isoliert). Die Midea kann also mit den aktuell besten WPs (beim Wohnhaus 3 Jahre alt) mithalten.
Wieviel hast du denn über die Heizsaison bisher verbraucht mit der Midea?
Wie sind die genauen Daten der beheizten Fläche? Welche Raumhöhe? Fläche 150m²? U-Wert 0,1? Größere Fensterflächen? Was haben die für einen U-Wert?
Das die Midea in so einem großen Raum deutlich besser läuft, kann ich gut nachvollziehen. Die Schwächen, die sie hat, tauchen vor allem bei kleineren Räumen auf, vor allem, weil sie nicht so weit herunter moduliert.
Stromverbrauch Midea diesen Winter bis heute 365.14 kWh gemäss App. Wie genau die Midea misst wäre auch noch ein Thema, eine Referenzmessung hat mir gezeigt dass sie wohl etwa 10% zu optimistisch ist. U Wert ist Mittelwert inkl Fenster, Türen etc., die Fenster sind klein, nach Norden und Westen, die PV ist auf der grossen Fassade nach Süden, Raumhöhe Mittelwert 3m. Du bist herzlich eingeladen mich an den Green Days St Gallen am 8. oder 9.5. in Haag zu besuchen und kriegst eine gratis Führung ... andernorts wird für die Besichtigung solcher Pioniergebäude 300 EUR verlangt, wie ich erst neulich erfahren habe ![]()
Selbst wenn es über die ganze Heizperiode und mit etwas Fehler rausgerechnet dann 500 kWh werden, ist das ein sehr guter Wert. Da ist die recht effizient durchgelaufen. Ich denke, da hast du wirklich eine gute Lösung für deine Halle gefunden.
Mit einer 3,5kW Anlage 160m² auf 22 Grad zu beheizen, ist natürlich auch sehr interessant, dass das funktioniert. Gute Dämmung machts möglich. Das sind gerade mal 22W/m².
Interessant wäre noch, wie viel Strom die zieht, wenn es z.B. 0 Grad draußen kalt ist, um die 22 Grad zu halten. Daran kann man gut erkennen, ob eine Anlage gut ausreicht für den Raum oder ob man mit einer zweiten Anlage noch viel rausholen könnte. Aber bei 500kWh im Jahr kann die eigentlich fast immer nur im unteren Modulationsbereich laufen.
Taktet die denn bei 2-3 Grad noch?
Sie taktet oberhalb 4-6°C Aussentemperatur. Wenn sie taktet ist das so 20-30 min Ein, 20-50min Aus. Zum generellen Betrieb: Über Nacht ist sie aus. Die Wärmetauscherlüftung läuft im Winter von 10-16Uhr. Auch bei Taussen um 0°C ist die Midea innerhalb 2h unterhalb 800W und läuft nach 4h mit 500W, minimal sinkend, wobei da noch etwas Licht, PC und Werkzeuge etc dabei sind (alles auf Effizienz getrimmt
...).
Hört sich alles sehr gut an. Schönes Praxisbeispiel.
Ich habe mit meiner Xtreme Save Blue 3,5 kW heute zum ersten Mal gekühlt. Der Verbrauch war so bei 200W, im reinen Lüfterbetrieb braucht meine 15W. Also der Kompressor geht im Kühlmodus bis 185W runter.
Im Heizmodus geht es bei mir bis ca. 280W runter, also ca. 265W wenn man den Lüfter abzieht.
Der Lüfter geht teilweise bei mir auch ganz aus, wenn die Zieltemperatur deutlich überschritten wurde.
Insgesamt bin ich sehr zufrieden bisher. Würde mir gerne noch eine kaufen, scheint aber alles ausverkauft mal wieder... ![]()
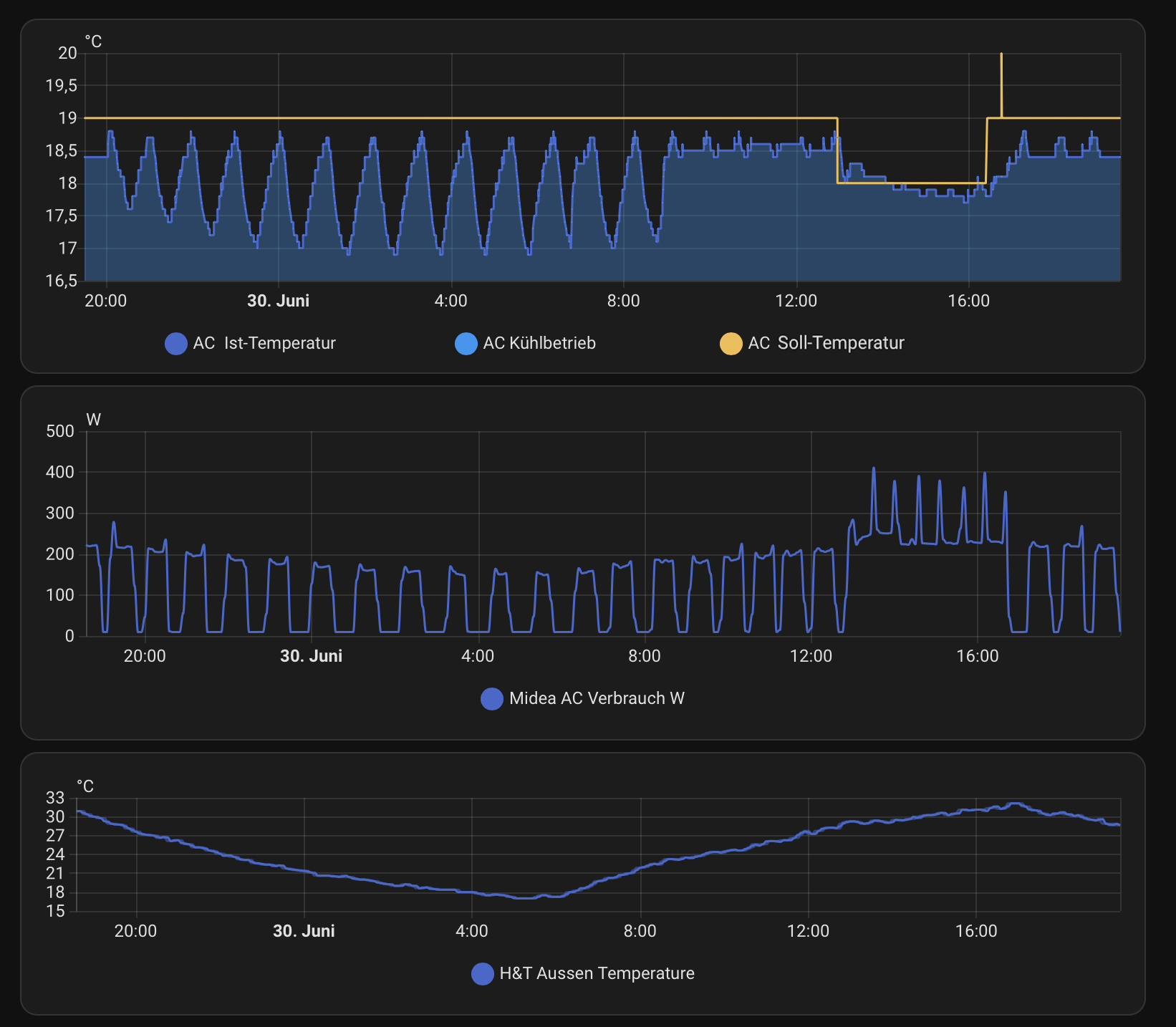
Momentan hat es ja sehr hohe Temperaturen, vielleicht fragt sich ja der eine oder andere wie die Midea R290 damit so klar kommt ![]()
Bei aktuell bis zu 33 Grad im Schatten habe ich mein 24m2 Schlafzimmer trotzdem gerne auf 19 Grad. Mittags kühle ich sogar noch ein wenig mehr, weil meine PV da am dynamischen Einspeiselimit kratzt ![]()
Der Tagesverbrauch liegt bei 24h Betrieb und 19 Grad so bei 2,5 bis 3 kWh. Ich denke das ist ganz in Ordnung, oder?
Hallo @frankdrebin,
Bei prosatech gerade im Angebot für 999,- .
Bin mit meinen 3 Media All Easy Blue vollkommen zufrieden. Im Auto Modus kaum noch zu hören, wenn sie die Wunschtemperatur erreicht haben ![]()
Aus meiner privaten Sicht sehr zu empfehlen, gerade wenn man schon Solar hat usw.
Was mich echt wundert, ist warum die Midea so stark "taktet". In dem Bild ist es die blaue, gelb ist Daikin. Ich denke man sieht bei der Midea, dass sie die Leistung ja schon sehr fein regeln kann, aber dann taktet sie doch immer wieder?
Ich sehe da jetzt keinen grossen Nachteil für mich bisher (?), aber interessieren würde es mich schon.
P.S: fairerweise muss ich ergänzen dass die Daikin im Dachgeschoss einen deutlich wärmeren Raum kühlt.. die taktet dann auch irgendwann, aber auf jeden Fall weniger und seltener.
Hach, ich bin hin und her gerissen. Habe aktuell eine PortaSplit im Wohnzimmer stehen, aber möchte wenn sich mal ein gutes Angebot ergibt auf eine fest installierte wechseln (die ich selbst installieren möchte).
Jetzt bei dem Angebot schon zuschlagen oder auf nächstes Jahr warten ob dann vielleicht Schwung in den R290-Markt bei uns kommt?
Ist Prosatech als Händler empfehlenswert? Sieht schon mal gut aus, dass Kabel und Schlauch im Set länger sind als die Leitungen.
Also ich habe jetzt nochmal eine Midea All Easy Blue R290 bestellt und werde die Ware bis ca. Mittwoch oder Donnerstag erhalten. Bis jetzt kann ich noch nichts negatives berichten.
Ist da ein Unterschied zwischen der Midea und der Kältebringer R290 Variante?
Steht auch auf meiner ToDo Liste.
Wollte da ich mir das Bördeln sparen will eigentlich einSet mit Quickkonnect bestellen.
Vermutlich ein OEM Gerät von Midea.
Würde ich nicht machen, da QK teurer und bei der Montage vom AG ist dann kein Vakuum drinnen, da durch das abnehmen der Endkappen Luft rein kommt. Ist zwar nicht viel, aber du hast dann einen Teil Luft im System. Dann lieber gleich auf fertige Leitung in den Längen 3/5/8 Meter und selber evakuieren. Gibt ja genügend Anleitungen hier vom User @win
Ich schreib was dazu noch was wenn die Anlage installiert ist.
Also "sowas" https://www.kaeltebringer.de/products/r290-split-klimaanlage
Wobei mir die 5m vermutlich zuviel sind..
Wo hast Du die midea bestellt, wo findet man sinnige Leitungen? Ne Vakuumpumpe kann ich mir leihen.
Bei dem Preisnachlass fragt man sich, ob eventuell schon bald ein Nachfolgermodell kommt?
Oder es fallen endlich die Preise bei R290..
Hallo,
die Anlage ist für deinen Fall vmtl. überdimensioniert - man sieht ja das sie auf der niedrigsten Stufe läuft und dann wieder abschaltet. Die Geräte sind insbesondere bei nur kleinen Unterschieden von Innen/Außentemperaturen extrem effizient, sodass die dann entstehenden Systemleistungen viel zu hoch sind. (Ist bei Wärmepumpen auch ein Problem, Auslegung auf den Extremfall bedeutet eine viel zu hohe Leistung in der Übergangszeit, sodass sich z.T. zwei kleiner dimensionierte Geräte lohnen um in Grenzzeiten die Leistung um eine ganze Einheit zu reduzieren)




