Marstek VENUS-E 5.12 kWh Erfahrungen?

Hallo Leute, bin neu hier,
habe vor mir einen Venus E mit Shelly pro 3EM zuzulegen, aber nach wie vor Fragen dazu.
Nach dem was ich hier so gelesen habe scheint es so zu sein:

  1. Kommunikation zw. Shelly und Venus läuft nach Einrichten ausschließlich im internen (W)Lan, App/Cloud wäre nur für "Übergeordnetes" nötig, was für mich toll wäre.
    Richtig?

  2. Für mein Verständnis wie das abläuft, ich konnte das nicht ganz klar herauslesen:
    Betrifft Automatikmodus, Venus holt sich vom Shelly die Verbrauchsdaten, ist der saldierte Verbrauch negativ (PV produziert mehr als verbraucht wird) lädt sich Venus auf.
    Ist der Verbrauch positiv (es wird aus den öff. Netz gezogen) entlädt Venus sich?
    Angenommen Venus hängt an L1, verbraucht wird aber nachts z.B. auf L2 oder L3, müsste er sich trotzdem entladen, sollte ja vom Shelly mitkriegen dass verbraucht wird, wenn auch nicht auf seiner eigenen Phase?

  3. Wie geht das mit Umstellen der Entladeleistung “800W/2500W On-Grid-Ausgang“, stellt man das hardwaremäßig um, per App oder wie, konnte bisher keine Bedienungsanleitung zu dem Ding finden.

Schönen Abend alle und danke falls wer antwortet!

Zu 1: richtig

Zu 2: richtig. Venus versucht die Gesamtleistung am Hausanschluss auf Null zu regeln.

Zu 3: per App

1 „Gefällt mir“

@michelsberg
Ich danke dir herzlich für die rasche und klare Antwort !!

Hab seit Freitag auch ein Venus E. Da ich für mich nur Tibber Pulse habe und kein Shelly. Habe ich ne kleine Lösung gebaut die von der Tibber API ein Shelly Emulator umwandelt. Somit läuft mein Venus nun im Eigenverbrauch Modus. hab dabei auch ein Speicherlimiter gebaut, da ich leider keine Funktion gefunden habe im eigenverbrauch dies in der App zu limitieren. Ja es läuft über die API nicht local. War aber erstmal für mich der schnellste weg. Irgendwann bau ich noch ne Locale Tibber version. Wer es gern mal ausprobieren will, kann mir gern ne PN schreiben. Ist auch mit eine GUI im Browser :slight_smile:

Hallo, bei mir genau dasselbe wie bei Lechu: Bei einer Phase war die Klemme falsch drauf, aber ich habe alle drei Phasen angezeigt bekommen in der CT-Einstellung der Marstek App. Nachdem ich die Klemme gedreht hatte, läuft die Diagnose ewig, bzw. bricht ab wegen Offline...Deswegen wird der Speicher auch nicht erkannt vermute ich mal.

Ich wurde gestern (06.08.2025) in der App aufgefordert, die Firmware der Speicher zu aktualisieren (ist jetzt V152). Blöderweise habe ich beide Speicher aktualisiert. Seitdem reagieren beide nicht mehr. Ich habe immer einen im "Eigenverbrauchsmodus" und einen im "manuellen Modus" laufen. Bisher hat das auch immer sehr gut funktioniert (umschalten muss ich halt manuell). Wlan-Verbindung steht. Shelly liefert Daten und werden in der Marstek-App auch angezeigt. Ich habe die Speicher auch schon komplett vom Stromnetz getrennt und neu gestartet. Hat alles nichts geholfen. Auf manuelles Laden/Entladen reagieren die Speicher auch nicht. Der Akkustand hat sich aber seit gestern um 1 % reduziert. D.h. die Speicher sind nicht eingefroren, sondern liefern Daten an die App.
Der Chat-Bot von Marstek hat mir versichert, dass mit Hochdruck an dem Problem gearbeitet wird.
Hat noch jemand das Problem oder vielleicht sogar eine Lösung?

Hallo,
ich wurde gestern auch in der App aufgefordert, die Firmware vom Speicher zu aktualisieren (ist jetzt auch V152). Seitdem reagiert mein Speicher auch nicht mehr. Ich habe den immer im Eigenverbrauchsmodus laufen, hat bisher (seit 4 Woche) prima funktioniert. Wlan-Verbindung steht. Shelly liefert Daten und werden in der Marstek-App auch angezeigt. Ich habe den Speicher auch schon komplett vom Stromnetz getrennt und neu gestartet. Hat alles nichts geholfen. Auf manuelles Laden/Entladen reagiert der Speicher auch nicht mehr. Der Akkustand hat sich aber seit gestern um 1 % reduziert. D.h. die Speicher sind nicht eingefroren, sondern liefern Daten an die App. Eigentlich genau das selbe wie bei dir. Die Hotline hab ich, als ich es gestern Abend gemerkt hab, angeschrieben. Eine Antwort hab ich aber noch nicht erhalten.

mein Venus wird , da ich jetzt im Urlaub bin und wenig verbraucht wird, endlich regelmäßig voll. Dabei scheint er mir sehr lange auf 99% zu stehen bevor er 100% meldet. Vermutlich macht er in der Phase das Balancing. Das scheint allerdings sehr ineffizient zu sein. Vorher als der Speicher selten ganz voll wurde habe ich eine Effizienz von etwa 70% gemessen, jetzt sehe ich eher 55%. Solange der Ladestrom gratis ist, ist das nicht weiter schlimm. Aber wer mit der Kiste Stromhandel betreiben möchte, sollte die schlechte Effizienz bei Volladung berücksichtigen.

Heute Nachmittag kamen zwei neue Updates. Nochmal V152 und dann V153. Die App wurde auch aktualisiert. Das Problem scheint behoben zu sein. Meine Speicher verhalten sich (bis jetzt) wieder so wie vor dem ersten Update.
Was genau der Fehler war, weiß ich leider noch nicht. Evtl. wurde während dem Update die Bluetooth-Verbindung unterbrochen. Beim nächsten Update lege ich das Smartphone einfach neben den Speicher und hoffe, dass alles gut geht.

Bei mir kam heute Nachmittag auch ein Update. Ich habe es installiert und es funktioniert wieder einwandfrei. Danke für den Support.

Man muss das Update selbst anstoßen oder kommt das automatisch?
Natürlich könnte das mein o.g. Problem sein...LG

Wenn für deinen Akku Typ ein Update vorhanden ist, dann popt das auf wenn du deine App öffnest. Du kannst dann entscheiden ob du das Update sofort machst, ob du es später machst oder gar nicht.

Da kam die Updatemeldung, trotzdem habe ich immer noch die 151 drauf. Seit der Meldung muckst sich der Speicher aber nicht mehr, weder manuell noch sonst wie.

Als ich mein Problem nach dem Update mit dem Speicher hatte, hab ich auf Marstek.de dem Support geschrieben. Nach 2-3 Stunden kam dann eine Mail, dass sie mir ein neues Update gesendet haben. Nach dem Öffnen der Marstek App vom Speicher, war das Update da. Update installiert, das Smartphone nahe am Speicher, W-Lan und Bluetooth soll aktiv sein, danach nix machen. Der Speicher startet dann nach ein paar Minuten und alles war wieder o.k.

Diese Oszillation war bei mir out-of-the-box extrem groß. Vielleicht liegt es am Setup, aber diese Mehrbelastung wolle ich dem Speicher ersparen (und damit eine längere mögliche Lebensdauer verschaffen).
Es wäre für mich ganz interessant zu sehen, welche Einstellungen ihr vornehmt, um hier vielleicht ein Optimum zu finden. Außerdem würde ich mich freuen zu erfahren, welche Amplitude hier "normal" wäre und welche Reaktionszeiten Speicher so "üblicherweise" haben, um den Marstek hier besser einordnen zu können, bzw. welche Reaktionszeiten ihr mit euren Einstellungen erreicht.

Smartmeter-Verbindung

Ich nutze uni-meter, der Daten vom Tasmota IR-Lesekopf adaptiert. Den Lesekopf habe ich schon 2 Jahre installiert und ich möchte möglichst wenig am Setup ändern.

Ich hatte auch die custom firmware genutzt, die direkt vom ESP8266 den Shelly emulieren lässt. Das funktionierte grundsätzlich, schien aber nicht performant zu laufen. (Nervig war hier auch die Ausgabe von 0-Werten nach Neustart des Gerätes, die in Home Assistant manuell an mehreren Stellen wieder korrigiert werden mussten.)

Smarthome-Verbindung

Ich nutze derzeit die MQTT-Anbindung mit hame-relay und hm2mqtt und lese und sende MQTT-Nachrichten mit Home Assistant. Da mir die Werte pro Minute gerade für die Findung guter Einstellungen zu ungenau sind und nur am Smartmeter zu lesen auch nicht ausreicht, habe ich noch ein modbus-LAN-Adapter bestellt. Das wird also noch verändert.

Schwingungen

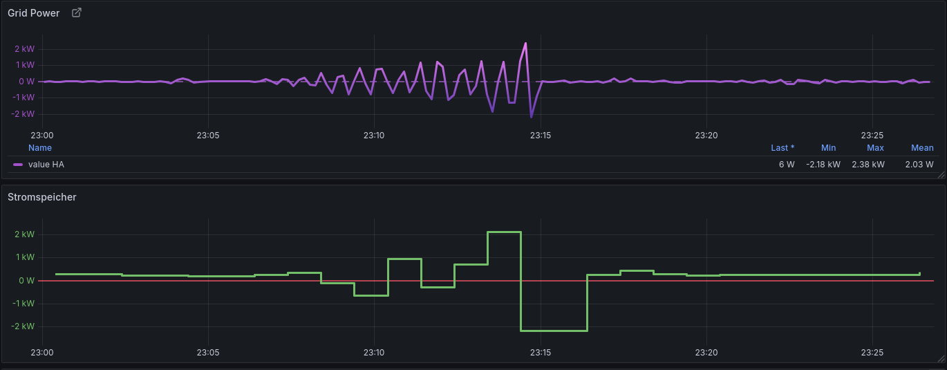
Am ersten Abend sah das wie folgt aus (Tasmota emuliert Shelly, lesen Speicherwerte

Nach dieser größeren Schwingung pendeln die Werte noch zwischen ±100W, Ausreiser auch mal ±350W. Das ist viel zu viel. So ergibt sich für dieses Zeitfenster 51Wh Netzbezug. Das ist unnötig viel. Nachdem ich das gesehen habe, habe ich erstmal für die Nacht auf manuelles Setting gestellt und am nächsten Tag in Ruhe den uni-meter (docker) eingerichtet. Ich habe mir throttling, offset und power-factor angesehen.

derzeitige Einstellungen

Ich habe throttling wieder komplett herausgenommen.
Power-Factor ist jetzt 0.3, ich teste noch, wie weit ich nach oben gehen kann, ohne die Oszillation zu verstärken.
Ein Offset von 10W hilft dabei, Netzbezug weiter zu reduzieren. Hier werde ich im Winter entscheiden, ob das noch abhängig von der Jahreszeit eine andere Einstellung erfahren sollte.

Damit habe ich bei einer 1,6kW Last eine Reaktionszeit von 25 bis 30 Sekunden, bis alles wieder im Bereich um die 0 angekommen ist. Aber es geht immer Schrittweise und es gibt gar keine Schwingung mehr.

Nachteile des Setups

Evtl. ist die Reaktionszeit noch zu langsam.

Ich kann den uni-meter nicht aus dem Home Assistant heraus konfigurieren, da ich HA selbst als Docker-Container laufen habe und uni-meter derzeit keine Änderung der Parameter über API zulässt. Dazu gibt es schon ein Feature-Request bei GitHub.

Wärmeentwicklung

Hat man das Gerät unter Volllast (egal in welche Richtung), taugt es auch gut als kleine Heizung. Irgendwo muss die Ineffizienz ja auch hin…
39°C Zelltemperatur meldet das Ding über MQTT. Vor allem wenn genug Sonnenstrom zu erwarten ist, muss ich hier noch eine Möglichkeit schaffen, den Ladestrom zu begrenzen. Ich habe einen kleinen Hauswirtschaftsraum und die Wäreme bekomme ich da nicht raus. Dort sind noch Home Server, PV-Wechselrichter und und und...
Als Notlösung werde ich erstmal unter die Füße einen kleinen Lüfter packen. Evtl kann ich den von den 5V aus dem Modbus-Anschluss betreiben.

@Horstix
Die Anfrage per Feedback Button in der App hat funktioniert. Ein Update ist verfügbar, welches ich direkt installiere wenn ich zuhause bin.
Sieht das bei euch genauso aus mit der Diagnose:


Das dauert echt ewig bis der alle Phasen gefunden hat.
LG

Gibt es zu diesen Updates auch mehr Informationen? Ich möchte gern wissen, was verändert/verbessert wird. Da man selten zurückrollen kann, bin ich gerne vorher informiert. V153 wird mir vorgeschlagen. Ohne mehr Info dazu, möchte ich das eigentlich nicht ohne konkreten Anlass machen.

Bei mir bekomme ich keine Infos angezeigt da ich mich nicht in der Nähe des Speichers befinde.
Auch kam vom Support nichts bei mir an, ich habe es eher zufällig bemerkt als ich die Marstek App geöffnet hatte.

@jake117
Ja, bei mir sah das genauso aus, als der Akku nicht gearbeitet hat (grün).
Und ja, es dauert etwas bis sich das Aufbaut, aber die Werte sind dann für mich schlüssig.
Ich wünsche gutes gelingen.

@mgo
V153 läuft jetzt bei mir auch, was sich dadurch geändert hat weiß ich auch nicht. Wichtig ist eig. jetzt für mich, dass die Kiste wieder arbeitet.