Hab das in den letzten Wochen hier im Forum mehrfach gelesen. Eine Info dazu war recht sicher in den letzten 10 Tagen von jemanden, der sowohl ATXD wie auch die ältere Perfera hat.
Ok, ist mir bisher nicht aufgefallen. Aber 40 Watt…
Problematischer finde ich da Anlagen, die bei tiefen Aussentemperaturen nicht unter 5-600 Watt modulieren ![]()
Ok, dann wird es wohl wieder Perfera werden;)
Wenn ich eine Anlage für 99% Heizen suche (was ich auch getan habe für meinen Hobbyraum) würde ich definitiv keine Anlage ohne Wannenheizung nehmen, d.h. die Perfera würde für mich rausfallen. Alternativ eine Wannenheizung nachrüsten oder die Wanne unten mechanisch entfernen.
Grundsätzlich würde ich für reine Heizaufgaben immer eine Nordic Variante favorisieren. Im Vergleich zur Perfera läuft die Nepura auch bei -10°C absolut ruhig. Also mein Tipp denke nochmal über den Preisaufschlag zur Nepura nach. Ich hatte die Nepura für etwas über 1700€ im Internet gefunden im Ausland. Die Anlage soll ja sicherlich 15 Jahre laufen, da ist der Aufpreis aus meiner Sicht gerechtfertigt. Ich habe Perfera und Nepura und würde bei Single Split immer die Nepura nehmen für reinen Heizbetrieb, ohne da 5min drüber nachzudenken. Es sind Perferas die fürs Heizen optimiert wurden.
Was halt wirklich für Daikin spricht ist die Bedarfssteuerung und die App-Steuerung. Ansosten sind hier halt 75% Daikin Besitzer und werden dir immer Daikin empfehlen (sind auch gute Anlagen). Rein von der Hardware sind andere Hersteller gleichwertig.
Nepura ist schon eine interessante Anlage, allerdings kommts auch immer drauf an. Gibt hier im Forum doch zahlreiche Leute, die überhaupt keine Probleme mit den normalen Anlagen haben. Spielt viel eine Rolle, wie das Wetter bei einem überhaupt ist.
Beispiel: In den letzten 3 Heizperioden hatten wir Null Probleme mit einfrierenden Anlagen. Die Anlagen liefen prima, auch in einer Woche bei -10 Grad. Wir haben hier aber sehr viel Wetter im Winter bei 1-2 Grad.
Was hingegen bei der Nepura schon einige Mal hier Thema war: Die Dinger neigen dazu, viel Wärme in den Raum bringen zu wollen und überpowern nicht selten mal die Räume mit zu viel Wärme. Ohne Bedarfssteuerung, die stark begrenzt, sind sie da oft gar nicht nutzbar. Wir haben hier durchweg kleine Räume um 10-16 m², da würde das vermutlich nicht funktionieren mit einer Nepura.
In einem Kellerraum, der nicht so oft genutzt wird, würde ich nicht so viel Geld für eine Nepura ausgeben. Zumal die neuen Perferas mit ihren 10 Ablauflöchern nochmal deutlich besser geworden sind, was ein sicheres Abtauverhalten angeht.
Wenn man wirklich auf den Preis schauen muss, klar, mit der Perfera macht man nichts falsch. Bedarfssteuerung kann aber die Nepura ebenfalls bis zu minimal 175Watt. Hier ist halt die Frage wie man den Hobbyraum nutzen will. Bei mir schalte ich die Anlage an wenn ich den Raum nutzen will und dann soll so schnell wie möglich der Raum auf Temperatur gebracht werden. Die Bedarfsssteuerung macht doch nur Sinn wenn ich die Anlage 24/7 laufen lasse. Macht man / der Nutzer dass im Keller bei einem Hobbyraum ?
Letzlich wird die Perfera preislich im Ausland irgendwo bei 1300€ liegen ? Das sind dann 400€ weniger als für die Nepura und wenn man das auf 15 Jahre betrachtet (was ich von Daikin erwarte) ist es für mich vernachlässigbar.
Bei 24/7 greift die Bedarfssteuerung im Winter gar nicht, da ist es egal. Nur in der Übergangszeit würde es dafür sorgen, dass die nach Taktpausen nicht so hoch dreht.
Ein Hobbyraum, der nur selten genutzt wird, da kommt es sehr drauf an, was man will. Beispiel: Ich kann es gar nicht vertragen, wenn die Anlage bis 1000W oder mehr hochpowert und sehr warme Luft dann im Raum ist. Da limitiere ich nahezu immer auf 500 W bei meiner Anlage. Das wiederum nützt auch der Effizienz und die Anlage muss auch nicht so oft abtauen.
Genauso kann ich es mir vorstellen, dass andere gerne mit maximaler Wärmeleistung den Raum aufheizen wollen und Effizienz überhaupt keine Rolle spielt.
Ist eben alles sehr individuell.
949 für die 2,5kW ATXM und 1099 Euro für die 3,5kW. Kommen aber noch Versandkosten dazu.
Für einen Raum, der viel beheizt wird, würde ich die Option Nepura immer überlegen, da spielen die 700 Euro mehr nicht so die Rolle. Wobei ich nie nur preisoptimiert an die Sache herangehen würde. Ich möchte mich nicht 15 Jahre mit einer sehr suboptimalen Anlage herumärgern wollen. Dann lieber ein paar hundert Euro mehr ausgeben. Wobei gerade bei Split-Klimas bei vielen Herstellern noch viel Luft nach oben ist. Da gibts auch bei sehr teuren Markengeräten noch einiges, was nervt.
Ich hatte schon vor dem Kauf der Perfera´s überlegt, stattdessen Nepura zu kaufen.
Habe ich dann aber nicht, weil die (meines Wissens) nirgends zu guten Preisen zu bekommen sind - anders als die Perfera.
Die Wannenheizung wäre bei dem einen Gerät, dass ich weit oben an der Fassade montiert habe interessant gewesen, da hätte ich mir den Aufwand der nachträglichen Wannenheizung sparen können. Dort macht es (zur Sicherheit) Sinn denke ich, nötig wäre es aber wohl dort auch nicht gewesen - weil meine Aussengeräte 10 (!) Löcher in der Bodenwanne haben, da sollte es i.d.R. nicht zufrieren denke ich. Dennoch habe ich eben eine Heizung nachgerüstet - schaltbar mit Shelly - und sogar noch eine Webcam, damit ich auch nachsehen kann was sich da tut;)
Der Vorteil ist dann eben, dass man (anders als bei der Nepura) selber entscheiden kann ob und wenn ja wann / wie lange man die Wannenheizung laufen lässt. Bei der Nepura zieht die dann halt dauerhaft unnötig Strom - weil die ja wohl rein abhängig von der Aussentemperatur läuft - unabhängig ob nötig oder nicht.
Aber bei den Geräten die ich jetzt kaufen werde sind die Aussengeräte ohnehin nur kurz über dem Boden und immer im Blick, da wäre eine Wannenheizung so oder so im Grunde nicht nötig.
So kalt war es bisher schon bei mir - die Anlagen liefen ruhig? Was meinst du damit?
Hast du einen link? Aber das ist halt dennoch € 600.- mehr als die Perfera…
Ja, sehe ich auch so. Wäre ja das “andere Extrem” wie eine TCL etc. Die Perfera ist da denke ich eh schon absoluter Luxus;)
Naja - unbedingt “drauf schauen müssen” tu ich nicht - ich kann mir Nepura´s auch leisten. Aber ich denke, es ist einfach sinnfrei. Insbesondere bei dem Einsatzzweck.
Meine Perfera´s konnte ich schon oft bei 150 Watt rum sehen:
Genau umgekehrt eigentlich. Wenn du die Anlage nicht durchlaufen lässt, dann will die (ohne Rücksicht auf die Effizienz) so schnell wie möglich hochheizen (ohne Bedarfssteuerung / Eco). Mit diesen Mitteln kannst du die Anlage “ausbremsen”, damit die dann zwar dennoch versucht zb. 22° zu erreichen - aber eben stromsparend…
Sehe ich auch so ![]()
Selbst gebaute Wannenheizung ist natürlich perfekt.
Mit ruhigem Lauf meine ich dass die Nepura deutlich mehr Reserve hat bei Minusgraden. Der Lüfter am Innen- und Außengerät läuft einfach entspannt, egal ob 0°C oder halt -10°C. Die Perferas ( bei mir alles Multis ) müssen sich schon deutlich mehr anstrengen um bei -10°C noch die geforderte Wärme zu bringen). Dadurch wird sie natürlich auch lauter am Innen und Außengerät durch die Lüfterdrehzahl. Im Schlafzimmer läuft sie immer auf geräuscharmes Innengerät, da kam sie dann nichtmehr hinterher.(20er Innengerät)
Aber klar, wie oft hat man wirklich solche tiefen Temperaturen. Die meiste Zeit der Heizsaison hat man vermutlich irgendwas zwischen 5°C und 0°C.
Bei mir was es auch so dass ich auch mal was anderes testen wollte als Daikin; und trotz allem Lobes für Daikin stehen die Hersteller trotzdem irgendwie auf der Stelle. Alleine die BWWP von Daikin ist sowas von veraltet ohne WiFi. Die Wannen- und Kompressorheizung kriegst du auch bei Gree bereits bei den günstigsten Geräten. Daikin lässt sich das mit der Nepura extra bezahlen. Ohne Bedarfssteuerung würde wenig für die Daikin Perfera sprechen, ist meine Meinung. Außer vielleicht das "Auge", find ich echt schick ![]()
Ich denke auch, dass man eine Wannenheizung recht gut und günstig selber einbauen kann. Insbesondere vor der Installation der Anlage, wenn man noch überall gut ran kommt.
Ich würde auf jeden Fall auf eine Kompressorheizung (crankcase heater) achten. Insbesondere, wenn man bedarfsorientiert heizen will. Also auch bei niedrigen Temperaturen an und aus schalten möchte.
Auch die Kompressorheizung kann man leicht nachrüsten (ca 30 Euro). Ich werde das bei meinen Anlagen im Frühling machen. Bis dahin laufen die Anlagen ab +6 Grad und darunter durch.
Bei den Nepuras müsste man mal prüfen, was passiert, wenn man die Wannenheizung “abschaltet”, also z.b. den Heizdraht mit einem Relais (Shelly) trennt. Ob es dann zu Fehlermeldung oder Störung kommt.
Daikin hat bei der Präsentation der Nepura-Serie hier in Schweden Kritik wegen der Wannenheizung bekommen. Hat dann darauf mit der Info reagiert, dass die mit im SCOP mit drin ist, also der gute SCOP-Wert mit Wannenheizung erreicht wurde.
Meiner Meinung kommt es bei der Wannenheizung drauf an. Ich habe z.b. Anlagen die definitiv keine Wannenheizung benötigen. Man muss dann halt ab und zu ums Haus gehen und die Aussengeräte kontrollieren. Bei meiner Mutter hingegen bin ich froh, daß ihre Nepura mit Wannenheizung ausgestattet ist. Die läuft ja nicht mit 80+ ums Haus und kontrolliert ihr Aussengerät. Das muss einfach laufen. Was es auch tut. ![]()
“perfekt” würde ich jetzt nicht sagen. Also ich bin mit meiner nicht wirklich zufrieden;) Bei mir ist ja von unten ein Heizkabel (für Rohrbegleitheizung) auf die Wanne geklebt bzw. 1x auch durchgeführt. Das ist jetzt in mehrerlei Hinsicht nicht ideal denke ich, u.a. weil die eigentliche Heizung “isoliert” ist nach aussen (schlecht) und auch weil die Heizung nicht perfekt thermisch “angekoppelt” ist an die Wanne.
Die original installierte Heizfolie macht das sicher besser, was ich dabei aber nicht verstehe: Die Ablauflöcher sind bei der originalen Heizfolie ja auch nicht direkt beheizt, die frieren aber zuerst zu. Aber bei der “Originallösung” wird es einfach die sehr lange (dauerhafte?) Beheizung “lösen”.
Hier waren es heute Nacht -12°
Die Perfera´s hat das augenscheinlich nicht “gejuckt” - die heizen ganz ruhig vor sich hin wie immer halt.
Ich frage mich ja, wie große die Unterschiede (abseits vom marketing) wirklich sind zwischen “Perfera” und Nepura Perfera” ?
Offensichtlich gibt es die “Nepura” in südlichen Regionen ja nicht - wo es bekanntlich tw. aber auch SEHR frostig sein kann… Da muss Daikin ja auch was “funktionierendes” im Angebot haben…
Auch wenn ich mir die technischen Daten bzw. das Gewicht ansehe - so stand bei meinen (3,5kW Perfera) Aussengeräten 40kg am Karton:
Bei der “30er Nepura Perfera” ist das AG mit 42kg angegeben.
Also die ist ja bekanntlich etwas anders - aber ob der Unterschied letztlich so groß ist?
Ob nicht das Perfera IG sogar identisch ist?
Aber offenbar hat es hauptsächlich auch damit zu tun, dass die aktuellen Perfera die ich habe geänderte AG spendiert bekommen haben… Würde mich nicht wundern, wenn die am Ende gar nicht soooo viel anders wären, als die der Nepura.
Ich glaube fast, bei deinem Vergleich liegt hier die Ursache: Die Multisplit sind ja bzgl. Leistung Außengerät - normalerweise - immer deutlich schwächer ausgelegt, als zwei identische Monosplit.
Eine Anlage mit 2x3,5kW IG hat dann kein 7kW AG, sondern zb. ein 5kW AG. Da “fehlen” dann ja schon mal alleine hier 2kW bzgl. Auslegung. Und auch die Regelung soll dann nicht so perfekt laufen wie bei Monosplit - weiß aber nicht ob das die Leistungsfähigkeit beeinflusst. So oder so: Schon alleine anhand der technischen Daten wird dann klar: Zwei x (je nach Angabe) 36-40kg AG zweier 3,5kW Monosplit werden mehr leisten, als ein einzelnes (je nach Angabe) 41kg 5kW AG für zwei 3,5kW IG.
Ja, aber eine “optimale” Lösung wäre toll.
Ja, das haben denke ich die Perfera die ich hier habe serienmäßig.
Genau das ist der Punkt! Wenn man leicht rankommt bzw. ev. ohnehin immer vorbeikommt, dann geht es auch ohne Heizung. Sollte man dann merken, die macht Sinn: Rüstet man nach. Aber wenn man nicht gut rankommt und / oder nicht vor Ort ist…
Ja, dachte ich auch - gibt aber eine neue “Entwicklung” ![]()
Die 35er Perfera hat max 2.12 kW Heizleistung bei -20 Grad.
Die 30er Nepura Perfera hat max 4,4kW Heizleistung bei -20 Grad. Also mehr als das Doppelte.
Der Unterschied ist bei vielen, ob, oder wie viel man vom Haus bei kaltem Wetter mit einer Anlage heizen kann. Insbesondere, wenn man eine zentral platzierte Anlage hat.
Meine Mutter kann Ihr Haus komplett mit einer Nepura heizen. Mit der “normalen” Perfera müsste sie schon früher die direktelektrischen Radiatoren einschalten. (bzw die Thermostate hochdrehen)
Um die “Nordic” Anlagen zu verstehen, muss man die Historie kennen. Die Klimasplits wurden installiert, um die direktelektrischen Radiatoren zu “entlasten”, nicht um diese komplett zu ersetzen.
Hier in Schweden gilt die Klimasplit auch nicht als primäre Heizanlage, sondern Hausversicherungen sehen diese als Zusatzheizung an. Wenn es z.b. zu Schäden durch Frost kommt. Was tatsächlich immer wieder bei Ferienhäusern passiert ist, dass die Wasserleitungen einfrieren und platzen, wenn Klimasplits ausfallen, oder nach Stromausfall nicht wieder starten.
Vergleicht man die Heizleistungen, muss die Nepura weitere technische Abweichungen, abgesehen von der Wannenheizung haben. Oder die Perferas sind softwareseitig begrenzt.
Wie ich bereits gesagt hatte wäre für mich eine Wannenheizung Pflicht, wenn ich hautpsächlich Heizen möchte. Ist für mich Stand der Technik. Bei anderen Herstellern ist das Standard und kostet vermutlich irgenndwas um die 5$ in der Produktion. Bei Gree ist es auch möglich die Enteisung manuell zu starten und zu stoppen. Sollten die normalen Abtauzyken nicht reichen kann man hier manuell nachsteuern.
Alternativ halt manuell einbauen, wo man die Heizung dann für seine Einsatzzwecke modifizieren kann. Die Vorgänger Nepura hatte ja unten auch garkein Blechgehäuse, was ich interessant fand und eigentlich auch logisch. Wurde damals im Marketing auch als total innovativ verkauft, habe ich nicht verstanden warum in der aktuellen Version wieder eine Wanne unten vorhanden ist.
Ja. Aber was bedeutet das dann in der Realität ![]()
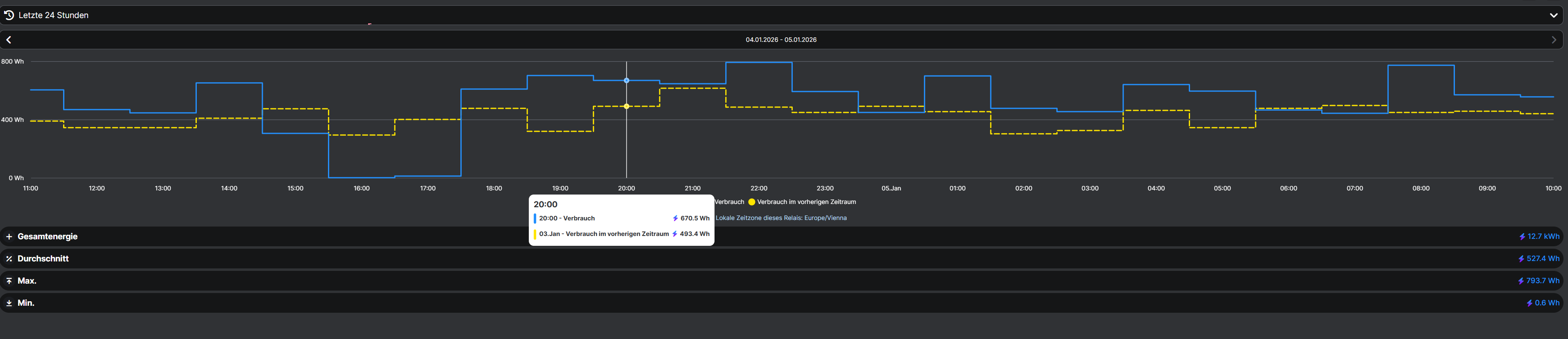
Als Beispiel: Meine Anlage im OG läuft aktuell mit 570 Watt. Die läuft immer durch und heizt das OG alleine:
Gestern nachmittag hatte ich die mal 2h aus, weil ich was geändert habe.
Wenn also nun die Perfera - offensichtlich - ausreicht, hätte es in dem Fall irgendeinen Vorteil, wann das jetzt eine Nepura wäre?
Natürlich kann die Nepura mehr Leistung maximal erzeugen - aber die braucht dazu dann ja auch entsprechend mehr Energie. Und wenn aber 1 Stück Nepura fast doppelt so teuer ist wie 2 Stück Perfera - dann ist man (vorausgesetzt, es muss nicht maximale Leistung bei einer einzelnen Anlage erreicht werden) doch mit den Perfera sogar besser dran?
Also in der Praxis wird man mit 2 Anlagen eine bessere Aufteilung, Beheizung, Kühlung, usw. erreichen wie mit einer denke ich.
Also ich “verstehe” das schon, aber die “Anwendung” muss dann auch zum Gerät passen? Wenn es darum geht, mit einem einzelnen Gerät (im Fall der Fälle) bestmögliche Leistung bei sehr tiefen Temperaturen zu erhalten - dann sind die Nepura natürlich deutlich besser.
Aber wenn - real - die Perfera schon völlig reichen, dann hat man diese Voraussetzung ja offensichtlich nicht ![]()
Ich dachte doch, die Elektrodirektheizungen “unterstützen” dann in den Räumen - die Split läuft immer?
Mit Sicherheit gibt es Änderungen bei der Nepura. Also zusätzlich zur - offensichtlichen - Wannenheizung die der Perfera fehlt. Aber es würde mich nicht wundern, wenn es zumindest teilweise eine Softwaresache ist. Die Frage ist dann, wie sehr unterscheidet sich die Hardware überhaupt?
Bei Toshiba kann man auch den Abtauzyklus manuell starten. Bei den Toshiba Nordics kann man desweiteren im Servicemenu einen anderen Abtauzyklus aktivieren. Läuft länger (20min) und mit höherer Verdampfer-Temperatur (8 Grad)
Ich habe ja das Vorgängermodell zur Nepura, also mit dem freihängenden Verdampfer. Bin sehr zufrieden. Funktioniert gut.
Wenn ich jetzt aber das Wassser vom Haus wegleiten wollte (auch bei Plusgraden) müsste ich eine extra Bodenwanne montieren. (Gibt es ja zu kaufen). Wenn die dann noch bei Minusgraden zuverlässig funktionieren soll, müsste die dann eine Wannenheizung haben.
Und dann sind wir bei der Nepura-Lösung.
Ausserdem soll es angeblich Beschwerden von den Installateuren gegeben haben, weil es bei der Installation leicht zu Beschädigung gekommen ist. Mein Installateur hat diesbezüglich aber nichts gesagt. Er ist aber auch wirklich routiniert und hat viele Hundert Klimasplits montiert.
Genau!
Kommt immer drauf an. Also an die persönlichen Präferenzen und das Haus und die Aufgabe und Anforderungen an die Klimasplit in genau der Situation. Und natürlich wo man steht, wenn man schrittweise evtl über Jahre vorgeht.
Ich denke häufig und insbesondere bei DIY und vor allem in Deutschland (Klima) sind 2 normale Perferas einer Nepura vorzuziehen. (häufig, nicht immer).
Wir selber haben ja eine Nordic (Nepura-Vorgänger) als zentral montierte Hauptanlage. Zusätzlich günstige Klimasplits in ein paar Zimmern. Sind sehr zufrieden mit der Lösung.
Ich wollte da ursprünglich Dimstal / Hantech etc machen. Habe dann aber Toshibas mit SCOP 5.1 im “Ausverkauf” gefunden. Die Nachfolge-Modelle haben nur die extra “Enegiemessung” und eine andere Fernbedienung. Gleiches Aussengerät. Haben gleich 10 Anlagen gekauft.
Meine DAIKIN 3MXM Perfera hat ohne Wannenheizung bereits aktuell (0°C) leichte Eisbildung. Wenn man genau schaut sieht man wie das Eis innenliegend am Rand der Wanne hochwächst.
Dagegen taut meine Gree Nordic sogar den Boden durch das warme abtropfende Wasser der konstant laufenden Wannenheizung.
Es ist halt wirklich Stand der Technik soeinen billo Heizdraht dort einzubauen.
Ja, genau das denke ich auch.
![]()
kommt auf das modell an
bei meiner verlinkten msz ap25 vgk brauche ich das nicht, da läuft alles ohne probleme ab
aber schlecht wäre es nicht wenn man da einfach nen heizdraht innen von werk aus reinlegt und dann beim abtauvorgang einschaltet, sollte ja nicht so schwer sein das umzusetzen.
wobei dann wieder die effezeinz leidet wenn man es zb wie bei mir nicht braucht.
oder wenn man die klima hauptsächlich, wie die meisten, zum kühlen nutzt braucht man das natürlich auch nicht und wenn es drinn wäre müsste es jeder unnötig bezahlen... und es würden mehr rohstoffe sinnlos verbraucht...
So, 2 weitere 3,5kW Perfera sind bestellt. Scheint mir am Vernünftigsten zu sein.
1 Gerät ins KG bzw. “Untergeschoss” (weil vorne raus ja EG) in den Hobbyraum
1 Gerät ins EG ins Büro. Da habe ich mal geplant diese Anlage auf ca. 18° laufen zu lassen und nur bei Bedarf höher. Damit das aktuell hohe “Temperaturgefälle” von aktuell ca. 12-13° Flur EG zu Flur OG wegfällt.
In die Garage vorerst kein Gerät, da es in der Praxis im Grund fast niemals vorkommt, dass die geheizt sein muss / sollte;) Am Auto schraube ich (wenn möglich) eh wenn´s warm ist, sollte das wirklich mal nicht möglich sein, dann ist dort zur Not auch mit Direktstrom schnell beheizt… Könnte sich ja ohnehin niemals rechnen bei so seltener Nutzung… Also wenn, dann kommt da mal eine günstige Daikin rein und gut.
Trotz der höheren Kosten für die Perfera´s überwiegen für mich klar die Vorteile. Hätten die ATXD Geräte die selben Aussengeräte, dann wäre es jedenfalls für den Keller so ein Gerät geworden. Aber da das leider nicht der Fall ist, bleibe ich bei den bei mir bewährten Geräten (bisher jedenfalls…
)
Frage:
Die Shelly Pro 4 PM haben ja 4 Kanäle, können / sollen / dürfen aber nur auf einer Phase verwendet werden. Also in dem Fall 16A. Sie sind aber bis 40A belastbar - spricht etwas dagegen, insgesamt 2 oder gar 3 Splitklima darüber laufen zu lassen? Bei 3 dann nat. mit jeweils 13A abgesichert. Verkabelung ist alles in 2,5 - aber 13A würde ja völlig reichen bzgl. Absicherung.
Also, dass es möglich und lt. Hersteller vorgesehen ist weiß ich, aber gibt es Erfahrungen hierzu?
Damit hast du auch einen große Redundanzvorteil: Geht irgendwo ein Gerät kaputt, wo es dringend gebraucht wird, kannst du eine andere Anlage dorthin bauen. Ist immer gut, möglich beim gleichen Gerät zu bleiben bei solchen Fehlerfällen.
Die messen doch nur indirekt über Spule, oder? Wenn du dann mehrere Kreise auf der gleichen Phase hast, die mit 13 oder 16A abgesichert sind, sehe ich da erstmal keine Probleme.
Die Frage ist nur, ob es gut ist, so eine starke Schieflast zu haben, also viel Last nur auf einer Phase. Wobei 3 Split-Klimas, die maximal 4000 W ziehen werden im Ausnahmefall, ist wohl noch im Limit.





