Leistungsdaten gewinnen - Home Assistant?t?

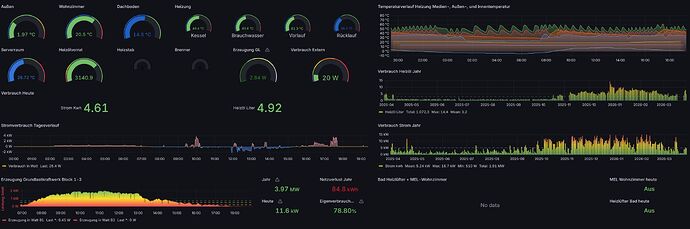
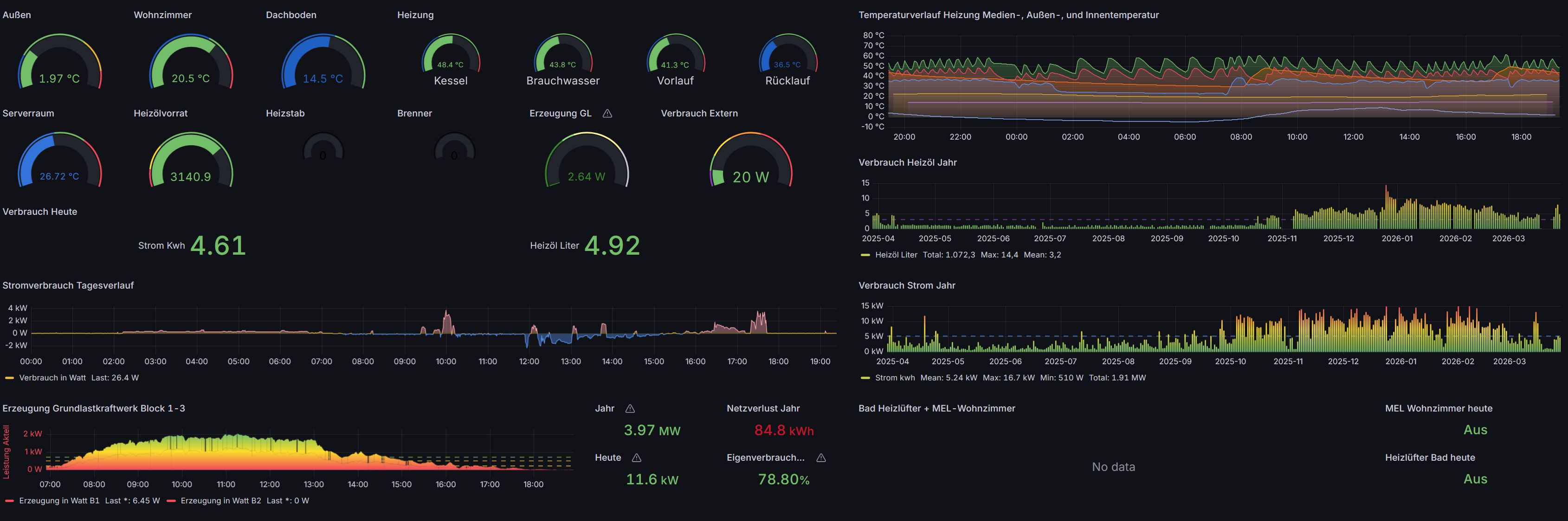
HA, OH, IOBroker sind “nur” Systeme, welche den momentanen Stand darstellen bzw. über ein Regelwerk Aktionen auslösen können. Alle genannten schreiben immer in eine Datenbank. Für die Langzeitbetrachtung ist InfluxDB prädestiniert. Grafana ist ein Klasse Werkzeug, um Statistiken eben aus diesen Daten zu erzeugen.

Fritzbox ist kein Speicher für die Langzeitspeicherung und Excel, na ja. Ich baue gerade radikal die Abhängigkeit zu MS ab. Selbst die Mailkommunikation hab ich von einem bei einem Hoster für Exchange auf aktuell Stalwart ungezogen. Nebeneffekt. Vorher hatte ich monatlich ca. 50 EUR nur für die Mailboxen, jetzt kostet mich der eigene VPS Server keinen 10er

1 „Gefällt mir“

Damit ich geistig aus dem Quark komme, habe ich nach den Fähigkeiten anderer Tabellenkalkulationen geschaut.

Gäbe es ODBC-Treiber für InfluxDB oder die Fritz-DB, wäre auch mit OOcalc Zugriff möglich, nicht aber mit Planmaker.

Wenn man das kann, ist das einfach und elegant. Zumindest, wenn man weiß, was man tut.

Ich kann mir nicht vorstellen das auf der Fritzbox eine Datenbank läuft. AVM wird wahrscheinlich mit FlatFiles arbeiten.

Ein ODBC Treiber ist m.W. nach immer für einen spezifischen Datenbanktyp. Also z.B. MariaDB / MySqL, SQL-Server, Oracle, MongoDB etc. Du musst also wissen, was für ein Datenbanktyp, wenn das überhaupt von AVM implementiert ist, eingesetzt wird.

Ich habe einmal etwas in die Suchmaschine meiner Wahl eingegeben
Evtl. ist das was für Dich
https://github.com/jayme-github/fritzbox_smarthome_exporter

Bei mir sieht das ähnlich aus….nur das ich keine Schalter am PC mag. Es läuft entweder automatisiert über Scripte (Rollosteuerung) auf Zuruf (Warmwasser, Heizung, Licht) oder ausgewählte Funktionen über 3 NS Panels im Haus.

Jeden Morgen bekomme ich einen aktuellen Status im Bad :slight_smile:

1 „Gefällt mir“

Was für ein Tablet hast du da und mit was liest du deine Daten aus bzw bringst du die Daten aufs Display

Home assistant bringt von haus aus eine sql lite datenbank mit. Influxdb und mariadb sind datenbanken , die man statt der standard datenbank nehmen kann. Früher was das sinnvoll, weil die standard datenbank nicht so gut war. Das hat sich aber geändert, mittlerweile wird geraten, es bei der standard datenbank zu belassen.
Ich habe vor paar jahren mit odbc treiber von access aus auf eine sqlite db zugegriffen, daten aus der sqlite db ausgelesen und dann in access weiter verarbeitet.
Home assistant ist ein smart home system. Das ist was anderes als irgend statistiken und auswertung in excel zu machen.
Ich habe mit home assistant angefangen, um eine schöne Auswertung meiner PV Anlage zu haben. Also erst mal auch nur statistik und auswertung. Das hat sich dann verselbstständigt, es kamen automationen hinzu, damit habe ich mir das leben erleichtert. Fast alle geräte funktionieren autark, wenn home assistant ausfällt muss ich z.b. die split klimaanlage mit fernbedienung oder mit smartphone bedienen.
Es gibt eine automation, die brauchwasserzirkulantion schaltet 2x am tag für 2 stunden ein. Ohne home assistant geht da nix mehr. Dass home assistant länger ausfällt wird nicht passieren.
Das ist schnell neu aufgesetzt. Image flashen, backup einspielen, fertig.

1 „Gefällt mir“

Danke.

Hier sind die Ziele anders, was nicht heißt, daß ich nicht mit großem Interesse lese, was hier alles gemacht wird.

Ist ein Sonoff NSPanel (nicht pro) und passt in die standard UP Dose. Ist geflasht mit Tasmota und eingebunden in IoBroker. Es können nahezu alle Daten die im IoBroker vorliegen visualisiert, sowie auch geschaltet werden.

In meinem Fall nutze ich das zur Steuerung der Fußbodenheizung und des Heizkörpers im Bad. Im Wohnzimmer als Lichtschalter und zur Steuerung der Klimaanlage.

Geht auch für Home Assistant.

Gruß

Ciwa

Die Brauchwasserzirkulation ist ein Energiefresser. Ich habe die hier einmal täglich Morgends nach dem Aufheizen für 5 Minuten laufen. Danach nur per Alexa Sprachbefehl bei Warmwasserbedarf. Der Befehl funktioniert nur alle drei Stunden. Damit haben wir eine Einsparung von 0,3l HEL und Tag realisiert.

1 „Gefällt mir“

Ich hab keinerlei Zirkulation,die war früher mal verbaut hab ich abr raus gerissen, da die neuen Leitungen nur maximal 4 Meter lang sind und alles in Aluverbundrohr läuft, die Waschmaschine und die Spülmaschine laufen direkt auf Heißwasser, der Rest ergibt sich aufgrund der geringen Wege.

Ich will mir als Zentral Tablet ein 24 Zoll bauen wo eben alles soweit über einzelnen Seiten angezeigt wird, na mal schaun.

1 „Gefällt mir“

Hier scheine ich damit Außenseiter zu sein, aber ich habe mich 2014 für FHEM (https://fhem.de/fhem_DE.html) entschieden. Leider hat sich Perl als Sprache nicht durchgesetzt.
Das kann wahrscheinlich von der Oberfläche her nicht mit den schicken Dashboards der anderen Systeme mithalten, damit habe ich mich aber auch nie beschäftigt, weil ich darauf keinen großen Wert lege. Das eine oder andere kann man aber schon machen.
Ich mag es einfach und entgegen dem allgemeinen Trend kompakt. Die Fritzdosen konnte ich relativ schnell einbinden (https://www.fhemwiki.de/wiki/FRITZBOX#Remote-Zugang.
FHEM kann zwar auch Logs in einer Datenbank, ich bin aber nach kurzem Test wieder zu flat files zurückgekehrt, weil die weniger Platz brauchen, robuster und bei mir für Backup/Restore flexibler sind. Ich lagere alte Dateien einfach als 7z aus und kopiere sie bei (seltenem) Bedarf aus dem Archiv in ein online-System (kann bei entsprechender Konfiguration auch eine andere Installation sein). Außerdem kenne ich den Speicherverbrauch der einzelnen Historisierungsfunktionen. Am meisten generiert der EM24 mit fast 10MB/Woche, bei dem ich alle 2-3 Sekunden die Leistung und aktuellen Zyklus (+ alle 5min weitere Details) logge. Je nach Datenaufkommen gibt es ansonsten täglich, wöchentlich, monatlich oder jährlich eine neue Textdatei. Insgesamt habe ich so ca. 40 Dateien und 60MB/Woche. Mittels gnuplot gibt es daraus Trendkurven.
Ein anderer Grund für FileLog (also Textdateien) ist der Zugriff - per SMB-Share komme ich mittels SSH Tunnel auch von extern problemlos an die Dateien (oder grep auf der Konsole), ich brauche keinen ODBC Client oder Servermanager mit Login, was bei wechselnden Clientrechnern von Vorteil ist. Für weitergehende Analysen habe ich die jeweiligen Dateien in Excel, Access oder SQL Server importiert/verlinkt. Das Format der Logeinträge definiere ich mit sprintf(), ich mag auch hier die Freiheit.
Bei einfachen Aufgaben reicht heute noch der RPi2B, mit dem RPi3 war ich über Jahre ohne SD-Karten Fehler glücklich. Eine Testinstallation ist auch unter Windows schnell eingerichtet, die Konfiguration (auch hier hat man die Wahl ob die Konfig in einer Textdatei oder einer DB steht) kann man dann im ersten Fall problemlos übertragen .

Unabhängig vom System würde ich erst gar nicht mit bash anfangen, denn die Wahrscheinlichkeit ist groß, dass du relativ schnell auch noch andere Daten erfassen (und im Browser sehen möchtest).

1 „Gefällt mir“

Ein gleichgesinnter Minimalist.

Danke für den Bericht, sehr spannend. Vielleicht braucht es ein bestimmtes Mindset für dieses System:)

Ich werde definitiv noch einmal schauen. Es überstiege bei weitem meine Fähigkeiten, ein eigenes System zu programmieren.

Zum Fritzbox-Projekt:

Ich habe mittlerweile Fortschritte gemacht und kann Daten auslesen. Per Bashscript. Auf meinem Smartphone via Termux. Allein für dieses erhebende Gefühl hat sich der Aufwand gelohnt.

Cronjobs laufen hier grundsätzlich auch, aber ich bin definitiv uneins, wieweit ich das treiben soll, weil ich mir mein Billig-Smartphone als Server im Dauerbetrieb nicht vorstellen kann. Nötig wären sie nämlich zur Aggregation und für feiner granulierte Aussagen… Vom Fritzbox-Zugriff übers Internet noch völlig abgesehen.

Da wird wohl auf Dauer doch Hardware nötig.

Danke für Anregungen und Ideen!

Falls du meinen Beitrag aufgrund des Hinweises auf Perl meinst - da muss nichts programmiert werden, FHEM und auch die FB-Anbindung läuft fast out of the box. Es gibt einige Wikis (ich bevorzuge Text statt langer youtube Videos), in denen die nötigen Konfigurationsschritte beschrieben werden.
Man KANN zusätzliche Module oder Zusatzfunktionen (Textfunktionen, EventHandler,...) in Perl schreiben.
Um mir meine Logzeilen zusammenzubauen sieht die Funktion z.B. so aus:
userreading *zzLog { *

  • no warnings 'numeric'; *
  • my $presentn=(ReadingsVal($name,"present","??") eq "yes") ? 1 : 0; *
  • my $staten=(ReadingsVal($name,"state","??") eq "on") ? 1 : 0;*
  • my $power=ReadingsNum($name,"power",0); *
  • my $energy=ReadingsNum($name,"energy",0); *
  • sprintf("pr: %i st: %i pw: %.1f en: %.1f", $presentn,$staten,$power,$energy);*
    }
    ergibt z.B. die Zeile:
    2026-03-30_00:26:48 FBDect01 zzLog: pr: 1 st: 1 pw: 55.0 en: 1082574.0

Inzwischen leider ja. Vor einigen Jahren konnte man FHEM auch noch direkt auf der Fritzbox laufen lassen, das hat AVM aber gesperrt. Vielleicht ein NAS, was auch immer schon dauerhaft läuft. Für einfache Historisierungs-Anforderungen reicht ev. ein RPi Zero, SSD ist für mich nicht zwingend nötig. Eine größere SD Karte hat auch mehr Reserven bezüglich insgesamt geschriebener Bytes.

1 „Gefällt mir“

Wir haben aneinander vorbeigeredet.

In der Tat könnte hier ein System wie FHEM/HomeAssistant nötig werden. Auf dedizierter Hardware. Nicht jetzt. Wegen Minimalismus.

Für jetzt habe ich das Nötige, aber ich stoße an Grenzen, wenn ich mehr tun will oder muß. Und da werde ich definitiv keine Eigenentwicklung versuchen:)

Bei FHEM war ich seit 2010 aktiv dabei. Läuft auch immer noch nebenbei bei mir mit den alten Conrad/ELV-Sensoren. Hat damals Spass gemacht zu programmieren, wobei ich mich mit Perl nie richtig anfreunden konnte. Ein Skript, das man vor einem Jahr geschrieben hat, versteht man nach einem Jahr nur noch teilweise. Bin mittlerweile mit Python sehr zufrieden.

Bin allerdings vor ein paar Jahren auf Homeassistant geschwenkt, was ich persönlich wesentlich moderner finde. Die Lernkurve ist da aber ziemlich steil, wenn es das machen soll, was man will. Da man die Konfigurationen in der GUI machen kann, ist es allerdings auch gut zu bedienen.

1 „Gefällt mir“

Mir fällt der vergleich vhs und video 2.000 ein. Es setzt sich das weit verbreiteste system durch. Im smart home bereich ist das home assistant und io broker. Geräte hersteller machen schon anbindungen an diese beiden systeme. Ich kann nur raten, sich für eines der beiden zu entscheiden, sich dann so gut es geht einzuarbeiten. Damit ist man für die zukunft sehr gut aufgestellt.

1 „Gefällt mir“

Danke noch einmal für den Hinweis.

Mir ist aufgefallen, daß teilweise Speicherhersteller bereits HomeAssistant-Anbindung anbieten.

Wichtig, wenn man Wert auf seine Daten legt. Das ist definitiv ein Argument, sollte das Setup komplexer werden.

Derzeit ist mein Skript prima, aber vielleicht wird’s mehr und dann kann ich Schrittchen für Schrittchen wachsen. Aufs Gleis habt ihr mich ja schon gesetzt.

1 „Gefällt mir“

Ja ich bin auch gerade dabei alles in HA einzubinden 4 WR 3 Batterie Packs Heizung,Wasserenthärtung Wetterstation 110 Shellys hab gut zutun

1 „Gefällt mir“

Wie sagt man - IoT-Zirkus? Statt Flohzirkus?

Viel Erfolg beim Hüten:))