Bei esp gibts wahnsinnig viel. Z.b. ne kleine kamera, die bilder von wasserzähler macht, die zahl wird extrahiert und in home assistant gegeben. Ich hab die kamera mal bei aliexpress mit bestellt aber das noch nicht verwirklicht.
Inzwischen steht der Esel zwischen den Heuhaufen.
Auf der einen Seite beginne ich das Potential von “Hausautomationssystemen” zu erahnen, die ja eigentlich gar keine Hausautomationssysteme sind, sondern eine Plattform für eine Vielzahl von ansprechbaren Sensoren/Aktoren, etc. Ich hoffe, ich habe es richtig erfaßt und gesagt.
Andererseits brauche ich derzeit eigentlich nur eine stetig wachsende .txt mit den Leistungsdaten meiner Dect-Steckdosen.
Datenbanken, mächtige Auswertungswerkzeuge für Grafana sind overhyped.
Ich habe entdeckt, daß Fritz eine API zur Verfügung stellt, um Smarthome-Geräte anzusprechen. Tatsächlich überlege ich, ob ich meine verschütteten Programmierkenntnisse - sie sind wirklich sehr verschüttet - ausgraben soll und da meine Modelleisenbahn finde.
Ich könnte mir vorstellen, daß Home Assistant meinen Pferdestall eher steuert als mein Haus. Da gäbe es wirklich Überwachungsbedarf für Zäune, ggfs Tränken, Fütterung, Zutrittskontrolle.
Vielen, vielen Dank für Anregungen und Hilfe. Ohne euch hätte ich das nie so finden können!
Ich nutze “AI All on the Edge” schon seit einigen Jahren. Nicht nur für den Wasser- sondern auch für den Gaszähler. Die Einbindung in ein Smart Home System ist denkbar einfach. MQTT ist das Stichwort
Allerdings nutze nicht HA, sondern Openhab. Das aber schon seit mindestens 5 Jahren.
Die Lernkurve ist wesentlich höher wie bei HA. Ein Umstieg ist, wenn man die historischen Daten behalten will, nicht einfach. Deshalb bleibe ich bei OH.
Wie man die Zahlen aus HA, InfluxDB etc rausholt, um damit bischen in Python spielen zu können, fehlt mir leider auch noch.
Danke für den Hinweis.
Ich bin gerade dabei, mir das Allernötigste über die Konzepte anzulesen. MQTT steht auf der Liste:)
Selbst nur der Blick ins Universum ist erfreulich.
Da gibt es sehr viele Möglichkeiten. Um die Datenbankgrössen im Blick zu behalten nutze ich u.a. die SQLite Web App. Da kann man auch CSV exportieren.
Wasserzähler zu digitalisieren hat auch den Charme, das man den Verbrauch überwachen kann und z.B. bei einem ungewöhnlich hohen Verbrauch sich eine Warnung per Mail, Telegram oder auf dem Dashboard zukommen lassen kann.
Selbiges z.B. wenn man Fenstersensoren von Shelly, Homematic oder anderen Anbietern nutzt. Dann kann das System reagieren wenn keiner Zuhause ist und ein Fenster, eine Tür, geöffnet wird. Das System muss “nur” wissen, das keiner Zuhause ist.
Oder das Heizkörper abgeregelt werden, wenn ein Fenster geöffnet wird. Ideen kommen von ganz alleine.
Die Digitalisierung des Gas- und Stromzählers hat auch den Vorteil, das man seinen Verbrauch aufzeichnet, daraus die Kosten ermittelt und eine Hochrechnung machen kann welche Jahreskosten auf einen zukommen.
Wie weiter oben schon geschrieben: Das ist die neue Eisenbahn.
Ich habe ein bißchen versucht zu InfluxDB zu lesen. Dort gibt es Anmerkungen zu SQL-nahen Werkzeugen, um eigene Queries zu formulieren. Wie sich das bei den HA-Apps verhält, habe ich noch nicht gefunden. Ohne Installation konnte ich auch nichts testen oder nachsehen. Die meisten möchten wohl graf. Auswertungen.
Das Alles ist aufgekommen bei der Auswahl der Hardware. Influx/Grafana wären fast nötig für das Logging, weil die interne MySQL-DB volläuft und der als bequem und einigermaßen preisgünstig in Aussicht genommene Home Assistant Green scheint zickig bei Erweiterungen zu sein und mir Rootrechte vorzuenthalten.
das trifft es tatsächlich sehr gut ![]()
Und wie bei der Eisenbahn ist das schlimmste wenn es "fertig" ist. Aber das wird mit HA nie passieren ![]()
Ideal wäre auch ein ODBC-Treiber gewesen, der direkte Excel-Integration ermöglicht hätte. Damit hätte ich meine Probleme erschlagen können ohne jegliche Programmierung.
Ich glaub, diesen Browser hatte ich auch schon mal in der Hand, war dann aber verloren, wie ich da jetzt zu konkreten Daten komme ... In der InfluxDB im HA hab ich jetzt auch die "Explore" Seite gefunden, wo man ein csv exportieren könnte, zeigt mir die Daten dort auch visuell an, schreibt aber nur das Datum raus ... Argh ... Muß doch mal sehn, daß ich da ein Tutorial finde. So ein Export, vorzugsweise mehrere Werte auf einmal und wahlweise noch als parquet oder sqlite Tabelle, das wärs ...
Man sollte bei den Möglichkeiten die man mit all den Systemen hat aufpassen, das im Falle eines Hardwaredefekts das Haus bedienbar bleibt. Ich habe hier immer darauf geachtet das nur Komfortfunktionen on top kommen.
Die Grundfunktionen sind nach wie vor Analog. Alle wichtigen Systeme wie Heizung, Klima, Solaranlage, Licht, Rollos usw. sind immer noch autark funktionsfähig.
Für die Datenanzeige und Auswertung nutze ich nur Grafana und Influxdb. Excel hab ich da noch nicht vermisst….
Gruß
Ciwa
Ja, das wär’s:))
Sie haben mich auf den Gedanken gebracht, ob man alternativ an die HA-DB kommt (MySQL, angeblich).
Oder - in meinem Fall - an die Fritzdatenbank via ODBC. Das wären Minuten mit Excel. Statt aufwendiger Programmierung.
Das könnte man bei Bedarf anschließend auch in eine DB schieben. Ich habe den Verdacht, daß man nur einen Bruchteil der Daten wirklich braucht.
Sollte ich irgendetwas herausfinden, melde ich mich natürlich.
Absolut, und auch an Updates denken. Das kommt bei HA sehr häufig vor. Und auch das NAS oder der NUC auf dem es läuft braucht immer wieder Updates. Deshalb sollten kritische Verbindungen wie Akku zu PV zu Smartmeter möglichst nicht über HA laufen, so dass während einer Downtime dann nichts mehr läuft.
Das scheint mir das Wichtigste. Nicht, daß wir noch das Bedienen von Schaltern verlernen oder bei der Beantwortung der Frage, ob uns kalt ist, erst das Handy zücken.
Ich will Daten sammeln. Dann sehe ich weiter.
Mir schweben so Dinge vor wie den täglichen Energiebedarf fürs Heizen gegen Durchschnittsaußentemperaturen (aus dem Netz oder meine durch die Dachfläche/PV verfälschte Zulufttemperatur der KWL) aufzutragen und linear zu fitten. Oder den Wirkungsgrad der KWL nochmal etwas globaler auszuwerten. Letzteres läuft in Echtzeit momentan mit yaml Code, den ich mir hab generieren lassen. Da ist mir Python dann doch erheblich sympatischer und hab ich halt von meinem Job her auch einschlägige Erfahrung. Excel fass ich nur mit spitzen Fingern an, wenn es sich nicht vermeiden läßt ![]()
Dabei ist es gerade in der Datenanalyse ein sehr mächtiges Werkzeug:) Oft völlig unterschätzt.
Aber für den Zugriff auf die Fritz-Datenbank und auch InfluxDB ungeeignet nach jetzigen Stand der Recherche.
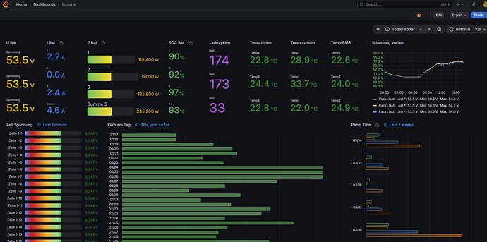
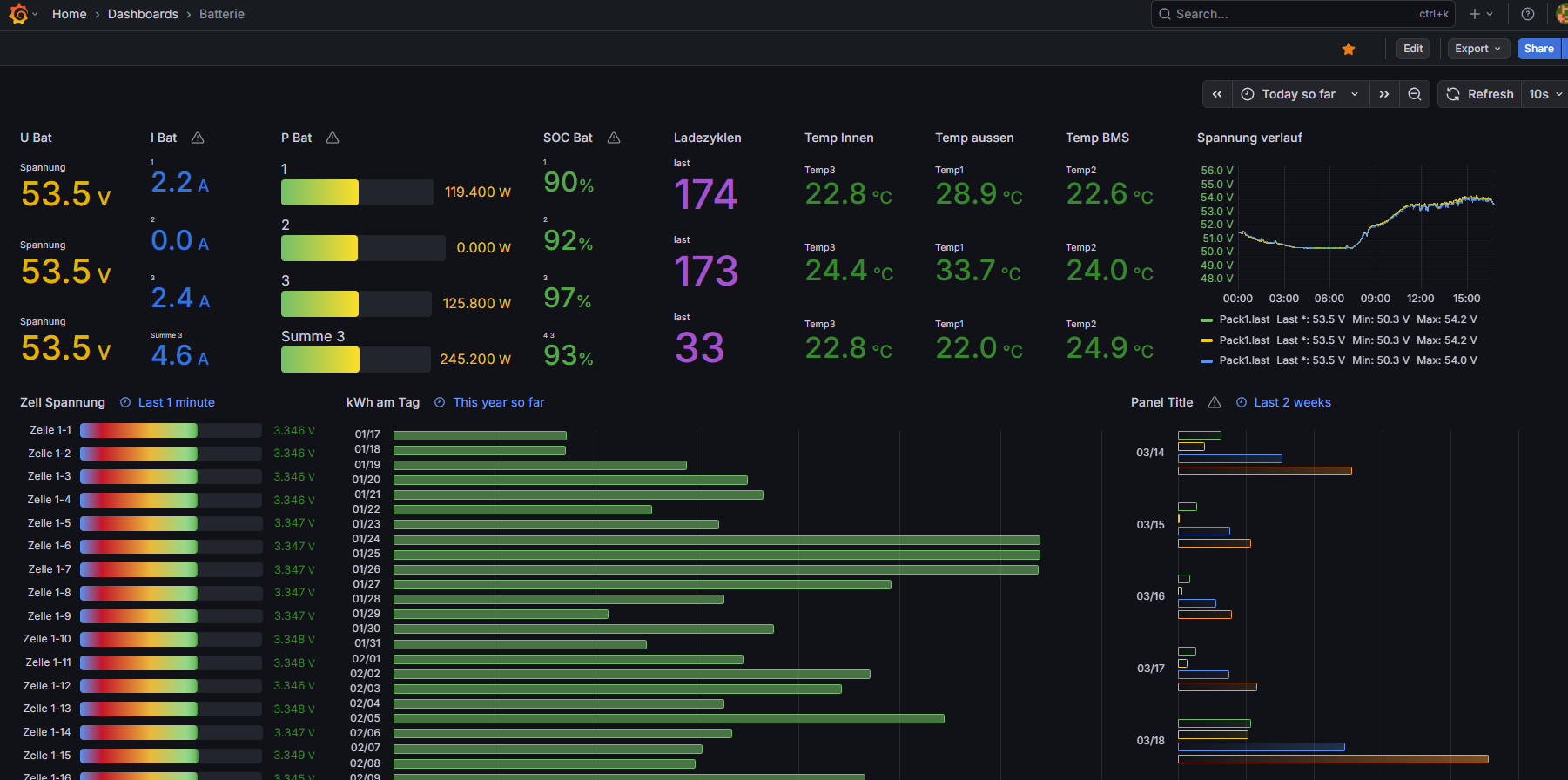
Sehr beeindruckende Installation.
Wenn Grafana steuern kann, würde das bedeuten, daß man damit die Funktionen von Home Assistant noch erweitert, weil man dazu Daten nutzen kann, die in der HA-DB schon gar nicht mehr zu finden sind?
Ich habe für meine bescheidenen Ansprüche das entdeckt, was mir vorschwebt: Daten meiner Fritz-Steckdosen per Bash-Skript auslesen und anschließend in eine DB schieben.
Wenn das hier läuft und automatisiert ist, bin ich Königin. Keep it simple and small.





