ist 1/3C schon Hochstrom? und was meinst du mit Floatabschaltung?
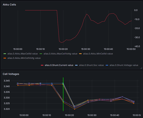
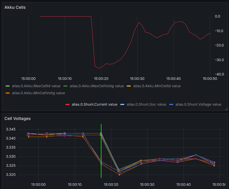
zufällig hat's das grad von selbst gemach... bis -35A Last. sah so aus:
naja, gehen ein bischen auseinander....
Ist tatsächlich nicht so deutlich, wie ich dachte. Ich uberlege mir nochmal was.
Obwohl, im Anstieg nach der Abfallflanke und kurz danach, sie man die unzerschiede der zelken doppelt so gross wie ohne Strom.
jap, hab ich mir auch grad gedacht. da bei dem grünen Strich ist es ja schon bemerkenswert (k.A.wie lange das Samplen dauert und ob es vlt auch davon kommt - manche schon gewandelt, andre noch nicht). vielleicht war der hohe Strom zu kurz, die Lader haben dann nachgeregelt...
Ja, das könnte am samplen liegen. Ist aber nichts was ich zu sehen erwarte.
jetzt überlege mal, was der Balancer macht, wenn er auf 5mV Differenzspannung aund auf 3,3V Startspannung eingestellt wäre oder ist.
wenn der Balancer balanciert ist der Akku knallevolle bei 56V und es fliest kein Strom mehr. Soweit hab ich schon überlegt ![]()
bei 3,3V balancieren ist sowieso höchtens was für Spezialisten...
Wie sind denn deine Einstellungen?
ich mach das alles ganz anders. ich betreibe meinen Akku gewöhnlich bei max 85% SoC und dabei kommt er überhaupt nicht in den steilen Teil der Kennlinie. Folglich wird garnicht balanciert.
Wenn ich das mal mache, mach ich das unter speziellen Voraussetzungen - 3,5V*16, stromlos, Bal.-Start bei 3,4V, was aber ziemlich egal ist, wenn du dir oben anguckst, wie schnell der Akku von 3,4*16 auf 3,5*16 war. Die 3,4 sind nur eingestellt, damit er nicht wieder aufhört. Aufhören ist auf die minimalen 10mV Diff. eingestellt.
Macht Volladen wirklich Sinn? hier beschreiben die Spezialisten ca ab Beitrag 40/50 bis 120 oder so, wie das geht, auf dem flachen Teil der Kennlinie zu Balancieren. Ich glaub das ist auch rausgelegt (zusammengefasst) in einen eigenen Thread (@carolus weiss bestimmt welcher, mir fällt er grad nicht ein). Mir rauchte da irgendwann die Birne und ich nehm mir halt ab und an mal die Zeit, oben rum zu Balancieren - explizit und unter 'Aufsicht' ![]()
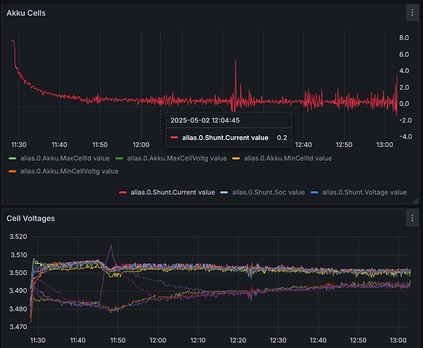
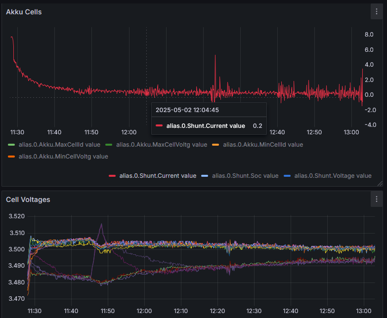
Jetzt nehmen wir mal Werte an: Ladestrom 80A, höchste Zellenspannung 3,41V. Mit den 3,41V ist die erste Bedingung zum balancieren gegeben. Jetzt rechen wir die Spannungsdifferenz aus. Du hast bei 40A einen Spannungsverlust von 3mV an einem Verbinder und an einer anderenVerbindung 9mV gemessen. Bei 80A wären die Werte doppelt so hoch. Also 18mV und 6mV. Die Differenz beträgt 12mV. Damit wäre dann die zweite Bedingung erfüllt und der Balancer würde eine Zelle ständig mit seinem geringen Strom versuchen zu entladen. Das gelingt ihm nicht. Aber er kann für eine lange Zeitspanne Ladestrom an der betreffenden Zelle vorbeileiten und einer oder mehreren Zellen zuführen. Zunächst hat das keine sichtbaren Auswirkungen, weil die Ladekurve so flach verläuft. Das ändert sich dann später wenn die Kurve steiler wird. Und dann Muss das alles wieder "zurückbalanciert" werden. Achte auf die orangefarbene Linie, die erst noch unten verlief und später als obere wieder rauskam.
du hast ein Wörtchen überlesen
nichts desto trotz hab ich heute noch mal versucht, den Widerstand von dem 'Reihenverbinder' runter zu bekommen. Demnächst schau ich mal ob das erfolgreich war. Aber das sind halt 2 35er Kabel mit Kabelschuhen, irgendwas ist da. Wenn ich auf die Schrauben messe, sieht das so aus wie bei den anderen Verbindern auch. Wenn ich auf die Pole messe, ist merklich da was zwischen. K.A. wies kommt und vielleicht isses ja jetz auch besser. Aber aktuell sind nicht die Bedingungen dass ich 40A durch den Akku bekäme (ohne dass ich alles mögliche abschalte; weder in die eine noch in die andre Richtung). Wenn's nachher dunkel ist, kann ich mal messen...
ps. die andren Verbinder haben übrigens nur 40^2 statt 70 = 2x 35^2
pps. die Kontakte wurden vor dem Verschrauben poliert (hochglänzend
) und mit NOALOX zusammengesetzt.
Jain... du kannst natürlich auch mit 0,5C usw. laden, must nicht unbedingt schnell voll knallen, das Balancing ist aber trotzdem wesentlich besser als es ein JK-BMS je schaffen wird. Ich habe nie gesagt das man für einen schlechten Akku bzw. einen Akku mit stark abweichenden Zellenspannungen mehr Balancerstrom nehmen soll
, damit behebt man die Ursache nicht! Wenn man Probleme mit dem Balancing und dem JK-BMS hat dann stammen die woanders her aber nicht vom niedrigen Balancerstom
. Wir werden sehen was die Zukunft bringt, ich tippe aber jetzt schon auf Mehrkanal Balancer mit mehr Balancerstrom. Und warum sollte ich in meinen Augen ein effizienteres Balancing als wie es das JK BMS macht, bei einem sauber aufgebauten Akku der ohne Probme läuft nicht nutzen? Wie gesagt kann das auch Vorteile mit sich bringen. Die NEEY Balancer zb. machen es doch bereits vor... 4 Ampere Balancerstrom und soweit ich gelesen hatte sogar über mehrere Zellen gleichzeitig, und das der NEEY derzeit zu den besten erhältlichen externen Balancern gehört, darüber sollte man sich doch einig sein oder? Darüber ob man es braucht lässt sich natürlich streiten, und das wollen wir hier nicht
. Es gibt einige die vom JK-BMS Balancer auf den NEEY umgestiegen sind, und die berichtet haben das es damit viel besser funktioniert, über Berichte wegen großen Differenzen in den Spannungen habe ich jedenfalls bisher immer nur bei anderen schwächeren Balancern gelesen. Oder aber sie haben den Fehler gemacht beide Balancer laufen zu lassen und dabei die Kabel nicht jeweils für sich direkt auf den Pol zu klemmen, sondern vorher parallel verbunden und dann auf den Pol, dafür kann aber dann der beste Balancer nix.
Jup weil er RCV/RFV macht... und lässt damit über das BMS bei erreichen von Spannung XY den Laderegler steuern und den Ladestrom reduzieren damit die Spannungen nicht weiter steigen. Ergo kein normales CC-CV Ladeverfahren mit natürlich absinkenden Strom. RFV siehst du zb. zwischen 11:40 Uhr - 12:40 Uhr. Und RCV sieht man auch diesemal schön (haben wir schonmal diskutiert) an der obersten gelben Kennlinie weil sie so schön abgehackt ist. Innerhalb von 10 Minuten, von 50mv auf 10mv runter...
Wenn Du bei nennenswertem Strom, ich nehme immer 60A direkt den Spannungsabfall zwischen den Polen misst, sollten die alle in etwa gleich sein. Ansonsten bekommst Du auf Dauer Probleme im Balancing.
Ich hab meinen Akku bestimmt 5x in Teilen neu an den Verbindungen gebaut bis die alle gleich waren. Das ist wirklich erstaunlich welche kleinen Unterschiede hier sofort etwas ausmachen. Rein vom Grundaufbau sieht das gut aus und es sollte möglich sein.
Ziehst Du die Schrauben mit dem Drehmomentschlüssel an ?
hatte ich initial gemacht. Heute Morgen habe ich mich dann auf den Drehmomentschlüssel in meiner Hand verlassen (ich bin rel. erfahren). waren jetzt wahrscheinlich 1..2 Nm mehr, aber immernoch alle gleich. Ich gaube auch, das hatte sich alles etwas gesetzt. Hatte die vorher noch nicht nachgezogen...
allein der Übergangswiderstand von Pol zu Pol ist entscheidend. Wie hast du denn die Kabelschuhe angepresst? Sind deren Widerstände identisch? (Wechselweise abklemmen und Spannungsverlust messen) Wenn zum Beispiel nicht alle Drähte untereinander verbunden sind, hat man mechanisch betrachtet 35mm² aber elektrisch sind möglicherweise nur 10mm² wirksam. Ich habe nicht das Inverter BMS. Aber in meinem gibt es unter "advanced" eine Tabelle "Con.wire resistance". Die ist wahrscheinlich zur Kompensation solcher Verbindungen zuständig. Ist das in deinem BMS beschrieben?
so jetzt grad bei 40A gemessen: zwischen 2.0 und 2.9 mV -> 0.05 - 0.075 mOhm wenn ich mich nicht verrechnet habe. Nur hinten bei den 2x 35^2 hab ich jetzt nur noch 1.6mV -> 0.04mOhm
Da waren die Schrauben auch ziemlich locker und ich hatte vorhin unter Druck gerieben...
Bei dem JK gibt es Cell Wire Resist. - ich weiss nicht genau wofür das ist, aber da es 16 und nicht 15 sind, gehe ich davon aus, dass sich dass auf die Balancer-Drähtchen bezieht. da sind automatisch Werte 0.052..0.057 Ohm (nich mOhm) eingetragen.
Um es vorwegzunehmen, nach dem aktuellen Stand meiner neuen Erkenntnisse ich möchte mich entschuldigen.
Ich hatte es oben schon in meiner Post geschrieben: dein Bild vom Spannungsabfall beim hohen Entladestrom war nicht so, wie ich es nach meiner Analyse deines Problems erwartet habe.
Im Effekt hatte ich für deinen Fall recht, 2 Zellen mussten balanciert werden, der Grund mag richtig sein, dass es mit dem zu tiefen Balancereinsatz zu tun hat auch, aber meine Beschreibung, warum die Spannungen im Quirl trotz Ladestrom fallen können - in deinem Fall - ist falsch. Genau das, was dir auch Probleme bereitet hat, zu verstehen.
Nur als Vorabbeschreibung.
Es gibt vier Gründe, warum eine gemessene Zellenspannung fallen kann:
- wenn sie entladen wird
- wenn der Balancer Energie entnimmt.
- wenn ein Übergangswiderstand bei fliessendem Strom die Messung der Zellenspannung verfälscht
- wenn ein Ladestrom abgeschaltet oder verringert wird, durch Abfall der Spannung im Zeitbereich einer halben Stunde und in einem Spannungsereich von etwa 20 mV
Diesen letzten Punkt hatte ich bisher nicht auf dem Film, danke an @nimbus4, der das in diesem Faden mehrfach erwähnt und mit schönen Bildern gezeigt hat.
Alle 4 Ursachen können gleichzeitig wirken, und welcher Einfluss gerade wirkt oder nicht, muss man aus dem Gesamtvorgang/Bild ableiten.
Mir schwirrt noch der Kopf, diese Zusammenhänge für deinen Fall mit den zur Verfügung stehenden Daten in Einklang zu bringen, ich werde das noch detailliert beschreiben.
Was nicht einfach ist, weil die Komplexität der Beurteilung eines solchen Spannungsdiagramms beim Übergang zu 100 % SOC damit um eine Dimension komplexer wird.
Mir fällt nur ein, daraus ein allgemeingültges howto zu machen, die vier Abläufe - für diesen Ladefall - einzeln zu beschreiben, und die Merkmale, woran man erkennt, welcher im Einzelfall gerade wirkt oder nicht.





