Energieeffizienzanzeige / Selbstbau / Mitsubishi Heavy

Hi,

vielleicht bekomme ich hier Input der mich weiter bringt.

Einleitung

Ich wollte eine Energieeffizienzanzeige für MHI bauen. Als Zubehörteil gibt es das von MHI / S-Klima auch zu kaufen. Die offizielle Lösung verwendet eine SPI Schnittstelle in den Innengeräten, möglicherweise zusammen mit einem Energiemesser in der Stromleitung des Außengeräts. Im einzelnen besteht die Lösung aus verschiedenen Teilen:

  • BIKN2-E - Wandelt die SPI Daten in einen "X/Y bus" um
  • Comptrol-Web - Nutzt den X/Y bus und verbindet sich mit der Cloud
  • e-Comptrol - Cloudlösung die ein Webinterface mit der Energieeffizienzanzeige zur Verfügung stellt
  • Je nach Doku scheint auch noch ein Energiemessgerät nötig zu sein.
Das ist eine ziemlicher Aufwand. Am Ende kommen die Daten für diese Lösung aber aus der SPI Schnittstelle der Innengeräte und dem Energiemesser. Details dazu:

Seite 6-12 in diesem Dokument: https://www.fachklima24.de/mitsubishi-heavy-ct4web-e-comptrol-4web-steuerung-und-ueberwachung.html?language=de

Überblick: https://www.s-klima.de/beg-foerderung/ Details: https://www.s-klima.de/beg-foerderung/auswahl-waermepumpen/

Mein Ziel

Der SPI Bus der in den Innengeräten verschiedene Daten zur Verfügung stellt lässt sich auch anderweitig auslesen. Dazu gibt es hier ein Open Source Projekt das diese Daten per WLAN / MQTT im Heimnetz verfügbar macht: https://github.com/absalom-muc/MHI-AC-Ctrl

MHI gibt dabei verschiedene Temperaturen aus. Die verschiedenen Sensoren lassen sich über das Piping Diagram im Technischen Handbuch zuordnen.

Für die Energieeffizienz muss nun die Leistung eines IG bestimmt werden. Mein erster Gedanke das über Raum-, IG Auslasstemperatur und den Luftvolumenstrom bei den verschiedenen Lüfterstufen zu bestimmen ging leider nicht, da meine Anlage keinen IG Ausslasstemperaturfühler hat.

Jetzt war mein Gedanke das sich die Pulserate des Expansionsventils vermutlich in Kältemittelvolumen umrechnen lässt. Die Leistung eines IG ergibt sich dann aus der latenten Wärme / Ein- und Auslasstemperatur des Kältemittels.

Die Frage ist dabei jetzt ob dieser Ansatz so logisch ist und ob jemand eine Idee hat wie man von der Pulserate auf den Volumenstrom kommt

Malte

1 „Gefällt mir“

Aber du hast doch Temperaturfühler am Wärmetauscher. Der steht in einem recht guten Zusammenhang zur Ausblastemperatur. Ich denke, mit einer kleinen Korrekturtabelle je nach Lüfterstufe und Temperaturdifferenz zur Innentemperatur kann man daraus was basteln.

Danke Win

Das hat mich veranlasst über die Korrekturtabelle nachzudenken. Dazu müsste ich ja die Ausblastemperator messen. Dann ist mir eingefallen das die Platine ja einen zusätzlichen Temperaturfühler hat. Kleines Loch gebohrt und jetzt habe ich diesen Wert. Kann ich mir das mit den Tabellen auch erst mal sparen.

Kannst du das genauer beschreiben? Welche Platine meinst du?

Klar. Ich verwende diese Platine: MHI-AC-Ctrl/Hardware.md at master · absalom-muc/MHI-AC-Ctrl · GitHub

Bei Interesse: Habe noch 2 Stück über. Mindestabnahme waren 5. Die sind bis auf den ESP8266 und den JST Stecker bestückt.

Ich habe jetzt eine Leistungsanzeige für ein IG das ich erstmal soweit für korrekt halte. Es war nötig einmal eine Offsetkorrektur der Temperaturen zu machen. (also Anlage aus und lange warten). Morgen mal noch nach den anderen IG sehen und schauen ob ich den Shelly in die Leitung klemmen kann.

Interessant, hab gerade gesehen, dass ich das Projekt schon hier verlinkt hatte:

Ja, gute Lösung, wenn die Platine noch einen Temperatursensor einbinden kann.

Im Grunde geht es. Auf die konkreten Werte kann man im Moment noch nicht schauen. Die Temperaturfühler müssen sich noch kalibrieren. Dazu muss die Anlage aber aus sein und dazu ist es heute zu warm.

Netzdienlichkeitsschnittstelle ist damit übrigens auch gegeben. Ich lese mir jetzt mal die BEG EM Anforderungen durch :slight_smile:

Coole Sache. Was du beim Kühlen beachten musst: Bei feuchter Luft geht viel Energie in die Entfeuchtung. Die könnte sozusagen effizient laufen, aber die Arbeit liegt dann viel in der Entfeuchtung. Für die Bewertung ist das wichtig, weil es einen Unterschied macht, ob die Anlage selber ineffizient läuft oder ob es an der Luftfeuchte hängt.

@MalteS

Wie läuft die Platine bei dir?

Ich bin auch gerade dabei meine Innenheit um die WLAN Funktion mit dem AC-MHI-CTRL Projekt zu erweitern.

Allerdings habe ich noch einen sehr interessanten Fork von dem Projekt gefunden:

Besonders das Thema mit dem Temperaturfühler und der einstellbaren Hysteres hören sich interessant an.

@photovoltmike

Ich weiß nicht. Finde das Projekt komisch beschrieben. Er hat nicht die Zeit die Änderungen zu dokumentieren aber macht gleichzeitig eine FAQ?

Zur Hysterese: So vom Grundsatz her würde ich immer versuchen so wenig wie möglich in den ESPs zu machen. Die lassen sich nämlich nur nach Demontage der IG updaten. Ich halte einen Ansatz wo die die Daten einfach ausgeben um sie dann extern zu verarbeiten für flexibler. Da kann man auch eine Hysterese einbauen

Die Platine bei mir?

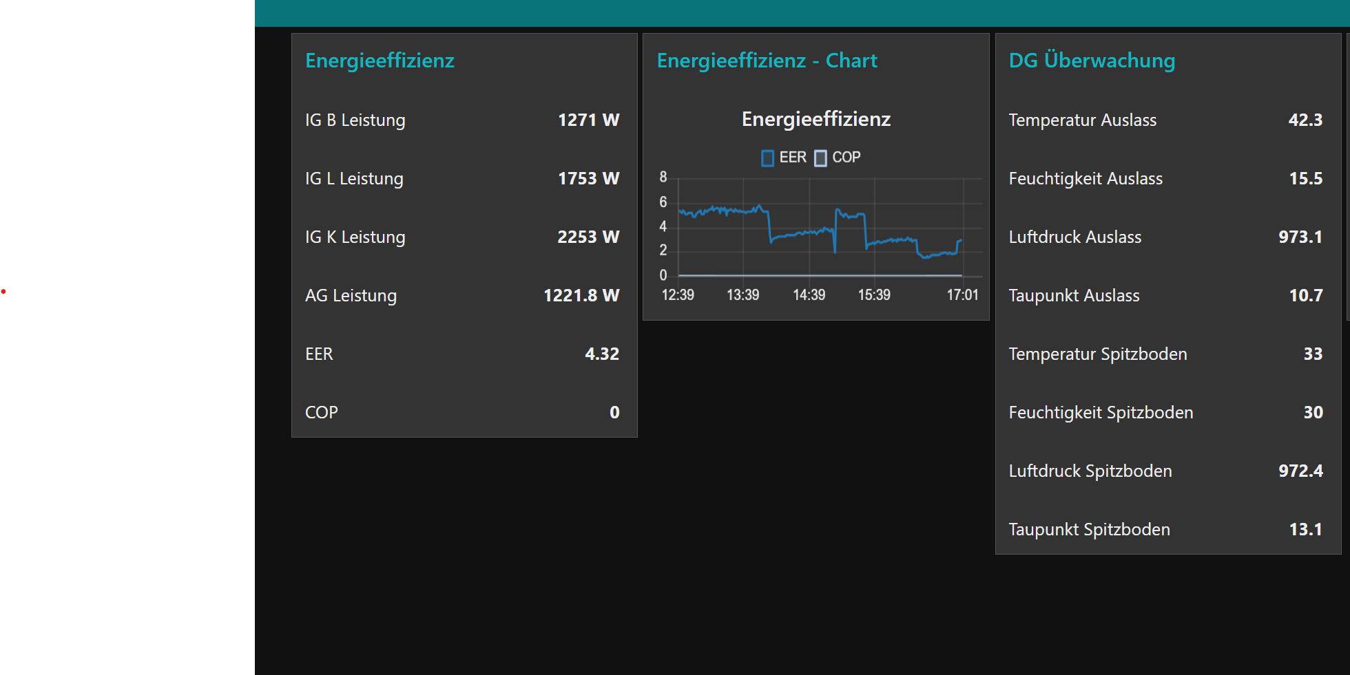
Soweit läuft das alles hier. Die Klimaanzeige (EER) ist mittlerweile soweit ganz gut getestet. Heizen noch nicht so, war ja zu warm. Das habe ich jetzt gerade mal versucht und noch einen Bug gefixed

Schaut jetzt so aus. Ich glaube mir ist jetzt auch klar wie ich das bei der Bafa einreichen müsste. Aber ob das auch klappt muss man sehen.

Ein Temperatur Sensor wird nicht reichen, Ränder, außer das System wird ausgemessen und der Wert dann angepasst.

Die Luft Fördermenge stimmt ebenfalls eher nicht mit den angegebenen Werten überein und müsste ebenfalls korrigiert werden.

Ich beobachte zwar die Gas Temperatur am Zulauf beim Innengeät, hat aber rein informellen (cop) Wert, und wie weit ich von 60 Grad entfernt bin.

Gibt es schon Erfahrungen zu der seitens Sklima Effiziensanzeige in der Comptrol Cloud? Kann man den werten vertrauen?; soll ja mit der Bafa angestimmt worden sein.

Ich habe jetzt nach dem ersten Heizeinsatz COP 7,5 stehen, das war bei ca 10Grad außen...kommt das so hin etwa hin?

Hatte ähnliche werte bei 14

Also ich habe den Nachweis für meinen (in 12/23) gestellten BEG EM Antrag vor 2 Wochen eingereicht. Gerade kam der Festsetzungsbescheid. Ich bekomme die Anlage mit 25% gefördert.

Es ist also möglich eine Netzdienlichkeitsschnittstelle und Energieeffizenzanzeige selbst zu bauen. In meinem Fall habe ich die Lösung entwickelt, getestet und sauber dokumentiert. Damit bin ich dann zu meinem Fachbetrieb gegangen und habe mir die Eigenleistung bestätigen lassen. Außerdem hatte ich die Fachunternehmererklärung und das Energielabel vorbereitet so das von der Seite des Betriebs da nicht groß was zu tun war. Überrascht war ich trotzdem das das BAFA nicht noch einmal irgendwie nachgefragt hat.

Gekostet hat das jetzt glaub unter 100€. Plus meine Arbeitszeit. Aber ist ja Hobby :slight_smile: Wenn man das möchte kann sich eine BAFA Förderung also durchaus lohnen.

1 „Gefällt mir“

Wie hast du die Netzdienlichkeitsschnittsttelle denn gebastelt? Also das Funktionsprinzip.

Hätte ich nicht für möglich gehalten, dass die was Selbstgebautes akzeptieren. Wenn das so ist, wäre das eine optimale Basis für ein sehr lohnenswertes Opensource-Projekt.

Im Prinzip ist die gleich doppelt ausgeführt:

  • Als Energiemesser verwende ich einen Shelly 1PM. Der geht bei der 4kw Anlage gerade noch so. Der besitzt einen Schalter der über MQTT gesteuert werden kann. Damit ist ein Lastabwurf der Anlage realisiert. Dieser kann über den Schaltkontakt des Shellys und/oder über den Hausautomatisierungsserver gesteuert werden.
  • Die von mir verwendeten WLAN Module in den Innengeräten erlauben die Fernabschaltung über MQTT und damit den Hausautomatisieungsserver
Das sind beides Schnittstellen zur Netzdienlichkeit. War aber schon fast ein Nebeneffekt um die Energieeffizienzanzeige zu realisieren (was schwieriger war)

Ich habe mir dazu übrigens die technischen Anforderungen für die BEG EM Förderung genau angesehen. Das Dokument definiert nicht wie genau diese Schnittstellen ausgeführt sein müssen und erwähnt lediglich beispielhaft SG Ready oder VHP Ready.

In meinem konkreten Fall bin ich im Begriff über das geforderte hinaus zu gehen - Ich habe schon eine Weile einen variablen Stromtarif (d.h. der Strompreis ändert sich jede Stunde) und bin jetzt im Begriff die Anlage in den teuren Stunden zu deaktivieren. Das ist ein (in erster Näherung) netzdienliches Verhalten. Die hohen Strompreise diese Woche haben die Priorität des ganzen jetzt nochmal deutlich nach oben getrieben.

Damit wird die Anlage netzdienlich anstatt nur bereit dafür zu sein.

Ist das richtig, dass du zwar für die Förderung eine solche Möglichkeit zur Abschaltung einbauen musst, dass aber in deinem Fall nie abgeschaltet würde, weil du unter den 4,2kW bleibst, wo ja nach Gesetz nie abgeschaltet wird?

Im Prinzip bräuchtest du die Anlage ja auch gar nicht abschalten, sondern einfach nur etwas drosseln. Viele Anlagen haben ja so eine Möglichkeit, ob nun über ECO, Silent oder Bedarfssteuerung. Denn Komplett-Abschaltung für mehrere Stunden wäre ja bei einer Heizung keine gute Idee, was Komfort angeht.

"Vollständige Abschaltungen der steuerbaren Verbrauchseinrichtungen sind nicht mehr zulässig."

aus: Bundesnetzagentur - 14a

Ist glaube ich kein Gesetz. Das ist eine Regulierung der Bundesnetzagentur die sagt wie Stromverträge mit Verbraucherabschaltung umgesetzt werden müssen. Wenn ich also einen Stromanbieter mit einem Vertrag hätte bei dem der Stromanbieter meine Verbraucher steuert wurde das greifen. Habe ich aber nicht.

Für die Förderung nach BEG EM braucht es diese Schnittstelle. BEG EM fordert nicht sie zu nutzen.

Die Regelung der Bundesnetzagentur ist dabei egal. Das greift alles erst mit entsprechenden Stromverträgen. Ich liege aber mit meinem Modell gerade so bei knapp über 25.5ct / kWh (incl. aller Nebenkosten). Da muss dann ein anderer Vertrag erst mal drunter kommen

Muss ich sehen. Ist aber eine Option ja. Natürlich lässt sich auch die Leistung der Innengeräte über die mqtt/Hausautomatisierung steuern

1 „Gefällt mir“

Das wäre aber seitens der Netzbetreiber gemeint. Wenn man selber voll abschaltet, wäre das eine Übererfüllung der Vorgaben und damit ok.