Daikin ATXD Abtauproblematik

Da muss man schon Daten mit gliechen Bedingungen nehmen. Hier ist ein Beispiel:

T_Heißgas, also direkt am Verdichter, liegt so um die 40°-50° während des Abtauens.
T_Sauggas (Sensor am Verdampferende) bei etwa 30°

Der Heißgassensor ist direkt am Verdichter verbaut, der anfangs sehr heiß ist.
Überhitztes Kältemittel kühlt auch schnell ab.

1 „Gefällt mir“

Danke. Es bleiben aber trotzdem 20K auf der Strecke. Aber ja, die Energie steckt in der Kondensation, weniger in der Temperatur.

Ich überlege trotzdem, ob ich im Sommer etwas mit Isolierung (für mein Problem, siehe anderer thread) retten kann.

Was bezeichnet ihr als Verdampfer? Also so, wie real beim Abtauen oder im Kühlbetrieb? Oder so, wie im Heizbetrieb?

Also beim Abtauen wäre der Wärmetauscher am AG ja der Verflüssiger.

Ja, das Problem besteht immer bei den Geräten. Ich glaube, wir sind bei Verdampfer beim Außengerät, auch wenn es beim Abtauen andersherum ist.

In anderen Dokus heißt es sinnvollerweise indoor oder outdoor heat exchanger, egal, was dort gerade stattfindet.

1 „Gefällt mir“

Ich habe mehrere ATXD und Perfera (alle 2023 Modelle), wobei das das Hauptproblem bezüglich unnötigen Abtauens bei einer Perfera (Hauptlast) lag. Ich hatte einiges seit 2 Jahren ausprobiert (geschützter Aufbau Außen auch mit Mesh, an den Automatiken gedreht etc.) Nun habe ich das Thermostat wie beschrieben im laufenden Betrieb versetzt und direkt mit einer Kamera alles eine Woche beobachtet: ich kann es kaum glauben, aber sie taut bisher nur ab wenn sie wirklich vereist ist. Von zuvor etwa 10+ täglichen (im 44min Takt) fast immer unnötigen Abtauvorgängen (völlig eisfrei) ist sie auf etwa 3 nötigen runter, die Familie ist glücklich:). Mal sehen wie es sich in den nächsten Wochen entwickelt. Bisher taut sie auch komplett ab.

3 „Gefällt mir“

Welcher Thermistor muss letztendlich versetzt werden? Der mit der Kennzeichnung „c“ oder der mit der Kennzeichnung „o“?

Ich war der Meinung, dass es „c“ sei, aber jetzt glaube ich, dass es tatsächlich das Abflussrohr „o“ ist.

C versetzen

O ist Heissgas.

Was muss bei der ATXD35A demontiert werden, damit man an den Sensor drankommt? Habe noch nicht geschaut aber der Umbau wäre für mich auch interessant, mir stinkt das Verhalten der Anlage schon lange…

Auf diesem Bild ist der Thermistor „c“ jedoch noch vorhanden. Woher stammt also der mit Folie abgedeckte Thermistor?:sweat_smile:

@j3njak0, könntest du uns erklären, was wir hier sehen?

Das Bild ist glaube ich etwas irreführend :sweat_smile:

Der originale Thermistor ist in der unteren Kupferhülse. Der auf dem Bild ist jedoch nicht der originale sondern ein Temperaturfühler von Shelly.

Den originalen habe ich in den oberen Teil des Wärmetauschers gesetzt und noch zusätzlich mit Alu Klebeband umwickelt, in der Hoffnung dass so die Wärmeübertragung genau so gut ist wie in der originalen Kupferhülse.

Ich habe jedoch den Temperatursensor jetzt wieder in den unteren Bereich des Wärmetauschers versetzt, denn bei niedriger Leistungsaufnahme vereist der Wärmetauscher fast nur im unteren Bereich und der Temperaturfühler weiter oben bekommt davon nichts mit.

Dadurch kam es jetzt schon zweimal vor, dass der Abtauvorgang nicht ganz gereicht hat um das komplette Eis zu schmelzen (Ca. 5cm von unten war noch Eis vorhanden)

So wie auf dem Bild habe ich den Temperatursensor aktuell platziert. Unten sieht man jetzt auch die leere Kupferhülse. Habe auch noch zusätzlich etwas Isolierung um den Sensor gewickelt um die Wärmeübertragung so gut wie es geht zu erreichen. Das ist aber glaube ich nicht unbedingt nötig :sweat_smile:

1 „Gefällt mir“

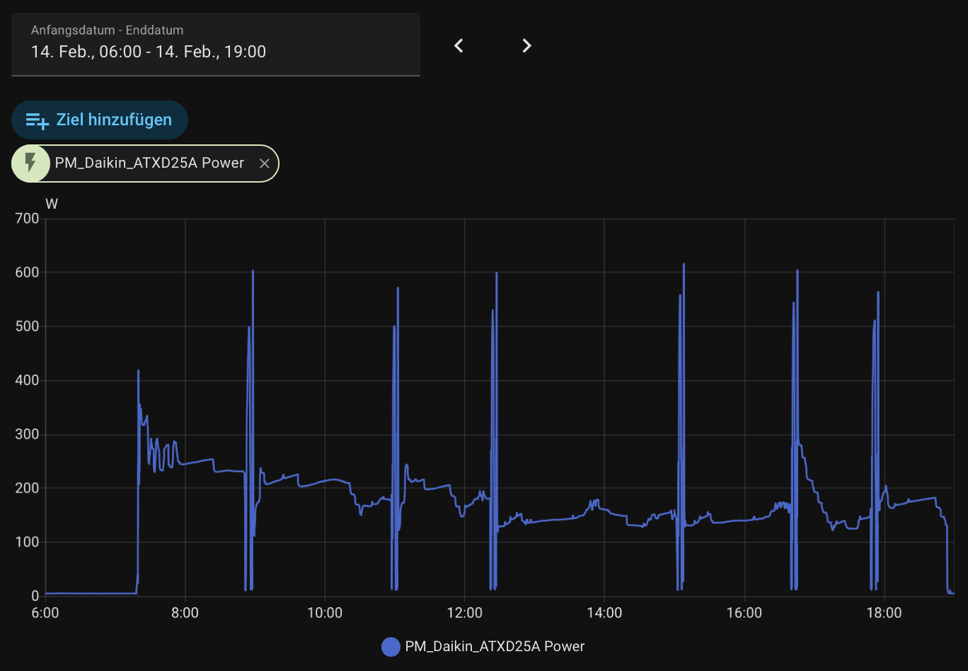
Ich muss hier auch mal von meinen etwas kuriosen Abtauvorgängen berichten, welche ich zwischendurch an meiner daikin stylish immer mal wieder feststellen muss. So auch heute Abend: draußen sind es ca. 5-6 Grad. Jetzt gerade gab es den zweiten absolut unnötigen Abtauvorgang. Beim ersten und beim zweiten war absolut null Vereisung am Außengerät zu erkennen. Die Anlage läuft, wie immer bei den Temperaturen, bei 45% (Bedarfssteuerung)… Teilweise ist das Verhalten des Gerätes für mich nicht nachvollziehbar :frowning: ein bisschen nervt es…

Das hat einfach sehr stark mit der Luftfeuchtigkeit zu tun. Bei trockener Luft am 12. hat die ATXD bei uns gar nicht abgetaut. Heute bei sehr hoher Feuchtigkeit oft.


Meine stylish taut typischerweise bei Temperaturen um null Grad und genug Feuchtigkeit in der Luft ab. Ist es wärmer als 3 Grad, taut sie eigentlich nie ab - egal welche Luftfeuchtigkeit ist. Deswegen fallen die von mir beschriebenen Abtauvorgänge am heutigen Abend sofort auf…

es geht ja nicht um das Abtauen an sich, sondern um unnötige / unberechtigte Abtauungen bei teilweise komplett eisfreiem Verdampfer.

Man muss das deutlich unterscheiden.

Dass die Abtauhäufigkeit mit der feuchten Luft zusammenhängt, steht hier ausnahmsweise mal nicht zur Diskussion.

nur –> nie?

und ja, bei 5-6° und der geringen Leistung von 45% BS vereist der Verdampfer sicher nicht mehr und es besteht kein Bedarf zum Abtauen.

1 „Gefällt mir“

Sorry, natürlich war “nie” gemeint.

Genau das selbe Verhalten hatte meine ATXD35A gestern auch 2x, d.h. sie hat bei einer angezeigten Außentemperatur (laut Faikin) abgetaut, bei der sie das normalerweise nie macht, es wurden 3,5-4°C angezeigt.
Aber die Abtauvorgänge waren sehr kurz.
Keine Ahnung, woher das kommt. Es war recht windig und hohe Luftfeuchtigkeit.

Kann jemand nochmal ein Foto posten wie der Umbau aussehen soll und wo sich der Sensor im serienzustand befindet?

Hast du Kontakt zu Daikin?

Software?

Nein.