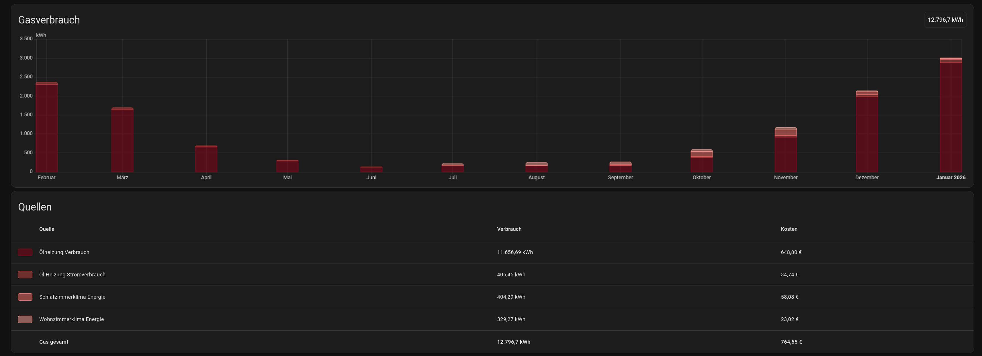
Verbrauchsdaten Win

Das kann man sich natürlich so schönrechnen. Ich bezweifle daran aber 2 Dinge.
Zum Einen kann man mit einer Gasheizung genauso gut Befarfsheizen, zumindest bei mir kein Problem. Vorlauf auf 80°C und mein ganzes Haus ist binnen Minuten auf T-Shirttemperatur, ganz ohne Lüfter.
Zum Anderen, wenn man mit den Klimas bedarfsweise jeden Morgen hochheizt, ist man beim COP auch nahe 1:1, sofern es wirklich flott gehen soll.
Klar spart es insgesamt, besonders wenn man dann noch Räume komplett kalt lässt, aber man ist dann sicher weit weg vom Komfort aus vergangenen Gastagen.
Das ganze soll keine Kritik an Wins Heizverhalten sein, aber es muss schon immer die Relation mit benannt werden um keine falschen Erwartungen zu wecken.

Ja, man wird sparen, über die gesamte Heizperiode sogar deutlich. Nicht nur wegen COP, sondern auch weil man zum Sparen motiviert wird. Es geht aber beim Heizen nicht unbedingt für jeden um Sparrekorde, sondern bei der Mehrheit soll sicher auch ein gewisser Komfort erhalten bleiben. Von daher, 1:10 wird sicher nur eine sehr kleine Minderheit auch nur annähernd schaffen.

Sehr interessant!

Ganz so schön habe ich es noch nicht aufbereitet und ich muss die Heizperiode noch komplett erfassen.

Haus: BJ 1970, Holzständer, Dach 2022 erneuert mit KfW70 und PV. Wohnbereich ca. 136qm.
Beheizt davon ca. 100qm. Ein 2-Stock Wohnzimmer mit 3 Außenwänden und riesiger Fensterfront über 2 Stock und alter Schiebtür 2-Fach verglast.
Meine Ölheizung hat einen relativ hohen Wirkungsgrad, Ablufttemperatur liegt 49°C, aber die Isolation der Leitungen im Haus ist nicht optimal.

Verbrauchsdaten der Ölheizung (11/17kW):
Vor 2002 ~4500l/Jahr …
2017-2020 2500l/Jahr
2020-2023 2100l/Jahr
2023 und 2024 1500l/Jahr
Prognose für die Heizperiode 2025/26: <1400l (über Splitklima (3,5kW Kältebringer und Mitusbishi MSZ-RZ35 mit Hyper Heating) Bedarfszuheizung)
Von 2017 bis 2023 hat die Anzahl der Personen im Haus abgenommen. Von 23 auf 24 wurde das Heizen des Kellers quasi auf 0 reduziert.

Ich habe es gerne etwas wärmer, also 22-24°C.
Folgende Grafik sieht etwas wild aus, aber man kann durchaus einen Trend erkennen.
Grün-Gelb mit Punkten ist der Primärenergiebedarf in kWh pro Grad Delta zur Außentemperatur.
Gemessen wird mit mehreren Sensoren im Haus und ein Mittelwert gebildet.
Gelb-Blau mit Punkten ist die Deltatemperatur.
Blau gestrichelt die Außentemperatur.

Man sieht, dass bis 4.11. der Wert deutlich besser war dank der Klimas. Aber natürlich weil nur die Primärenergie, nicht die Heizenergie betrachtet wird, den COP kann ich ja nicht für jeden Betriebszustand sauber ermitteln (noch!).

Hier das ganze nochmal bezogen auf Euro in Heizkosten, was auch den PV-Strom mit dem entsprechenden Preis berücksichtigt (7,5 bis 30 Cent je nach Verfügbarer PV-Energie). Bei Energie aus dem Speicher sind es z.b. fast 10 Cent auf Grund der Verluste.

Mit Klima und Heizung auf Standby/Frostschutz (ganz aus geht wegen Warmwasser nicht):
~0,29€ pro grad Delta an Heizkosten
Später ohne Klima dann ca. 0,55€ pro Grad Delta.
Das ist durchaus ein Unterschied (von 5 zu fast 10€/Tag).
Sobald die Nebelflaute hier vorbei ist werden die Klimas auch wieder mit Heizen, aktuell is macht es leider keinen Sinn. Ich nutze sie maximal zum punktuellen Zuheizen.

Wenn das Öl im Tank leer ist (ich kaufe nicht mehr nach) kommt vermutlich noch eine Wärmepumpe als zentrale Heizung mit Brauchwasser her.
Aktuell eine reine Brauchwasserwärmepumpe nachzurüsten, macht leider finanziell wenig Sinn. Ich zahle für Warmwasser aktuell <200€/Jahr (~12-15l/Monat). BWWP wäre ich bi 1500€+ Anschaffungskosten und trotzdem noch 80€/Jahr Betriebskosten für Strom (entgangene Vergütung und Beschaffung im Winter).

1 „Gefällt mir“

Nunja, er gibt ja nur sein Heizsystem wider. Er schreibt nicht, dass das generell so ist.

Für ihn ist die Gasheizung mit den Radiatoren zu träge.

1 „Gefällt mir“

Magst Du für Deinen schönen Beitrag hier nicht trotzdem schon nen eigenen Faden machen?

Dann aber wenn die Heizperiode durch ist. Ich denke das kommt der Klima-PV-Kombination dann noch etwas zugute!

Einfach in seinen Einführungsbeitrag reinschaun? Wo er die typischen Temperaturen und sein Heizverhalten detailiert beschreibt und selber dieses Fazit zieht:

Um wie spekuliert mit einer Splitklima nahe an COP 1 ranzukommen, muß man sich denke ich schon richtig blöd anstellen und draußen -15 Grad haben, was ja eher die Ausnahme ist und in der Jahresbilanz keine Rolle spielt.

Wir wohnen in einer Erdgeschosswohnung mit ca. 107 m² Wohnfläche.

Der Wohn-, Ess-, Küchen- und Flurbereich ist komplett offen gestaltet.

Im hinteren Bereich befinden sich zwei Schlafzimmer sowie ein Badezimmer.

Der offene Wohnbereich wird überwiegend mit der Dimstal beheizt.

Der Kamin wurde nur zeitweise unterstützend genutzt, insbesondere zu Beginn der Heizperiode (siehe Verbrauchszahlen).

Die übrigen Räume werden über eine Haier mit insgesamt drei Inneneinheiten beheizt.

Zu Beginn haben wir für kurze Zeit zusätzlich mit Holz geheizt, anschließend etwa zwei Wochen durchgeheizt. Danach erfolgte die Beheizung überwiegend im Bedarfsbetrieb.

Wohlfühltemp. 22 grad

Die dargestellten Verbrauchswerte stellen somit realistische Alltagswerte dar und kein Dauer- oder Extremheizen.

Zur Bausubstanz:

  • Dreifach verglaste Fenster

  • Baujahr 1969

  • Deckendämmung ca. 10 cm

  • Voll unterkellert, Heizraum und Hobbyraum beheizt, was sich positiv auf die Temperatursituation im Erdgeschoss auswirkt

Die Verbräuche sind den Bildern zu entnehmen.

Falls es dich lieber Win stört, kannst du es gerne löschen aber ich glaub nicht, dass ich einen eigenen Faden brauche. Ich weiß nicht ob ich das so regelmäßig dokumentieren kann. Ich hab’s diesmal sogar tageweise gemacht.

Meine 3,5 kw splitklimaanlage im wohnbereich EG hat im januar 268 kwh benötigt. Dazu wurde jeden tag der holzofen gefeuert. Es gibt eine offene treppe, der flur im OG wird mitgeheizt. Zimmertemperatur durchgehend 22 bis 23 grad. Viel günstiger als heizöl ist das nicht. Wer es im winter warm haben will, muss das bezahlen. Oder wie zugvögel in wärmeren gegenden unterkommen.

Hintergrund bei dem Vergleichstest Splitklima zu Gas ist bei uns immer: Wie müssen wir möglichst sparsam heizen, um uns hinreichend wohl zu fühlen. Es geht nicht darum: "Wie müssen wir mit beiden Heizsystemen möglichst identisch heizen, um gleiche Temperaturen überall zu erreichen." Das würde auch schlichtweg nicht gehen.

Ich war bisher auch der Meinung, die Vorlauftemperatur bei der Gasheizung möglichst niedrig zu halten, um sparsam zu sein. Die ist bei 0 Grad etwa bei 50 Grad. Die brauchen wir, sonst dauert es zu lange, bis es wieder hinreichend warm wird.

Mal auf 80 Grad hochzugehen, könnte man durchaus mal antesten. Damit würde man tatsächlich deutlich besser bedarfsweise heizen können. Ich erwarte aber auch sehr viel mehr Wärmeverluste. Denn die Heizungsrohre liegen ungedämmt in den Wänden und auch die Dämmung im Keller ist nicht mehr so ganz optimal. Das hat schon bei 50 Grad Vorlauf zur Folge, dass es im Keller statt 8 Grad dann 12 Grad sind. Das ist dann alles ungenutzte Wärme und damit Verluste.

Der Faktor von 1:10 hat nur zum Teil mit dem COP zu tun. Der COP liegt im Winter bei 0 Grad eher so im Bereich 3-4. Was hier alles noch mit reinspielt:

  • Heizungsrohre heizen Bereiche, die wir mit Split-Klima nicht heizen
  • Gasheizung relativ alt (28 Jahre), zwar schon Niedertemperatur, aber noch keine Brennwert. Die taktet auch wie verrückt, weil nur 2 Heizstufen 8kW / 16kW und wir eigentlich oft nur so um 3-4 kW Wärmebedarf haben. Es gibt auch keinen Pufferspeicher und wenn nur 2-3 Heizkörper offen sind, zirkuliert nicht viel Wasser, also taktet die Heizung häufig. Wirkungsgrad liegt aber nach den ermittelten Werten immerhin noch etwa im Bereich 70-80%.
  • anderes Heizverhalten, wie oben schon geschrieben wurde. 3 Räume durften nicht unter 16 Grad auskühlen, weil man sie sonst nicht wieder schnell genug warm bekommt. Wenn wir mit Split-Klima heizen, kühlen die auch mal auf 12 Grad ab.

Und generell gilt natürlich: Wir fahren hier einen Heizstandard, mit dem sich viele nicht wohlfühlen würden, daher die niedrigen Verbräuche. Oft ist es im Wohnzimmer nur 17,5-18 Grad.

Insofern hast du völlig recht: Es wäre verkehrt, sich an solchen Werten zu orientieren. Man sollte es ähnlich sehen, wie beim Auto: Spritsparexperten schaffen es, mit 4,5 l/100km hinzukommen, sparsame Fahrer schaffen 6 l und die meisten in der Bevölkerung brauchen 8 l.

1 „Gefällt mir“

Das hatte ich bei der schwerkraftzirkulation vom warmwasser. Der verlust auf den leitungen (die wand wird geheizt) ist sehr viel höher als man erwarten würde. Wenn die leitungen in den innenwänden verlaufen kann man argumentieren, dass dies einer wandheizung gleich kommt, die energie nicht verloren ist.
Wer home assistant hat, kann mit esp8266 und temperatursensoren alles visualisieren. Überall die temperaturen messen. Unten im heizungskeller die leitungen vor- und rücklauf. Und an den heizungsverteilern in jedem stockwerk. Man würde zumindest den temperaturunterschied sehen. Ich hab meinen brauchwasserspeicher voll verkabelt. Interessante sache die wenig kostet.

1 „Gefällt mir“

Ja, in einigen Bereichen sinds zu bestimmten Tageszeiten keine Verluste. Aber es wird eben auch eine Menge permanent beheizt, wo man bei Split-Klima einfach abschaltet und dann wirklich absolut keine Energie mehr verbraucht wird.

Es schlägt sich natürlich auch nicht alles als Verbrauch nieder. Wenn ein Raum nachts eh auf 16 Grad gehalten werden muss, dann helfen die Rohre eben mit und der Heizkörper macht dann weniger. Aber ein Treppenflur, der durch die Gasheizung permanent 2 Grad wärmer ist, hat eben auch deutlich mehr Verluste gegenüber Split-Klima, wo die Temperatur dann absinkt.

Man könnte ganz allgemein sagen: Das Temperaturniveau im Haus steigt mit Gasheizung bei uns etwas an. Nicht in den genutzten Räumen, aber in vielen Bereichen, die wir nicht heizen. Und das führt eben zu mehr Abfluss nach draußen. Daher kommen die höheren Verluste bei Gasheizung.

Ich bin mir auch sicher, dass man bestimmt 20-30% Einsparung herausholen könnte durch eine moderne Gasheizung und Optimierung des ganzen Systems. Aber das kommt bei uns nicht mehr in Frage. Die läuft noch, so lange sie läuft und fungiert als Backupsystem. Geht sie kaputt, war es das. Vielleicht bauen wir uns dann noch eine Elektrotherme als Backup ein. Vielleicht reicht uns auch einfach ein paar Heizlüfter.

Der jährliche Energiebedarf liegt ja mit der Heizstrategie bei Split-Klima bei uns nur etwa bei 4000 kWh Wärme. Würden wir die mal ein Jahr mit Heizlüfter zur Verfügung stellen, wären es auch nur 4000 * 0,25 Euro = 1000 Euro. Selbst das wäre noch völlig unproblematisch. Sind eher Kosten, die viele als ganz normal einstufen würden.

1 „Gefällt mir“

Das kann ich bestätigen. Man muss auch sagen, dass in unseren "alten" häusern keine gute dämmung der leitungen vorhanden ist. Energie sparen war damals kein thema. Da gabs auch autos mit verbrauch 15 liter auf 100 km.

1 „Gefällt mir“

Bei uns im Reihenhaus von 1967 sind die Steigleitungen wenn ich mich richtig errinnere nackt in einem Hohlraum in der Außenwand. Nach innen mit nem Drahtgeflecht mit Ziegel drauf als Putzträger verkleidet und dann zugeputzt. Ich hatte da seinerzeit vom Drempel aus Perlite reingekippt und die Außenwände gedämmt.

Februar war (bis zum 23.2) kalt und trotzdem sind wir recht gut vom Energieverbrauch durchgekommen. 121 kWh fürs Heizen mit Split-Klima. Küche Heizlüfter kommen im Februar nochmal 17kWh dazu. Gas nichts. Heizlüfter im Bad vielleicht auch noch 2kWh. Entfeuchter knapp 5kWh.

Insgesamt sind wir sehr zufrieden. Strom ist seit Januar auch billiger geworden, nur noch 24,9 ct/kWh.

Heizsaison 2024/25 lagen wir Ende Februar bei 562 kWh für die Split-Klimas. Jetzt liegen wir bei 505 kWh. Obwohl es deutlich kälter war.

Liegt vielleicht an ein paar kleinen Optimierungen: 2 neue Fenster, Eingangstür gedämmt, Klimaanlagensensor nochmal optimiert, so dass die Anlagen deutlich häufiger im effizienten Bereich arbeiten.

3 „Gefällt mir“

Bei mir war der februar auch schon sehr gut. Liegt auch an den hohen aussentemperaturen.


Zum einen musste nicht so viel geheizt werden, da es draussen nicht besonders kalt war. Dann ist der cop faktor bei plus graden auch schon. Abgetaut wird fast überhaupt nicht mehr. Ab 21 februar laufen die split klimas sehr gut, sind oft im leerlauf. Bester cop faktor. Jetzt im/ab märz kann man mit passabler PV Anlage und split klimaanlagen sehr gut die wohnung/Haus warm bekommen. Bei mir kippt das, ab märz bis november bin ich sozusagen autark. Mein haus ist fast 30 jahre alt und ohne zusätzliche wärmedämmung, rein mit split klimaanlagen, sehr gut zu heizen.

1 „Gefällt mir“

bei uns waren es 110 kWh im Februar, ebenfalls mit Split Klima :blush:

1 „Gefällt mir“

Sind wir ja richtige Verschwender mit unseren 205 kWh im Februar ... Mal schaun, ob wir im März nochmal heizen müssen, ist jetzt schon paar Tage komplett aus.

Und wir erst mit 450kWh. Das ist aber alles immer relativ. Wie man heizt. Ich muss, wenn wir hier alle sind und krank, eben anders heizen als wenn Kinder in der Schule, Frau arbeiten und ich außer Haus bin. Man wills ja warm haben so wie man es braucht. Wenn man das mit wenig Verbrauch hinbekommt, umso besser.

Ja, hängt von so vielen Dingen ab. Freund von mir braucht mit seiner LWWP immer etwa Faktor 10.