Ich möchte hier einmal meine Dashboards in Solaranzeige und dann für den ESP32-S3 und Home Assistant als Open Source Projekt vorstellen, Was ich damit mache meine Dashboards und wie ich was auslese Funkboje hat ja hier das ganze schon mal Vorgestellt, meine Solaranzeige beschränkt sich aber nicht nur auf maximal 6 Geräte. Hinzugekommen sind eben nun Home Assistant, und die ESP32 -S3 Boards.
Ich lese in Solaranzeige aktuell 18 Geräte aus, was einiges an anpassung erfordert aber durch aus gut realisierbar ist.
11 meiner Geräte werden per USB RS 485 FDTi Chip oder RS 232 FDTI Chip ausgelesen hier ist es wichtig, das man sich gute Ware kauft, ich verwende DSD Tech SH-14 USB to RS485 Sticks,die gibt es bei Amazon sind nicht Billig, aber sie funktionieren besitzen sogar eine LED das man auich Visuell sehen kann ob abgefragt wird oder nicht, und haben jeweils eine eigne ID Nummer was bei mehreren USb Zuweisungen dann wichtig wird.
, dann Zum Raspberry Pi selbst Ich verwende einen PI 4 mit 8 GB Ram und einer 64GB SSD dazu 2 USB HUBS ebenfalls von Amazon, wichtig ist hier das die HUB eine eigene Stromversorgung haben, denn alles über 3 Geräte packt der Pi von der eigenen Stromversorgung her nicht.
Was man noch erwähnen sollte nicht jedes gerät lässt sich gleich Schnell auslesen es gibt echte Schnarchnasen die bis zu 30 sekunden brauchen um Daten preis zugeben das sind nicht viele welche das sind findet ihr im Solaranzeigenforum.
ich lese aktuell 11 Geräte per USB aus und weitere 7 via IP Adresse dazu 2 Python skripte für die Wetterstation und die Wasserenthärtungsanlage via API.
Zum Grundlegenden Aufbau eigentlich ist die Solaranzeige nur für 6 geräte konzipiert also alle 59 Sekunden durchläuft die programierung die Abfrage, man kann das modifizieren die auslese Spannenn der einzelnen geräte verkürzen, meine Geräte liegen zwischen 1 und 3 Sekunden.
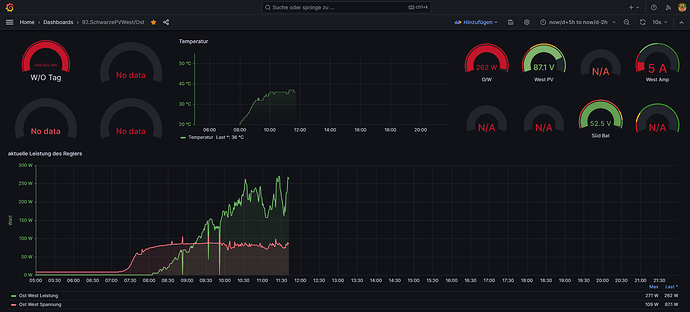
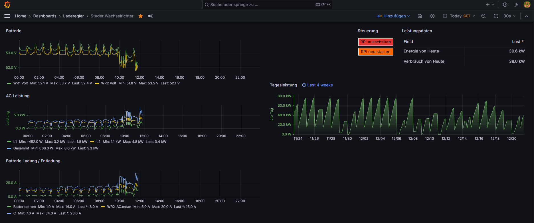
Was lese ich aus, 2x Ipandee Mppt Tracker ( esmart3)
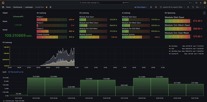
2 Kostal Wechselrichter 10,1
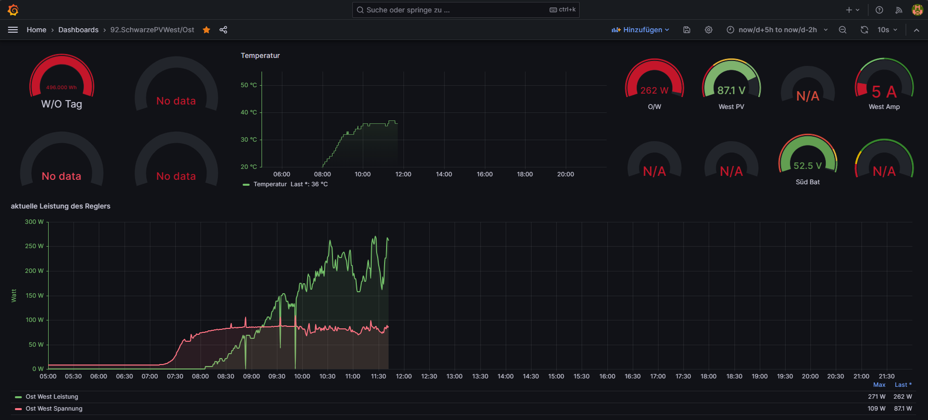
und einen 5,5 jeweils 3 Phasig, einen Deye 20K Hybrid WR
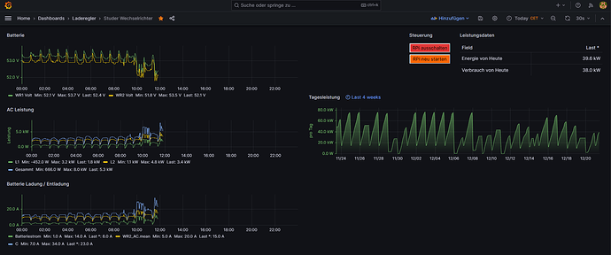
, 2 Studer batterie WR
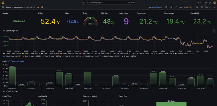
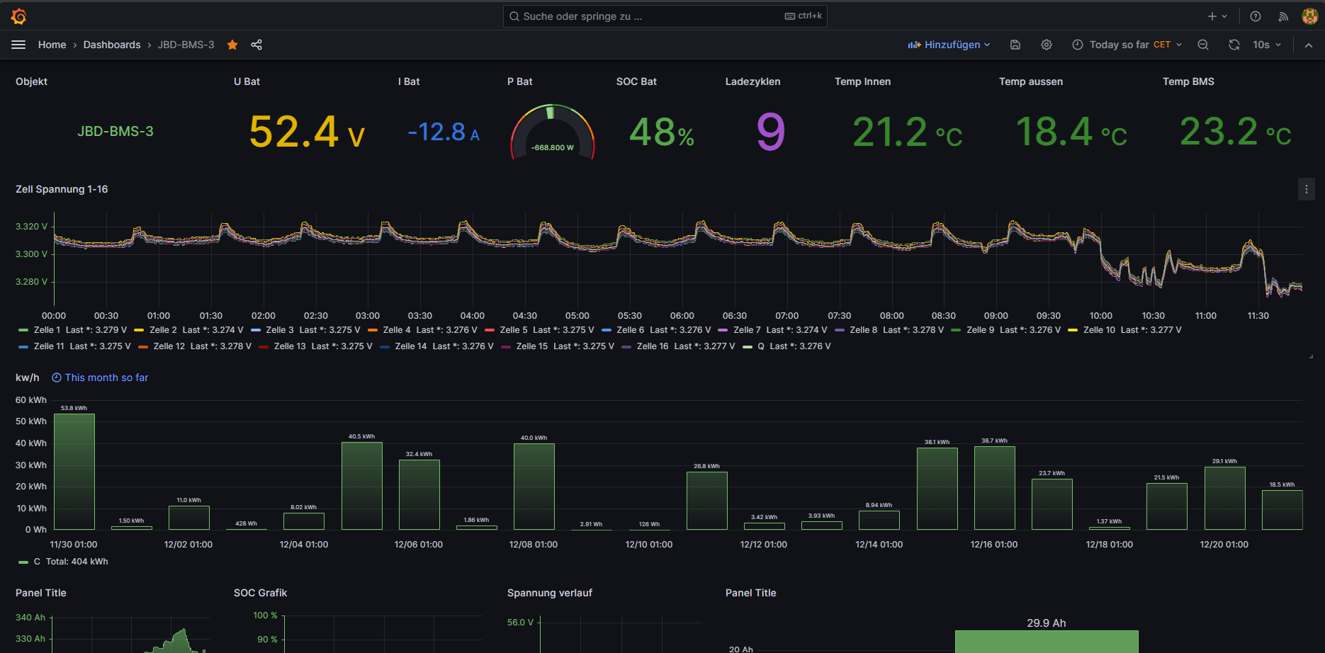
, 3x JBD BMS
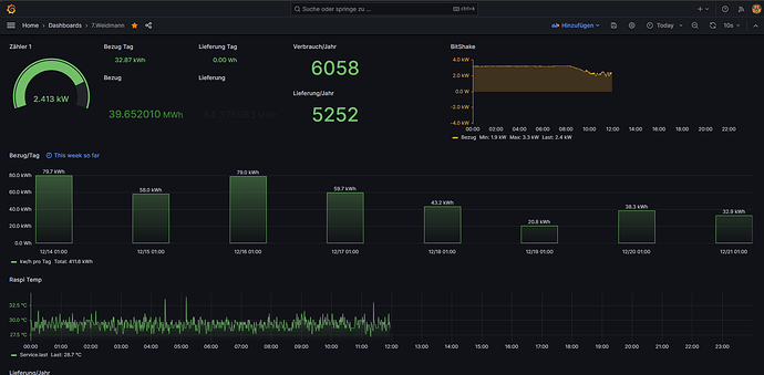
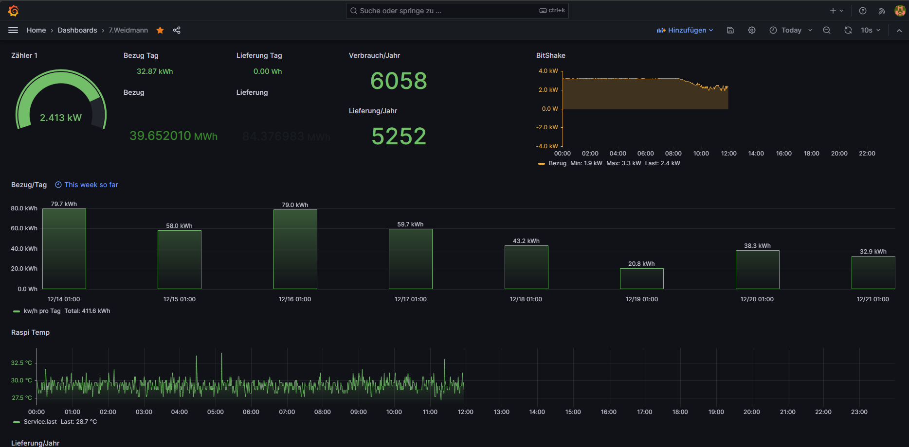
, 1x einen IR Lesekopf direkt am Zähler (Bitshake)
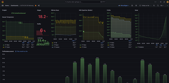
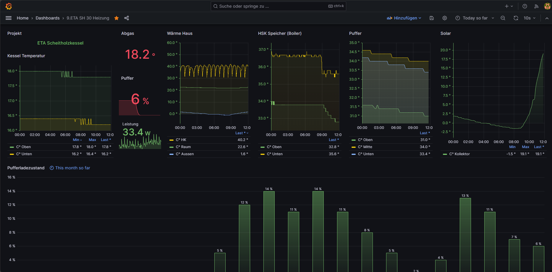
, eine ETA SH 30 Heizung
, eine Ferolli Wärmepumpe(Midea Clon)
, diverse shellys 1PM,2PM,3PM,4PM, und dann eben eine Ecowater Wasserenthärtungsanlage
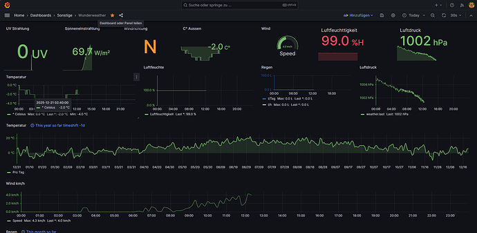
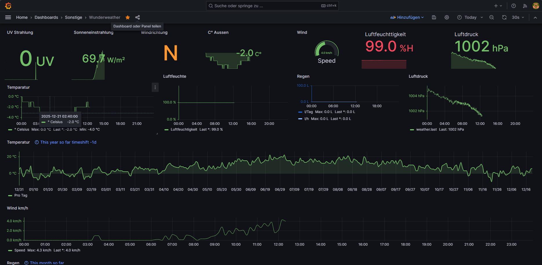
und eine DNT Wettersation.
Was mache ich noch mit der Solaranzeige und grafana da ich mein Komplettes haus mit 110 Shelly bestückt habe von Rolläden und 4 Garagentore hin bis zu allen lichtern und diversen Steckdosen teilweise mit Addons und Temperatur fühlern, kann ich diese mit grafana Schalten mir visualiesieren und auch den Status abfragen ob An Aus oder Auf und Zu
Das ganze funktioniert auch für meine Garagen
Ja die Farben sind etwas gewöhnungsbedürftig aber das ist den Umstand meiner Partnerin geschultet die diese Farben bessser wahrnehmen kann.
Was kann die Solaranzeige steuern man kann shellys auch Automatisieren aber ich nutze hier die Solaranzeige nur als Datenbank um die Werte die nicht minütlich abgefragt werden müssen zur Datenquelle geraade was die Wetterstation angeht .
Alles andere programiere ich mit Ki und scripten in die Shellys selbst rein das ist zwar vom pflegeaufwand etwas grösser aber auch reduntander weil wenn ein Shelly ausfällt nur diese eine Steuerung betroffen ist, Beispiel ich Steuere mein Aussenlich an der garage mein innen licht in der Garage mit dem garagentor zusammen die Licht shellys fragen den Rolltor shelly ab ob er eben auf oder zu fährt wie lange er offen ist und in welcher position er steht , dazu fragen die licht Shellys einen Rolladen Shelly am haus ab der von Sich aus mit der Sonnenaufgang Sonnenuntergang regelung arbeitet Rollo Auf tag Rollo zu nacht somit können die Lichtshellys sich selbst Steuern und schalten sich nur ein Wenn nacht ist und eben das Tor Auf oder zu fährt das garagen Licht leuchte 1 min länger bzw geht erst bei 50% Tor offen an und das Aussen Licht läuft 5 min länger das ganze kann man in den Skripts dann auch wunder bar für seine bedürfnisse einstellen.
json.zip (52,7 KB) Das wären die passenden Grafana Dashboards dazu aber achtung in manchen Dashboards werden mehrere Datenbanken abgefragt das ganze soll nur als Vorlage dienen.
Was ich noch erwähnen muss wenn man so viele geräte ausliest muss man zwangsläufig die USB Anschlüsse samt ID Coder der USB chips selbst terminieren also jedem Gerät fest zuweisen das hat den Vorteil dasmman auch mal einfach an und abstecken kann, macht man das nicht stüzt die Solaranzeige unweigerlich ab. Auch ist eine SSD echt von Vorteil ich nutze eine M2 SSD 64 GB deswegen weil die am günstigsten War eine 32GB würde auch reichen.
USB Hub VL817 USB3.1 HUB 1-Zu-7-Port-USB-Hub-Erweiterungsmodul bei Amazon Suchen

































