Ich habe den Verbrauch meiner Gastherme auch optimiert. Zum Objekt selbst kann man hier etwas lesen. Bis auf ein erstes Bad alles ältere Heizkörper.
Um die Heizung zu verstehen habe ich erstmal einen Optolink Adapter in einem 3D Druck Gehäuse mit der Heizung verbunden und einem Raspberry Pi verbunden:
Vcontrold liest die Daten aus und Vitocollect speichert die Daten dann in ein klassisches InfluxDB / Grafana Monitoring Setup:
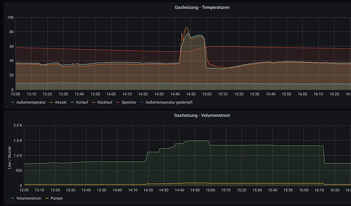
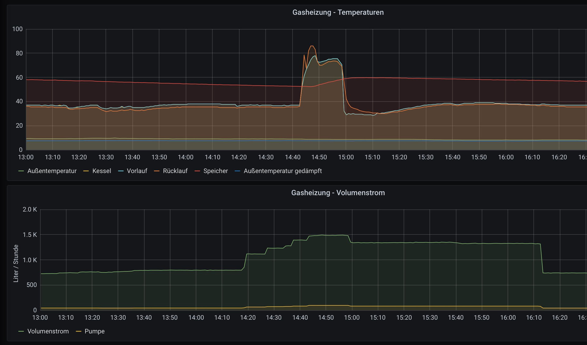
Netter Nebeneffekt war das ich so auch gleich den Volumenstrom messen kann, der wird bei Viessmann nämlich nicht mehr angezeigt. So konnte ich feststellen das 1500l / h ohne Rauschen funktionierten und meine Heizkörper daher auch mit einer Panasonic Monoblock Wärmepumpe laufen würden.
Danach habe ich alle Heizkörper im Haus voll aufgedreht und die Vorlauftemperatur immer weiter gesenkt, bis es in den ersten Räumen nicht mehr warm genug wurde (Bad und Wohnzimmer EG, über der ungedämmten Kellerdecke). Das dauert eine Weile, da man die Heizkurve ja bei unterschiedlichen Temperaturen verstehen und anpassen muss, macht aber Spaß.
Resultierende Heizkurve mit der ich aktuell fahre:
Resultierender Gasverbrauch:
In Summe konnte ich also:
- Gasverbrauch und Kosten durch eine niedrigere Vorlauftemperatur senken
- den Komfort erhöhen (keine Rumdreherei mehr an Thermostaten)
- Meine Heizlast je nach Temperatur besser verstehen um die Eigenbau Wärmepumpe richtig zu dimensionieren
- Den Volumenstrom meines Heizkreislauf messen
Im nächsten Schritt werde ich weiter senken in denen ich die Heizlast der Räume verringere die limitieren, also z.B. die Kellerdecke dämme, oder deren Heizkörper vergrößere.
Viele Grüße aus dem -18 Grad kalten Sauerland,
Daniel
Heutzutage gibt es auch einige weitere Software Projekte die die Daten von Viessmann Geräten einfach verfügbar machen und wahlweise auch in Home-Automation Systeme wie openHab & Co integrieren, zum Beispiel hier:
In der aktuellen ct ist weiterhin beschrieben wie man Heizungen von Bosch, Junkers und Buderus über das Protokoll EMS auswerten kan:



