GROWATT NOAH 2000 Erfahrungen?

Auf die Gefahr hin das es schonmal erklärt wurde

Meine beiden Noah sind online, kann auch alles einstellen.

Aber die Anlage ist laut App offline.

Auf der ersten Seite steht alles auf 0

Ich habe die Anlage neu eingerichtet, also alles von null an. Klappte problemlos. Anlage trotzdem offline.

Kennt sich einer damit aus oder kann mir das erklären?

@potato warte mal einen Tag. Der Server macht wohl immer wieder Probleme

Hi @radiv,

seit ihr mit eurem Entwicklung an der Stelle fertig geworden. Könntet ihr uns noch den cURL-Befehl mal zeigen, ich möchte es auch ausprobieren. DAs wäre die einfache Lösung und ein Skript in ioBroker zu erstellen evtl. die Zeitslots dynamisch zu setzen.

DAnkeschön & VG

@vasflipao mein Sohn ist an der Sache dran. Sagte aber dass erst dann etwas veröffentlicht wird, wenn es funktioniert. Berufsehre.

1 „Gefällt mir“

@liv-in-sky Moin ,moin, ja, dieses Tool geht auch über die Cloud, hat aber einen entscheidenden Vorteil. Es arbeitet mit MQTT, was bedeutet, dass du nicht eine Anfrage an die Cloud stellen musst, sondern dass der Noah per MQTT immer Daten sendet, wenn sich im Noah etwas ändert. Und wenn Du diese MQTT- Daten an deinen Broker mit diesem Tool sendest, dann aktualisieren sich diese Daten automatisch, sobald der Noah etwas sendet. Dass wiederum bedeutet, dass du an die Cloud keine Anfrage mehr stellen musst. Ich bekomme mit diesem Tool also immer neue Daten, wenn sich beim Noah etwas ändert. Das gilt auch für die Eingangsleistung am Noah.

Das Datenpaket des Noahs sieht folgendermaßen aus:

{
"output_w": 0, -> Ausgangsleistung
"solar_w": 32, -> Eingangsleistung Solar
"soc": 5, -> Prozent Batteriekapazität
"charge_w": 0, -> Ladeleistung
"discharge_w": 0, -> Entladeleistung
"battery_num": 1, -> Nummer der Batterie
"generation_total_kwh": 306.3,
"generation_today_kwh": 0,
"work_mode": "load_first"
}
Und sobald sich einer dieser Werte ändert, aktualisiert der Noah die MQTT- Daten.
Ich habe für die Steuerung der Wechselrichter in meiner App allerdings auf die Noahdaten verzichtet, da mir die viel zu oft "Offline" gehen, und dann nichts mehr senden. Und dann funktioniert die Berechnung der Leistung ja nicht mehr. Und diese "Offline" gehen, liegt in der Regel an den Servern von Growatt, die warum auch immer Probleme machen.

@crackerlii Ich verstehe aber deinen Denkansatz noch nicht, warum Du das machen möchtest?

Es geht doch darum, möglichst wenig Strom aus dem Netz zu beziehen. Du hast doch gar kein Einfluss darauf, wie viel Strom deine Panele beim aktuellen Wetter produzieren.

Wenn Du mehr verbrauchst, wie deine Panele liefern, musst du aus dem Netz beziehen.

Wenn du weniger Verbrauchst, wie deine Panele liefern, dann steckst du den Rest in die Batterien, damit du diesen Strom dann benutzen kannst, wenn die Panele mal wieder zu wenig oder gar nichts mehr liefern.

Der Speicher ist doch nur ein Hilfsmittel, was es dir erlaubt, den Strom, den du gerade nicht verbrauchst zu speichern, um ihn nicht zu verschenken.

Also musst Du doch bei deiner Steuerung nur darauf achten, dass du innerhalb von 24 Stunden möglichst nichts ins Netz einspeist.

Und das bedeutet doch dein Speicher darf nicht ganz leer sein, dann musst du aus dem Netz beziehen, und er darf auch nicht ganz voll sein, dann speisst Du überschüssigen Strom ins Netz ein und er ist weg.

Manchmal lässt es sich nicht vermeiden, dass der Speicher mal leer wird(tagelang schlechtes Wetter) oder dass der Speicher mal ganz voll ist(jeden Tag nur Sonne), aber deine Speicher sollten doch so dimensioniert werden, dass sie innerhalb von 24 Stunden(1 Tag - Nacht - Zyklus) bei Überschuss den produzierten Strom aufnehmen können und in den Dunkelphasen den Strom, den du aus dem Netz beziehst, möglichst ersetzen können.

Wenn Du also jetzt deinen Wechselrichter so steuerst, dass er nur die Menge Strom produziert, die du aktuell brauchst, dann speichert der Noah doch automatisch den überschüssigen Strom. Und wenn die Panele nicht genug strom liefern wie der Wechselrichter gerne haben möchte, dann speisst der Noah doch den Rest aus der Batterie dazu.

2 „Gefällt mir“

@vudive Das Problem ist aber, der Noah speichert Strom, den ich verbrauchen will bzw. würde. Der würde ja überhaupt nicht ins Netz gehen. Denn der Wechselrichter nimmt ja immer nur so viel Strom ab, wie ich gerade benötige. Deshalb soll der Speicher immer versuchen so viel wie möglich einzuspeisen - bei mir 600 Watt (mehr kann der Wechselrichter nicht. Und das was er Richtung Wechselrichter nicht los wird, soll er in den Akku packen. Das ist doch der Sinn einer Nulleinspeisung.

Ich habe aber das Problem mit dem Akku, dass er Morgens nicht einspeist. Es kommt also Strom von den Panels (z.B.) 100 Watt. Der Akku steht auf "Verbraucht zuerst", trotzdem wandern die 100 Watt in den Akku und gehen nichts ins (private) Netz, obwohl ich den Bedarf gerade hätte. Das heißt ich nutze den Akku ab und habe noch Verluste durch die Speicherung im Akku.

Ich habe das heute im Log vom Hoymiles Zero Export mal nachvollzogen. Irgendwann springt die Spannung von 16 Volt auf 39,4 Volt und dann wird auch nennenswert eingespeist. Davor laufen immer nur etwa 8 Watt zum Wechselrichter. Vielleicht ist das einfach noch eine Inkompatibilität mit meinem Hoymiles HM-600.

Wie im Bild angezeigt, es werden 211 Watt produziert, 33 Watt geladen, 158 Watt eingespeist. Das ändert sich im 10s Rhythmus. Abhängig davon wieviel der Wechselrichter einspeist bzw. abnimmt. Zielwert sind 10 Watt Netzbezug mit einer Toleranz von 10 Watt nach unten und oben, damit nicht ständig angepasst werden muss. Hauptsache es geht keine Leistung ins öffentliche Netz. Grundsätzlich funktioniert das auch, nur morgens will er immer erstmal ein wenig laden und nicht durchleiten - als müsste er erst von der Sonne wachgeküsst werden.

@crackerlii
Ich vermute, dass es mit dem BMS der Batterie zu tun hat. Ich habe einen dynamischen Stromtarif von Tibber und experimentiere gerade damit, Strom in der Batterie für die teuren Zeiten zu sparen. Also lasse ich die Batterie auf 100% laden und dann nur zu den teuren Zeiten einspeisen.
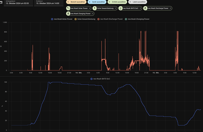
Es ist wie folgt, wenn die Sonne morgens anfängt zu scheinen, braucht die Batterie 3-6% SOC + um dann im Modus Verbraucher zuerst den Solarstrom durchzuleiten. In der Nacht (siehe blaue Linie) hat die Batterie etwa 3-6% Ladung verloren.
Also gehe ich davon aus, dass wenn der Growatt mit 10% in die Nacht geht, er einfach 100-200Wh zieht bevor er wieder voll einsatzfähig ist. Also nicht direkt zur Verfügung steht.

Du kannst mal versuchen die Entladegrenze SOC auf 15-17% einzustellen.

Ansonsten muss @vudive im allem zustimmen.

@crackerlii Na dass heisst doch nur, dass dein Speicher dann morgens leer ist. Also ist dein Speicher zu klein! Du musst ihn etwas größer machen, damit dass nicht mehr passiert. Dann liefert dein Speicher auch morgens noch genug Strom an den Wechselrichter.

@vudive Das wird sich im Winter nur lohnen wenn man entsprechend viel Wh bekommt. An einem sonnigen Tag wie gestern sind es bei mir nur noch 3,6kWh. Da reicht die 2kWh Batterie. Aber im Sommer werde ich den Speicher 100% erweitern.
Frage ist nur ob mit einem weiteren Growatt Noah 2000 (ziemlich teuer) oder einen anderen LiFePo Niedervolt Lösung.
Dieser verrückte Crypto-Bro( :sleepy: )https://www.youtube.com/watch?v=Okvtw6GaRvI . Hat zumindest eine lustige aber gefährliche Lösung gezeigt.

@aspiro Ob sich das lohnt oder nicht, liegt ja immer am individuellen Verbrauch, und ob man sich eine Vergrößerung leisten will. Meiner Meinung nach lohnt es sich immer! Warum? Wenn ich eine Urlaubsreise buche, frage ich auch nicht nach der Rentabilität! Wenn ich ein neues Mobiltelefon kaufe, frage ich auch nicht nach der Rentabilität! Warum sollte ich dass also bei Solar und Speicher machen? Wenn ich es mir leisten kann, dann gibt es keine bessere Investition. Sobald die Anlage läuft, spare ich ohne weiteres zutuen Strom.

@vudive Ich unterscheide schon zwischen Konsum und Investition (um die laufenden Kosten zu senken). Denn diesen Luxus kann sich nicht jeder leisten. Im Gegensatz zu meinen Schwiegereltern, die sich eine völlig überteuerte PV-Anlage haben installieren lassen, die sich auch in 15 Jahren noch nicht amortisiert haben wird, möchte ich schon ein Amortisationsfenster von 5 Jahren nicht überschreiten. Dass ich den Speicher im Sommer erweitern werde, steht außer Frage. Nur wie steht noch nicht fest. Einfach einen zweiten Noah, die Preise fallen weiter, scheint mir für realistische 1,8kWh zu teuer. Oder so eine kreative Lösung, die andere Gefahren birgt, dass man die Koponeten beschädigt, ist für mich noch nicht klar. Deshalb hoffe ich auf einige Beispiele in diesem Forum.

@aspiro Ich habe da eine etwas andere Meinung, für mich stellt sich die Rentailitätsfrage immer nur dann, wenn ich damit meinen Lebensunterhalt finanzieren möchte. Dann dürfen die Ausgaben natürlich nicht die Einnahmen übersteigen. Alles andere ist Konsum. Und da bin ich zu dem Schluss gekommen, dass Solar und Speicher das einzige ist, was mir jeden Monat ein bisschen mehr im Geldbeutel lässt. Wie viel? Dass muss jeder selber entscheiden. Ich habe meine Anlage ja auch immer dann, wenn ich es mir leisten konnte, ein wenig erweitert. So machen es ja viele, die mit einem Balkonkraftwerk angefangen haben. Und den Stellenwert dieses Konsums muss jeder individuell für sich selber entscheiden.

@aspiro Ich entlade nicht unter 20% und habe Morgens trotzdem das Problem. Wenn der Akku länger halten soll, würde ich an eurer Stelle niemals unter 10% gehen …

Ich bin auch bei Tibber. Stellt sich mir nur die Frage, ab wieviel Cent Differenz im Strompreis das Ganze auch Sinn macht. Du musst immerhin auch die Abnutzung der Batterie mit einberechnen.

@crackerlii Die Batterie-Abnutzung muss man tatsächlich differenzierter betrachten. Selbst bei intensiver Nutzung gehe ich von mindestens 10 Jahren Lebensdauer aus. Meine Rechnung ist einfach: Die Batterie amortisiert sich bei mir in etwa 4 Jahren. Selbst wenn die "härtere" Nutzung die Kapazität nach 8 Jahren um 20% reduziert - das ist für mich ein akzeptabler Trade-off.

Ein kompletter Ausfall wäre durch die Garantie abgedeckt. Je schneller ich den Break-even-Point (Zeitpunkt, an dem sich die Investition zu 100% refinanziert hat) erreiche, desto früher macht sich die Investition bezahlt. Zudem wird ein späterer Austausch einzelner Komponenten vermutlich günstiger und technisch besser sein.

Ich sehe das als reines Investment und gehe von mindestens 10 Jahren Lebensdauer aus - und nebenbei entlaste ich noch das Stromnetz, indem ich Einspeise-Spitzen vermeide und bei teuren Situationen (wenig Strom vorhanden) das Netz durch geringeren Verbrauch entlaste.

Ich betreibe einen Hoymiles mit Batterie und da benötigt man aufgrund der hohen Einschaltströme eine Strombegrenzung. Wie sieht das beim NOAH 2000 aus? Ich möchte auch hier den Hoymiles einsetzen. Gibt es einen Softstart oder eine Strombegrenzung?

@alu Der Noah lässt sich für Hoymiles Wechselrichter konfigurieren. Deshalb hoffe ich, dass er sich innerhalb der Spezifikationen bewegt. Zumindest beschwert sich mein HM-600 nicht.

@alu bei mir startet der Noah immer mit recht kleiner Leistung und fährt dann langsam den Power hoch.

vielen dank für den tipp und die hinweise ( @muemann @vuedive )

das funktioniert bis jetzt sehr gut -

habt ihr eine ahnung wie genau das funktioniert? ich vermute, der noah wird "abgehört" und der empfangene traffic, wird dann in mqtt umgerwandelt ???

man muss das login angeben - ich vermute, es wird sich über die cloud die seriennummer und die ip geholt. zusätzlich wird man das login noch für das setzen von daten brauchen, was danbn ähnlich wie in der app ablaufen wird

danke nochmal, damit kann man schon besser arbeiten - die daten sind schon im iobroker angelegt :slight_smile:

@liv-in-sky Dieses Tool simuliert die ShinePhone App und kann deshalb die Daten von der Growatt MQTT- Cloud als Subscriber bekommen. Und dann, denke ich, sendet es diese Daten wieder als Publisher an den angegebenen MQTT- Broker.