Ich lese nun seit einiger Zeit die Daten von der EcoFlow API aus.
Geht relativ einfach über den Dev Account von EcoFlow mit der EcoFlow Cloud Integration für Home Assistant.
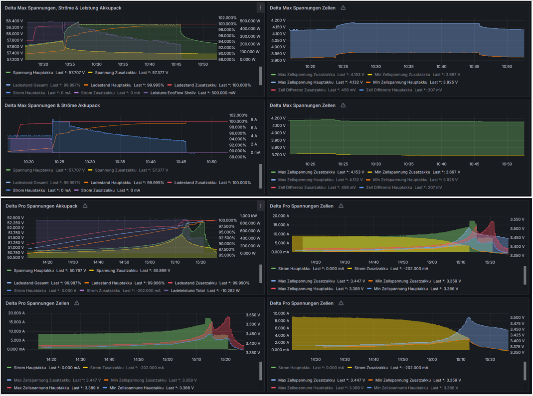
Konkret von einer Delta Max 2000 mit 1 Zusatzakku (NMC) und einer Delta Pro mit 1 Zusatzakku (LFP)
Nun ist mir aufgefallen, das grosse Zelldifferenzen da sind, die auch nicht ausbalanciert werden.
Gemäss Support sind in allen EcoFlows Passive Balancer verbaut.
Auch ist mir Aufgefallen, dass nicht immer ein Absorptionsladen stattfindet, nur Bulk Ladung. Danach ist die Ladung beendet.
Bei den Zusatzakkus ist die Ladeschlussspannung (Pack) jeweils etwas tiefer, so dass sich diese zuerst vom Hauptakku abkoppeln und dann der Hauptakku noch zu Ende Lädt.
Riesig sind die Unterschiede bei der Delta Max (Bei Ladeschluss). Ist schon einige Jahre alt. Wurde lange mit Lade/Entladelimit von 10-90% betrieben (Und deshalb der Passive Balancer sicher nicht gearbeitet hat… Nicht zu empfehlen…):
-Hauptakku: Max Zellspannung: 4.18 V, Min Zellspannung: 3.96 V (220mV Differenz)
-Zusatzakku: Max Zellspannung: 4.18 V, Min Zellspannung: 3.72 V (460mV Differenz)
Bei der Delta Pro (6 Monate alt) sind die Unterschiede noch nicht so gravierend, aber gerade gut siehts auch nicht aus:
-Hauptakku: Max Zellspannung: 3.54 V, Min Zellspannung: 3.42 V (120mV Differenz)
-Zusatzakku: Max Zellspannung: 3.50 V, Min Zellspannung: 3.40 V (100mV Differenz)
Darunter leidet natürlich die Kapazität, da nicht mehr die Gesamte Zelle Benutzt wird (vorallem beim Zusatzakku der DM2000).
Auch in den Bildern ersichtlich.
Folgendes wurde probiert:
-Mehrmaliges 0-100% Laden, Minimale, Maximale & Mittlere Ladeleistung
-BMS Reset (mehrmals)
-Stehenlassen im Vollgeladenen Zustand
-Firmware ist aktuell
-Der Support hilft leider nicht wirklich weiter.
Könnt ihr ein ähnliches Verhalten beobachten?
Gibt es Lösungsvorschläge?
