AVARMA WP - Monoblock R290

Wobei die vermutlich 2 Dinge nicht einberechnen werden:

  • Vereisung des Wärmetauschers, was zu niedrigeren Temperaturen am Wärmetauscher führt. Da ist die Frage, bei welcher Luftfeuchte die den COP ermittelt haben. Wurde der bei trockener Luft ermittelt, ist er bei feuchter Luft deutlich schlechter.
  • Abtauzyklen, die den durchschnittlichen COP deutlich reduzieren.

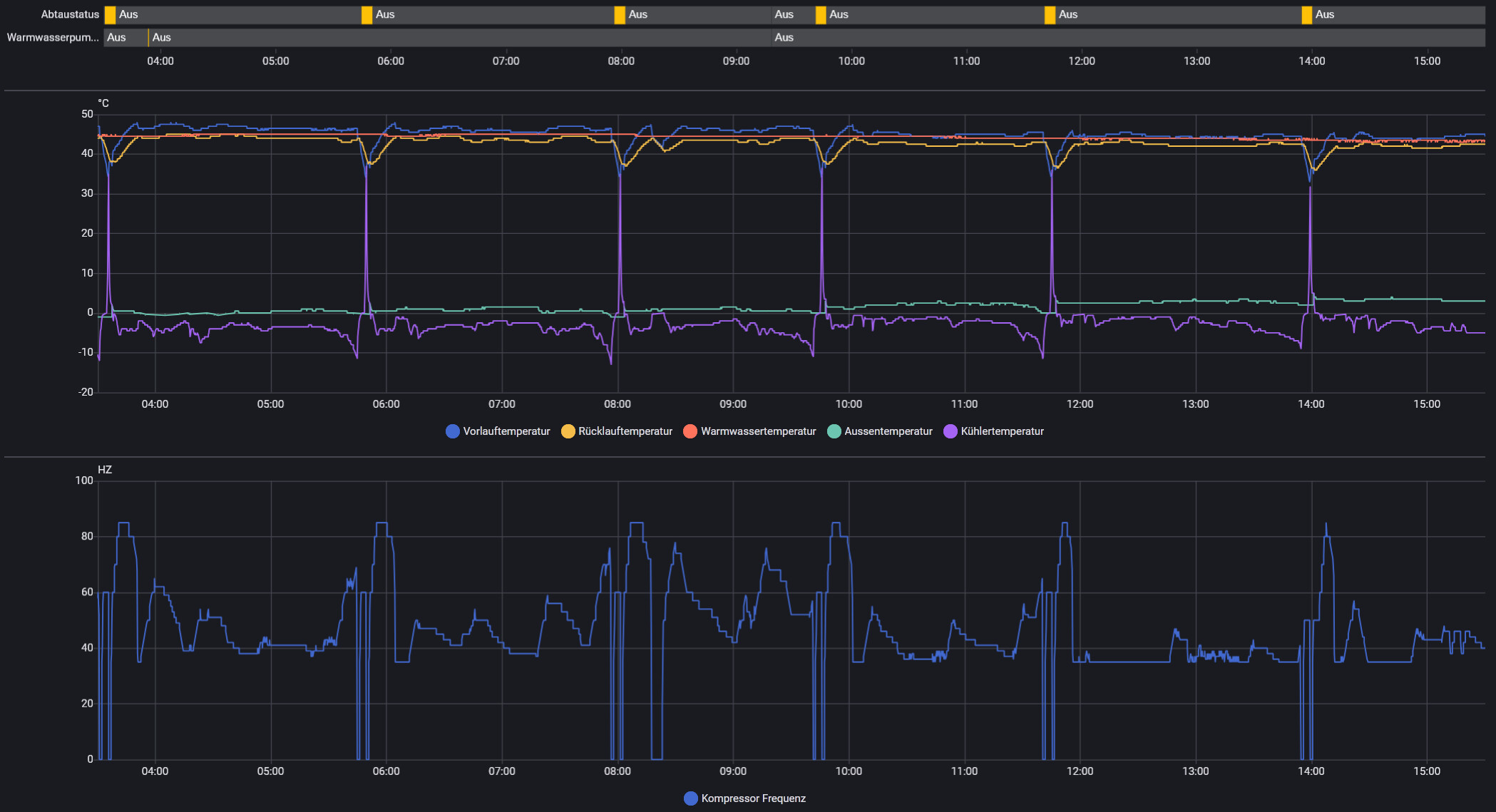
Vereisung des Wärmetauschers,wird natürlich einberechnet, ich wüsste nicht wie ich das rausrechnen könnte. Ich habe sogar die VL und RL Temp Sensoren abgeglichen, wobei die Auflösung leider nicht besonders hoch ist.

Abtauzyklen habe ich tatsächlich vergessen, habe das Programm jetzt dahingehend umschrieben und poste die Tage die Ergebnisse.

2 „Gefällt mir“

Ich würde da eher vorschlagen ‘standard’ laut Handbuch.
Das sind für eine 12KW-3phasig:
P45: 85Hz (Maximum: 120 Hz)
P60: 600 Rpm (Maximum: 1500 Rpm)

Ich hab da schon einige Zeit mit testen verbracht und konnte keinen wesentlichen Unterschied feststellen ob P60: 600 oder 800 Rpm hat.
P45 hat bei einem zu geringen Wert die Auswirkung, dass der Vorlaufwert nicht erreicht wird und der Kühler mehr und mehr vereist und dann abtaut.
Wird also der gewünschte Vorlauf nicht erreicht: P45 schrittweise nach oben korrigieren und testen.

Jedes Haus und jede Heizsituation ist individuell und muss ‘ertestet’ werden.

Ich habe in den letzten Tagen übrigens sehr gute Erfahrung mit dem OTC-Modus gemacht.
Seit ich den aktiviert habe, die Anlage durchlaufen lasse, benötige ich weniger Energie, die Taktungen wurden weniger und auch die Abtauphasen haben sich verringert.

Ja danke, ich hab mich falsch ausgedrückt, ich meine natürlich was dort im Handbuch jeweils eingetragen ist.

Beim Lüfter habe ich allerdings deutlich niedrigere VerdampferTemperaturen wenn ich die RPM runtersetze. ich hab das statt 800 auf 780 gestellt. da vereist das bei 2 Grad Vollast eigentlich nicht.

Hatte ich auch so verstanden.
Ich probiere bei meiner 12kWh V3 dann:

P86 - Defrost environment and coil temperature difference ΔT1 - 8
P27 - defrost cycle - 35
P45 - Compressor maximum frequency - 85
P60 - DC fan maximum speed - 600

1 „Gefällt mir“

Ganz verhindern kann man das Vereisen und Abtauen ohnehin nicht - das ist Physik!
Wenn dann noch so wie bei mir heute den ganzen Tage Regenwetter herscht, ist die Luftfeuchtigkeit bei rund 90% und so schnell kannst den Lüfter gar nicht einstellen, dass keine Wassertröpfchen hängen bleiben und vereisen.

1 „Gefällt mir“

600 ist schön leise aber ich finde das ist schon wenig

600 ist der Vorgabewert bei der V3. Finde das Ding ist mit 600 immer noch laut.
500 ist bei mir der Bereich bei dem ich Sie als angenehm empfinde. (Kompressor unter 70Hz)
Mir fehlt allerdings der richtige Vergleich. Hab nur hochpreisige Lambdas um mich rum und die spielen natürlich in einer völlig anderen Liga.

2 „Gefällt mir“

Hallo
Ich bin auch gerade dabei am überlegen mir die Avarma V3 zuzulegen.
Was mich bis jetzt noch davon abhält sind immer wieder Wortmeldungen zur Lautstärke der Avarma..
Ist die V3 auch noch "so laut"?
Als alternative habe ich die Panasonic Aquarea LT 9
oder
die LG Luft-/Wasser-Wärmepumpe THERMA V R290 9kw ins Auge gefasst.
Sind aber beide etwas teurer als die Avarma.
Und eigenglich hat die Avarma alles dabei was ich für meine Anwendung brauche.
Grüße aus dem Emsland
Tobias

Hallo Tobias,

habe die V3 als 9kw in der Garage stehen, leider noch nicht installiert und in Betrieb.

Laut Hersteller und Aussagen im Netz soll die wesentlich leiser sein als die Vorgänger Modelle zuletzt auch durch ein optimiertes Lüfterrad.

Vielleicht kann ich da in Kürze etwas zu sagen.

VG Bernd

Hallo Tobias,

also ich kann nur für die V2 12KW sprechen…und die ist echt sehr laut…leider. Und schau auch genau wegen der Leistung die du benötigst. Vor allem im Minusbereich. Diagramme werden ja von Hofman bereitgestellt. Mein Haus benötigt bei Minus 7 Grad mindestestens 10KW Heizleistung und die 12KW V2 bringt da gerade so noch 9KW… Fazit für mich, Preis-Leistung ist OK bei dem Gerät wenn man weiß was benötigt wird und Lautstärke nicht so wichtig ist. Ich spare jetzt auf eine Viessmann oder Vailant. :slight_smile:

Moin allerseits,

ich stehe kurz vor dem Kauf einer Monoblock-Wärmepumpe für den bivalenten Betrieb. Mein Ziel ist es, dass die WP die Heizlast bis zu einer Außentemperatur (AT) von ca. -5 °C allein abdeckt.

Die Ausgangslage:

  • Objekt: Altbau, ca. 280 m² Wohnfläche, 10 Personen (hoher Warmwasserbedarf).

  • Bisheriger Verbrauch: 3.500–4.000 Liter Heizöl/Jahr inkl. WW.

  • Heizlast: Grob geschätzt ca. 10 kW bei -7 °C.

  • System: Bestands-Ölkessel bleibt als Backup/Spitzenlastabdeckung erhalten. Die durchschnittliche Temperatur während der Heizperiode liegt hier bei ca. +1 °C, womit die WP schätzungsweise 85–95 % der Heizarbeit leisten würde.

  • Hydraulik: Keine Fußbodenheizung, nur Heizkörper (überwiegend Typ 22). Im Wohn-/Esszimmer wird auf Typ 33 aufgerüstet, um die Vorlauftemperaturen zu senken.

Meine Auswahl:

  1. Hofmann R290 (9 kW) – ca. 3.150 € inkl. Versand.

  2. LG Therma V R32 Monobloc S (9 kW) – ca. 3.800 € inkl. Versand.

Meine Bedenken / Fragen:
Bei einem Preisunterschied von nur 650 € spielt das Budget eine untergeordnete Rolle. Ich schwanke primär aus folgenden Gründen:

  • Leistungsentfaltung: Laut Datenblatt hält die LG ihre Leistung von fast 9 kW bis -7 °C nahezu konstant. Die Hofmann scheint in der Heizleistung deutlich früher einzubrechen. Da mein Fokus auf der Abdeckung bis -5 °C liegt, wirkt die LG hier überlegen.

  • Lautstärke: Ich dachte erst, die Lautstärke sei zweitrangig, möchte aber keinen Ärger mit den Nachbarn riskieren. Die LG "Silent" (S-Modell) genießt hier einen guten Ruf – wie schlägt sich die Hofmann im direkten Vergleich?

  • Kältemittel: Die Hofmann nutzt R290 (Propan), was zukunftssicherer und ökologischer ist. Die LG nutzt in dieser Version noch R32. Ist das in euren Augen bei einem Monoblock (geschlossener Kältekreis draußen) ein entscheidendes Kriterium?

Wie ist eure Einschätzung zu den beiden Modellen im Hinblick auf Effizienz und Zuverlässigkeit im Altbau? Würdet ihr bei 10 kW Heizlast und Heizkörpern eher auf die Leistungsstabilität der LG setzen oder auf das modernere Kältemittel der Hofmann?

Vielen Dank für eure Einschätzung!

Hallo zusammen,

es ist doch sehr erfreulich, wie viele sich mit dem Thema der DIY Installation einer Wärmepumpe auseinander setzen :+1: . Jetzt habt ihr mich auch angesteckt :wink: und ich möchte meine 37 Jahre alte Gasheizung mit einer Hofmann Wärmepumpe ersetzen.

Da auch mich das Thema Lautstärke sehr interessiert habe ich mich gefragt, ob irgendwo in meiner Nähe schon eine 6kW V03 in Betrieb ist, welche man sich mal anhören könnte. Ich wohne im Kölner Raum, wäre aber auch bereit, dafür ein paar km dafür zu fahren.

Eine weitere Frage beschäftigt mich auch schon länger: Braucht man für den Rückbau der Gasheizung zwingend einen Fachbetrieb oder reicht es, den Rückbau des Gasanschlusses beim Versorger zu beauftragen und kann anschließend die Heizung selber demontieren?

Viele Grüße

Jörg

1 „Gefällt mir“

Zum Rückbau braucht man nicht zwingend einen Fachbetrieb.
Der Gasanschluss wird beim Versorger abgemeldet. Danach erfolgt der Zählerrückbau und das Verblomben des Gasanschlusses.

3 „Gefällt mir“

Danke schön, auf die Antwort hatte ich gehofft :grinning_face:

1 „Gefällt mir“

Hallo

danke schon mal für die Antworten.

@boffi Würde mich schon sehr interessieren, wie bei die die V3 läuft.

Eigentlich ist bzw. war die Avarma immer mein Favorit, weil sie halt alles dabei hat was man braucht und auch nicht mehr.

Hier mal eine kurze “Projektbeschreibung”

Haus Baujahr 1973 ca. 180m² Wohnfläche

2011 Kernsaniert: Wände Fenster Dach

Heizkörper sind geblieben.

Die WP wird klar für die Heizung und auch für Brauchwassererwärmung benötigt.

Aktuell ist noch eine Gas Brennwerttherme von 2015 installiert.

Im Vorlauf fahre ich aktuell bei 40°C. Auch bei den frostigen Temperaturen der letzten Tage von Nachts bis zu -6°C, kühlte das Haus nicht aus.

Ich werde mich dann erst mal die vorbereitenden arbeiten machen, die unabhängig von dem Modell sind.

kann den einer was zu den anderen beiden Modellen sagen?

LG oder Panasonic

In Home Assistant lassen sich ja alle 3 Modelle einbinden!

Gruß Tobias

Hallo, falls hier jemand aus dem Rhein-Neckar-Gebiet (Mannheim + 50km) kommt:

Wir diskutieren gerade solche Themen auch in unserem "WP-Stammtisch"

Demnächst gibt es ein weiteres Treffen in der Nähe von Worms mit Besichtigung von Hardware:
WP von Alsavo 07i9
Die ist auch interessant und halt preislich sehr attraktiv (<2000€).
Wichtig ist bei den preiswerten China Modellen zu wissen, dass die eher aus der Pool-Anwendung kommen. Die Alsavo kann wohl nur auf die Rücklauftemperatur regeln und nicht auf die Vorlauftemperatur (müssen wir noch rausfinden). Ich glaube mal nicht, dass die preiswerten China-Modell so viel schlechter sind. Alsavo ist wohl in Frankreich stark vertreten und hat auch "namhafte" Komponenten verbaut.

Wir diskutieren bei WP-Stammtisch alle möglichen Kombinationen aus LLWP, LWWP, Brauchwasser-WP, Hybrid, mit/ohne Puffer, ...
Und gleichzeitig ist es toll sich mit Tat&Tools zu unterstützen: Von Kernbohrung bis Pressbacken, Vakuumpumpe, alles da. Toll!

Bei Interesse an der persönlichen Teilnahme einfach melden. Perfekt ist halt die Kombination aus digital&analog, das heißt auch persönliche Treffen sind wichtig.

3 „Gefällt mir“

Hallo Benjamin, ähnliche Wohnfläche teilsaniert, weniger Personen (5) für WW, jedoch zusätzlich Solarthermie. Bisher haben wir ca. 3200-3400 Liter Öl verbraucht.

Seit 21.12. die Avarma 9kW im Einsatz und bei Temperaturen bis 0°C schafft sie fast autark das Haus zu beheizen und WW im Kopf vom Kombispeicher max auf 48°C zu bringen. Das reicht grob für angenehme WW Temperaturen, dürften für die Frischwasserstation jedoch auch nicht mehr 2 gleichzeitig duschen. VL zwischen 45°C und 36°C je nach Aussentemperatur.

Aber die Ölheizung musste ab minusgraden immer wieder zuheizen, da dann nicht mehr genug Wärme aus dem Kombispeicher entnommen werden konnte.

Hat mich ca. 3-4 Tage in Anspruch genommen das ganze hydraulisch einzuregeln, damit keine Durchmischung im Speicher stattfindet. Die Voreinstellungen sind dafür wenig geeignet. Inzwischen ist das, wie in Beiträgen anderer auch erwähnt, mit einem Volumenstrom von knapp 12L/min ganz gut eingestellt zur Speicherbeladung. Die Wärmeentnahme für die Heizkörper (hauptsächlich Guss und 2 neuere Typ22&33) über die separate Pumpe und Regelung der Ölheizung.

Meine Vermutung wäre, dass Du wohl eher 12kW brauchst, mit dem was Du schreibst.

HTH

VG

Jan

1 „Gefällt mir“

Hallo Jan,

ich habe mich inzwischen für die LG Therma V R32 9 kW entschieden. Sie wird hoffentlich bald geliefert. Die Vorbereitungen sind soweit abgeschlossen – die Rohre sind bereits verlegt.

Diese Heizsaison habe ich viel mit der Ölheizung getestet. Selbst bei -10 °C reicht bei uns eine Vorlauftemperatur von ca. 40–45 °C völlig aus. Entscheidend war dabei vor allem, dass die Heizkörper durchgehend (24/7) und mit hohem Durchfluss versorgt werden. In den letzten Wochen ist mir außerdem klar geworden, dass wir über Jahre vermutlich zu viel Öl durch eine zu grobe bzw. ungünstige Einstellung der Ölheizung verbraucht haben. Der Brenner kann leider nur eine Stufe und taktet bei 40–45 °C Vorlauf relativ häufig. Ich liege aktuell bei einem Delta T von etwa 3–6 K. Unterm Strich sehe ich damit ziemlich gute Voraussetzungen für den Wärmepumpenbetrieb – ich bin wirklich gespannt.

Ich habe mich auch nochmal kurz mit meinem Nachbarn abgestimmt: Er hat vor ca. zwei Jahren eine günstige China-Wärmepumpe (ca. 1.300 EUR) einfach in Vor- und Rücklauf gehängt – ohne Abscheider, ohne großen Aufwand. Er beheizt damit rund 120 qm, die WP soll ca. 5 kW Heizleistung haben, und das Ding läuft bei ihm erstaunlich problemlos. Ebenfalls ohne Pufferspeicher, und sie taktet kaum.

Einen Pufferspeicher lasse ich bei mir bewusst ebenfalls weg. Die LG-WP wird nur für Heizung zuständig sein. Warmwasser läuft erstmal weiter über den Öler; später soll eine separate Wärmepumpe für Warmwasser in den Keller kommen.

Wir haben überall Typ-22 Heizkörper. Im Wohn-/Esszimmer sind die Heizkörper sogar mit dem Öler eher zu klein dimensioniert: Der Bereich ist offen, hat ca. 80 qm, drei Außenwände und oben drüber Flachdach/Terrasse – also eher „Worst Case“. Im Sommer wird dort voraussichtlich von innen gedämmt und es kommen größere Typ-33 Heizkörper rein. Der Rest des Hauses ist grundsätzlich sehr warm. Durch den massiven Altbau mit viel Bruchstein haben wir überraschend wenig Verluste, sobald einmal alles aufgeheizt ist. Die größten Schwachstellen scheinen tatsächlich die Fenster zu sein.

Ich werde in den nächsten Wochen berichten, wie sich das System in der Praxis verhält. Da ich technisch sehr versiert bin und im Haus schon lange viele Parameter logge, kann ich ziemlich genau nachvollziehen, was wann wie und warum passiert.

Ich glaube auch nicht, dass ich 12 kW brauche – allein schon wegen unseres Heizverhaltens. Außer im Bad wollen wir nirgends über 20 °C. Im späten Herbst musste ich im Schlafzimmer sogar die Klimaanlage nutzen, um auf erträgliche 18 °C zum Schlafen zu kommen. Im Wohnzimmer sind 21 °C schon die absolute Obergrenze – da neige ich eher dazu, das Fenster zu öffnen. Und auch die Mieter scheinen es nicht wesentlich wärmer haben zu wollen.

Viele Grüße
Benny

1 „Gefällt mir“

Frostschutz hatten wir hier in letzter Zeit diskutiert. Wie setzt du das um? Absperrungen innen, wo du das AG leerlaufen lassen kannst?