Hallo zusammen,
mein 16s System mit JK BMS ist seit einer Woche in Betrieb und jetzt habe ich noch via esphome-jk-bms die Zellspannungen in Grafana. Was mir auffällt, ist, dass Zelle 1 immer von allen anderen Zellen abweicht - sowohl nach oben, als auch nach unten. Woran kann das denn, außer an der Zelle selbst, noch liegen? Balancer Kabel? Schlechte Verbindung der Busbar zur Zelle? Oder muss es eigentlich die Zelle selber sein?
Vielen Dank für eure Hilfe!!
Dieses verhalten hast du auch in der App?
Schonmal mit dem Multimeter nachgemessen?
Beim Entladen hat Zelle 1 dann entsprechend eine geringere Spannung wie der Rest?
Dann kann es an der Verbindung zu den Busbars liegen oder an der Zelle. Hast du mal denn Innenwiderstand der Zellen gemessen?
Ich glaube, das kleine Schwarze passt nicht.
Ist das Kabel direkt auf der dem Pol ausgesetzt?
Ist es permanent oder nur unter Last?
So wie das Bild aussieht, ist es ne Ladekurve.
Schalt mal im HA die 3 Switches auf off, falls du BT verwendest. Ist es dann weg?
Ah, Zelle 1-, ich glaube da ist anders als der rest,
Lege mal den busbar mir auf Minus auf und teste dann.
Was mir auffällt, ist, dass Zelle 1 immer von allen anderen Zellen abweichtum den defekt an einer zelle auszuschliessen, "KEEP IT SIMPLE"
tauch 1 mit 5 ...
selbe auffälligkeiten an 5 zellschaden
selbe auffälligkeiten wieder an 1? ... da kommste selber drauf ;)
Wer die Zellen tauscht,
tauscht auch Platte Reifen am Auto, um zu sehen, ob der Fehler wandert.
Wer die Zellen tauscht,dummes geschwätz, geh kacken!
tauscht auch Platte Reifen am Auto, um zu sehen, ob der Fehler wandert.
:lol:
leute
ich weiß es ist gerade warm draußen
bewart nen kühlen kopf
So, erst mal: Ihr seid geile Typen! (evtl auch Mädels, keine Ahnung)
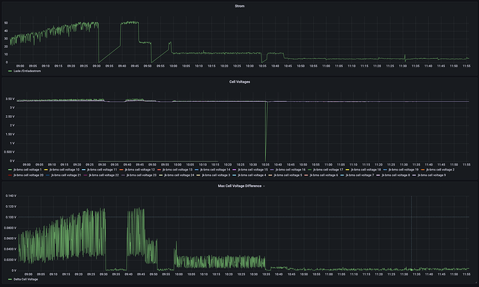
Status: Fehler behoben. Es war tatsächlich das B- Balancer Kabel, das ich nicht direkt an der Zelle, sondern an der zeltseitigen Schraube meiner Sicherung angebracht hatte.
Lerne: Unterschätze niemals den Widerstand eines Kabels - egal, wie dick, egal wie kurz. In meinem Fall ca. 30cm 70mm2 inkl. Ringkabelshuhen.
Hier mal die Graphen dazu, Habe den Fehler m 10:35 behoben. Ach ja und nicht wundern, ich hab vorher zweimal das Laden deaktiviert (9:30 & 9:50 Uhr)
sauber :thumbup:
gut das es nur daran lag
aber eine prüfung mit wärmebildkamera unter vollast schadet auf keinen fall
Ja, ich glaube jetzt passt es. Muss ggf nochmal an die ganzen Pole ran.
Jetzt beobachte ich gerade den Sprint bei knapp 100% SoC. Wie verhält sich denn euer System da?
Bei mir ist der Multiplus auf 55.2V Absorption Voltage Eingestellt. Ich hab so ein paar Zellen im System, die sind früher auf den 3.55V, die ich im BMS als Grenze eingestellt hab. Bevor also jetzt die 55.2V erreicht werden, schaltet das BMS ein paarmal die Ladung ab, bis die Zelle wieder lang genug unter den 3.55 ist.
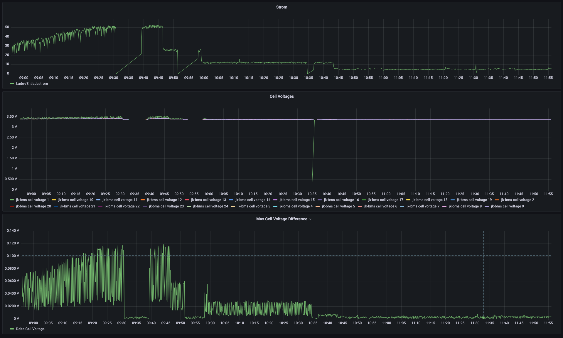
Hier mal der Graph dazu. Die Zellen hatten, als ich sie bekommen und gemessen habe so gut wie keine Abweichungen in Spannung und Widerstand.
Hallo zusammen,
irgendwie habe ich das Gefühl, dass die Spannungen so parallel verlaufen, dass es ein systemisches Problem in meinem Aufbau gibt.
Ich habe meine Balancer Kabel auf unterschiedliche Längen gekürzt, um einen „schönen“ Aufbau zu erreichen. Ist das vielleicht genau der Grund, warum ich hier diese Spannungsdifferenzen sehe?
Viele Grüße!
die länge des kabels spielt bei der messung der spannung keine rolle solange nicht balanciert wird
wenn du nun ausser den Graphen auch noch die Einstellungen (einfach alle) deines JK-BMS offen legen würdest, dazu vlt noch die eingestellte Ladespannung des Ladereglers, könnte man zielführend den Drift angehen.
nur ein Beispiel von meinem System
55,2V Ladespannung, ebenfalls unterschiedliche Kabellängen der "BalanceLeads"
1A Aktiv-Balancer (JK-B1A24S) Inbetriebnahme im Januar 2022, das Gerät war die ganze Zeit eingeschaltet und hat die Zellen im "FLAT" bereich balanced
am 15.5. hab ich die PV in Betrieb genommen
die darauf folgenden Tage:
und die letzten zwei Tage,BALANCING OFF letztes aktives Balancing ca 2 Wochen manuell gestartet und beendet, weil sich die Spannung auf minimal 3.2V setzen lässt
die länge des kabels spielt bei der messung der spannung keine rolle solange nicht balanciert wirdOk, ich dachte, die Länge wirkt sich direkt auf den Widerstand des Kabels aus (Spezifischer Wd. bei Stromstärke X Länge) und beeinflusst damit den Spannungsabfall. - ist das falsch?
Ich dachte, darüber könnte man erklären, warum bei bestimmten Zellen eine sehr ähnliche Spannung gemessen wird (gleiche Kabellänge).
Hier ein Bild meines Systems, Zellennummern oben rechts 1, unten rechts 16.
ich dachte, die Länge wirkt sich direkt auf den Widerstand des Kabels ausRICHTIG
aber egal wie hoch der Widerstand ist, die Spannung ist immer gleich bei "KEIN STROM", und eine Spannungsmessung erfolgt auch beim JK ohne Balancestrom (hochohmig).
ja das stimmt ja auch aber wenn der strom 0 ist spielt der widerstand hier keine große rolle das dient ja nur zur messung
sobald balanciert wird siet die sache schon anders aus wenn du sporadische einbrüche der spannung beim balancen siest musst du den querschnitt erweitern
cool gut zu wissen
und eine Spannungsmessung erfolgt auch beim JK ohne Balancestrom (hochohmig).
wenn du nun ausser den Graphen auch noch die Einstellungen (einfach alle) deines JK-BMS offen legen würdest, dazu vlt noch die eingestellte Ladespannung des Ladereglers, könnte man zielführend den Drift angehen.Danke für dein Angebot! Bin gerade unterwegs, deshalb kann ich vom BMS nur halb aktuelle Daten schicken.
nur ein Beispiel von meinem System
55,2V Ladespannung, ebenfalls unterschiedliche Kabellängen der "BalanceLeads"
1A Aktiv-Balancer (JK-B1A24S) Inbetriebnahme im Januar 2022, das Gerät war die ganze Zeit eingeschaltet und hat die Zellen im "FLAT" bereich balanced :(
am 15.5. hab ich die PV in Betrieb genommen
Zellspannung 15.05. PV inbetriebnahme.png
die darauf folgenden Tage:
Zellspannung 14.05_19.05.png
und die letzten zwei Tage,BALANCING OFF letztes aktives Balancing ca 2 Wochen manuell gestartet und beendet, weil sich die Spannung auf minimal 3.2V setzen lässt
verg. 2 Tage balance OFF.png
Folgende Werte sind anders, als auf dem Bild:
- Bal Trigger Volt: 0.005V
Meinen Multiplus, der über ein Venus OS im ESS Modus läuft, ist so eingestellt:
Absorption: 55.2V Time 2h
Float: 53.6V
Ich versuche später mal an Screenshots der config zu kommen, den Rest weiß ich leider nicht auswendig.
Danke für die Hilfe!!
Danke für dein Angebot!immer gerne ;)
Dein Balancer balanced permanent, setze START Balance Volt auf MINIMUM 3.3, besser 3.4V und melde dich dann in 3 Tagen nochmal mit dem Graph der vergangenen 3 Tage ;)
Merci für den Tipp! Ich dachte, „je früher gebalanced wird, umso länger ist Zeit“. Ist wohl eine falsche Annahme…Danke für dein Angebot!immer gerne ;)
Dein Balancer balanced permanent, setze START Balance Volt auf MINIMUM 3.3, besser 3.4V und melde dich dann in 3 Tagen nochmal mit dem Graph der vergangenen 3 Tage ;)







