@Novis @ Dusti und alle anderen.
So läuft alles wie geschmiert, mit der Nullenspeisung über OPenDTU. Visualisierung etc über HA kommt noch, baue gerade neues NAS zusammen. Allerdings stehe ich mit den Anzeigen vom Shelly irgendwie auf Kriegsfuss. Irgendwie meine ich er zeigt immer nur die Hälfte an von dem was eingespeisst wurde. Mal zwei Tage als Bilder angehängt. Akkus laden Lassen bis nichts mehr kommt, dann wieder bis 10 % Enladeschwelle entladen lassen.
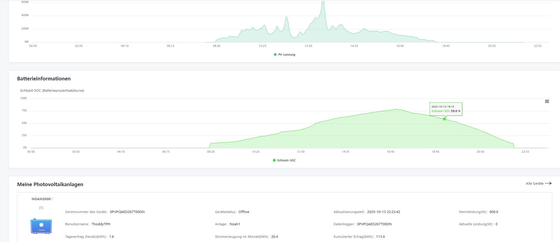
z.B 13.10.25
Akku1 1.6 KW Ertrag von Panels
Akku2 1.6 KW Ertrag von Panels (Growatt Anzeige)
OpenDTU sagt 3042 Wh über Hoymiles (1600 4 T) bekommen
Shelly sagt 1.6 KWh rückgespeist.
Am 15.10 genauso. Irgendwie immer ca die Hälfte. Wo ist mein Denkfehler ?
Kann doch nich 100% Wandlungs und Leistungsverluste sein. Da Blick ich nicht ganz durch.
Setup ist 4 Panels an Noah1, 4 Panals an Noah2, Beide noah in Hoymiles WR. OpenDTU steuert WR. Habe vom 12.9 bis 12.10 98KWh selber verbraucht (NullEinS) laut Shelly, falls es stimmt (was ich jetzt nicht mehr so richtig glaube .)
Habe auch schon mehrmals gelesen das der Shelly wohl falsch saldieren soll, aber so richtig erklärt was da los ist habe ich noch nicht gefunden und wie man es löst. Gibt weiter oben auch ein Post von Peter PAO mit der gleichen Thematik.
Gruss Thorsten
verpu








