Maximal empfohlene Lade-/Entladeströme für Langlebigkeit?

Hi,

nochmals kurz zurück zum Thema:

Maximal empfohlene Lade-/Entladeströme für Langlebigkeit?

Ich habe vor mit folgenden Einstellungen zu "fahren":

3,4375 V x 16 = 55V
als Soll Ladeschlussspannung
Erhaltungsspannung von
3,35 V/Zelle x 16 = 53,6V

Entlade Schlussspannung:
2,9375 V/Zelle x 16 = 47V

Was haltet ihr davon, Bitte um Empfehlung/Erfahrung, da ja meine Anlage noch nicht fertiggestellt ist.

... und das oben genannte wird in meinem Fall doch dann am Victron Multiplus II GX 48/5000/70-50 eingestellt, oder ?

es ist schon so dass die bms die das pylontech protokoll sprechen (das tun einige) dem hybrid wechselrichter sagen "jetzt nur noch 10A".

und es gibt neuerdings bms die eine dicke drossel drauf haben und so wie es ausschaut wirklich beim balancieren den strom genau dosieren können damit nicht eine zelle davon läuft und ein OVP kommt.

das alles gilt nur für systeme die per bus mit dem akku kommunizieren. man kann die akkus auch rein spannungsgesteuert fahren. das ist halt eher ein wenig holzhammer methode. ich bin durch meine geschichte mit stufen weisem ausbau leider auch bei der holzhammer methode. aber das funktioniert seit gut 2 jahren auch.

die 55 53.6 und 47V aus dem beispiel oben sehen gut aus! hab ich auch so ähnlich. 48V anstatt 47V. da kommt es halt auch auf die kabellängen und querschnitte und verbaute sicherungen etc drauf an. da geht schnell mal 1V in die knie wenn der wechselrichter ordentlich strom zieht

Die meisten BMS messen nur und geben nur die Messdaten weiter, da bin ich deiner Meinung.

Es gibt aber auch andere BMS die nicht nur messen sondern auch abhängig von Zellspannung und SOC den CCL und CVL vorgeben.

Wenn also eine Zelle vorraus eilt, sagt das REC dem WR wie er den Ladestrom reduzieren muss.

Das REC macht das sehr gut, und zwar stufenlos

Das sehe ich als regeln.

Eigentlich stellt man im Victron System DVCC auf on, damit übernimmt Victron die Vorgaben vom BMS und die eingestellten Werte im Multi werden dann nicht mehr beachtet.

Dafür brauchst du aber ein BMS das mit Victron Kommuniziert.

Genau für diesen Fall gilt das, was ich oben gesagt habe.

"Regeln" ist der immer nur der Begriff für ein Gesamtsystem, das aus einem zu regelnden Wert, Regelstrecke, Rückführung, und Summenpunkt besteht, und als ganzes Regler genannt wird.

Das BMS als Regler zu bezeichnen ist leider eine Unsitte, die nicht mehr wegzukiegen sein wird.

@stan10

Die Ladeschlussspannung mit 55V ist recht knapp, da fängt die Steilkurve gerade an. Für sauberes Balancieren ist eine höhere Spannung natürlich besser. Ich habe gute Erfahrung mit 55,2V gemacht. Die restlichen Spannungen sehen gut aus.

Warum? Überlege dochmal: wenn eine Zelle mehr Ladung hat, wird sie höher laufen in der Spannung. Und da ist sie wunderbar in der Steilheit drin.

Was willst du mehr?

Ich betreibe es derzeit sogar noch niedriger... 3,425V/Zelle, und bis jetzt läuft das bestens.

Wenn die Zellen vernünftig sind und von Anfang an den gleichen Ladezustand haben, scheint das vollkommen auszureichen.

M.W. gilt für alle Li-Akkutypen: der Ladestrom ist kritischer als der Entladestrom, d.h. schonendes Laden mit eher kleinem Strom ist für die Langlebigkeit wichtiger als hohe Entladeströme. Insbes. gilt dies bei LiFePO-Akkus, wo es beim Laden auch sehr auf die Temperatur ankommt: niemals unter 0 Grad C, besser über +10 Grad und je kälter, desto kleinerer Ladestrom! Beim Entladen würde ich mich an das Datenblatt halten :slight_smile:

Und jeder Akku altert einfach auch mit der Zeit (auch ohne Nutzung), wobei es auch wieder sehr auf die Temperatur ankommt. Grundsätzlich eher kühl, optimal bei 10 - 20 Grad. Je höher die Belastung (beim Laden und Entladen) je höher darf die Temperatur sein, denn dadurch sinkt der Innenwiderstand - allerdings führt dies dann irgendwann auch zu schnellerer Degradation. Über 30 Grad sollte man versuchen zu vermeiden.

Und damit sind wir ja wieder beim Thema :wink:

Was bedeutet genau schonendes Laden? Ein Maximum von zB 0.5C? Oder weniger? Oder mehr? Wie liegt hier die Grenze zwischen schonend und nicht schonend (wenngleich die natürlich fließend ist)?

@membersound das Datenblatt sagt bei 25°C maximal 1C Charge sowie Discharge. Bis zu 30s lang darf es auch bis zu 2C sein, dann abhängig vom Ladezustand.

Tesla presst in ihre LFP fast 3C rein (bis 3,8V), und das bei hohen Temperaturen (ich meine die Vorheizung ist bei 43°C?). Scheinen zumindest damit zu rechnen die Zellen halten trotzdem 8 Jahre und ein paar hundert Zyklen. Vielleicht nicht was wir wollen.

Accelerated aging and degradation mechanism of LiFePO4/graphite batteries cycled at high discharge rates - RSC Advances (RSC Publishing) hiernach macht 0,5C oder 1C discharge keinen Unterschied, bei 2C bekommt man weniger Zyklen raus. Für Charge current kann ich nichts vergleichbares finden, würde mich daher an das Datenblatt halten und sagen Charge sowie Discharge <=1C (bei 25° Zelltemperatur, darunter laut Datenblatt weniger charge current).

@membersound : Es gibt da keine scharfe Grenze, außer was das DB vorgibt, aber auch das ist mehr oder weniger willkürlich gewählt. Dem Akku tut es einfach besser, mit kleinem Strom geladen zu werden, als ständig an die Grenze des technisch möglichen oder zulässigen zu gehen oder gar darüber. Die Lebenszeit/Kapazität/Zyklenzahl verbessert sich eben etwas, wenn man 'schonend' mit dem Gerät umgeht. So einfach ist das! Wenn du es eilig hast, ist schnelles Laden im Bereich der zulässigen Grenzen ja völlig o.k. - aber wenn Zeit keine große Rolle spielt ist weniger eben besser. Eine PV-Batterie, wenn richtig dimensioniert, wird typischerweise eh fast ausschließlich im 'sorglosen Bereich' geladen und entladen - ansonsten ist der Akku evtl. zu klein gewählt.

1 „Gefällt mir“

Zunächst danke ich allen, die in diesem Forum konstruktive Beiträge leisten.

Für das einstellen meines LiFepo4 48V Akku biete mein Laderegler weitere Möglichkeiten die ich nicht verstehe.

Ich hoffe das mir jemand weiterhelfen kann. Und danke schon im voraus.

Folgende Einstellungen sind Möglich und welche Werte sollte ich wählen.

Überschrift:

Discharge Limit Vol. Set

UV. Recovery: XX,00 V

UV. Protection: XX,00 V

OV. Recovery: XX,00 V

OV. Protection: XX,00 V

Die entsprechenden Volt Werte kann ich dort eingeben, aber welche?

@carolus

Sehe ich anders.

Das Seplos BMS sendet dem Solis Wechselrichter das dieser z.B die Lade Leistung reduzieren soll.

die 10A kann ich zumindest bei meinem setup (solis+seplos) bestaetigen

Siehe Foto für das modBUS Register Welches hier genutzt wird.

gruesse

@behn66

Ich weiß jetzt nicht genau, auf was du dich beziehst.Ich denke es geht um "Regelung".

Aber denke doch bitte Mal an folgendes:

Wir diskutieren hier doch auch gleichzeitig, dass nicht bei maximaler Spannung unter 14 A, für 280er Zellen, geladen werden darf. (Sondern aus Lebensdauerschonung abgeschaltet werden soll.)

Aber genau das falsche macht die Regelung: sie senkt den Strom unter das Limit ab, zumindest für die betroffenen Zellen .ist höher Spannung .

Du musst dann in größeren Zusammenhanges denken.

Die Zusammenarbeit von WR und BMS führt dazu dazu der Fall einer weglaufenden zelle "hingebosselt" wird. Mit kruden Methoden und formalen Verlust an Sicherheit.

Und das nur deswegen, weil man meine Lust hat, das Thema top Balancierung einmal richt abzuhandeln.

Eine solche Regelung kann sehr gut funktionieren, Wenn man sie genau passend auf eigene Situation, Akkuzustand und Qualität, Zeitabläufe und Ströme eingestellt hat.

Aber ist dir klar, wieviel Wissen über Gesamtzusammenhang notwendig dazu ist?

Das ist keine Standardeinstellung, das bosselt man anhand seiner Störungen hin, bis es läuft. Aber es bleibt bequemes Flickwerk, und wenn es nicht läuft, Chaos.

Man bekämpft Symptome, nicht Ursachen.

Und all das nur deswegen, weil man nicht die Lust oder Kraft hat, eines einmal richtig zu machen: funktionierendes top balancing.

Nicht anders, sondern richtig machen. ( Einer meiner Wahlsprüche)

Hi Carolus,

ersteinmal danke für deine Hinweise.

Habe gestern einen active Balancer eingebaut.. Wird sich erst heute Zeigen, ob es was kann..

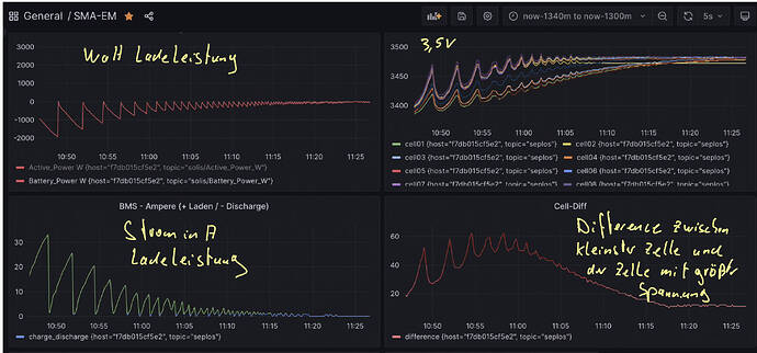
Aber ohne den activen Balancer sieht meine Ladekurve wie im Screenshot aus. Ich befürchte das ist genau das, was du als ‘so sollte es nicht sein’ beschrieben hast?

Frage mich dann natürlich was ich ändern muss, um dies zu korrigieren. Heute Nachmittag ist mein Akku ja wieder voll, dann sehe ich zumindest wie es sich mit dem aktiven balancer auswirkt.

Die 60mv Spannungdifferenz die ich zwischen der Zelle mit größter Spannung und der Zelle mit kleinster Spannung habe - normal oder ein Zeichen von schlechtem top balancing?

bin für jede Hinweise dankbar

danke

Ob die 60mv Spannungdifferenz normal sind oder nicht können andere bestimmt besser beantworten, kommt mir aber nicht übermässig viel vor.

Die Kurven die du da zeigst finde ich persönlich ziemlich gut. Klar, der Ladestrom wird nicht kontinuierlich gesenkt sondern taktet ziemlich, das gibt dann ein erstmal gruselig aussehendes Sägezahnprofil. Ich finde aber keinen Grund warum das schlecht sein soll. Und ansonsten passiert genau das was passieren soll. Die Zellenspannungen nähern sich dem steilen Bereich, bald ist voll. Der Ladestrom wird immer weiter runtergefahren. Die Zellen laufen in den steilen Bereich der Ladekurve rein und Spannungsdifferenzen werden deutlich. Das Balancing funktioniert aber, und am Ende haben wir alle Zellen eingefangen und auf unter 20mV gleich. 20mV Differenz ist glaube ich der Default wo das Seplos mit dem Balancing aufhört. Ladestrom ist auf 0, Batterie ist voll, Balancing abgeschlossen. Also, ich finde das passt so.