Hallo zusammen
Ich bin mittlerweile vom vielen suchen, lesen und testen zu meinem Thema, leider schon ein wenig irritiert und benötige bitte kompetente Hilfe bei div. Einstellungen von meinen Mppt´s und dem SmartShunt in meiner Inselanlage.
Mein Aufbau ist wie folgt:
- ~ 2kW PV Panele (String 1 = 1500WP, String 2 = 700WP)
- Cerbo GX (für Fernüberwachung über VRM)
- Laderegler an String 1 = Victron SmartSolar Mppt 150/100
(Temp. abhängige Aktive Kühler verbaut) - Laderegler an String 2 = Victron SmartSolar Mppt 100/50
(Temp. abhängige Aktive Kühler verbaut) - Victron Phoenix Inverter Smart 24/3000
- Sammelschienen (Kupferbars)
- Akku ist ein DIY 360Ah Akku mit 96Stk (12S8P) 45Ah LTO von YinLong,
Spannungsbereich von 1,9V - 2,45V (natürlich mit BMS und einem 10A Neey Aktive Balancer)
Verbraucher die den ganzen Tag über Strom ziehen:
- WLAN Netzwerk
- Kühlschrank
- 4x Aktiv Lüfter (An jedem Victron gerät ist einer verbaut)
- Rasenroboter Ladegerät
- Aktiv Balancer (läuft über 230V extern um optimal zu balancen)
- und natürlich alle Victron Geräte
Der Dauerverbrauch der Geräte (ohne Kühlschrank) liegt bei ca. 2,5Ah und 1x pro Stunde für ca. 15min bei ca. 4,5Ah (wenn der Kühlschrankkompressor läuft)
Nun zu meinem 1 Problem:
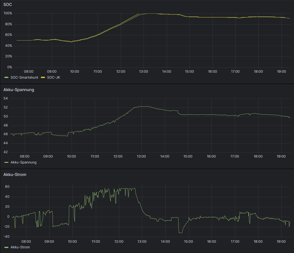
Da ich nicht wirklich viel Verbrauch habe, ist mein Akku immer sehr schnell voll geladen (bei normaler Sonneneinstrahlung spätestens um ca. 10:00Uhr, wenn es bewölkt ist oder regnet, kann es schon mal bis längstens 13:00Uhr dauern.
Dann schalten die beiden Mppts natürlich in die Floatspannung. Ab diesem Zeitpunkt wird dann der Akku nicht mehr geladen und der gesamte Verbrauch kommt aus dem Akku. Somit wird meiner Meinung nach der Akku unnötig belastet obwohl immer genug PV Leistung für die kleinen Verbraucher vorhanden wäre.
Nun die Frage:
Kann ich die Floatspannung hoch setzen auf knapp (0,1V) unter oder auf genau die Ladeschlussspannung (29,4V) ohne das ich damit die LTO Zellen (den Akku) Stresse bzw. dadurch zusätzlich belaste und die Lebensdauer somit verringere?
Im Netz schreiben sehr viele das LTO Zellen keine Erhaltungsspannung benötigen oder wollen, das ist auch einleuchtend, wenn der Akkus nur geladen und dann ohne Verbrauch Tagelang oder Wochenlang nicht genutzt wird. Das ist aber bei mir nicht der Fall, den ich habe im laufenden System immer Verbrauch!
Und noch mein 2tes Problem:
Mein SmartShunt syncronisiert nicht mehr und zählt auch keine Ladezyklen.
Bin schon am verzweifeln, da ich schon so einige Einstellungen getestet habe und der Shunt will nicht syncronisieren.
Bitte dringend um ein wenig Unterstützung falls sich jemand noch besser damit auskennt.
Danke schön



