Hallo Manfred,
Danke für die schnelle Antwort, leider wird im Gesamten thread nur von 4,7 kOhm und 100 kOhm geschrieben, aber nichts von den MW Leistungsdaten.
Hallo crazygo62,
nach dem Ohmschen Gesetz kann man die Leistung ausrechnen, welche diese Widerstände "verbraten" müssen.
Die Werte liegen dabei deutlich unter 5mW für die beiden Widerstände. Du kannst also den 63mW-Typ genauso wie einen höheren Wert verwenden. Es spielt keine Rolle !
Gruß
Hallo "Dentec" vielen Dank für Deine Antwort, Sachen sind bestellt, mal schauen wie ich die "Teilchen gelötet bekomme :lol:
:lol:
MFG Uwe
Kurze Frage (hoffe ich), bin gerade dabei das nachzubasteln und ich kann nicht programmieren. Bekomme Einen Fehler: BMSNode: 25:17: error 'D4' was not declared in this scope
OneWire oneWire(D4); exit status 1 'D4' was not declared in this scope. Kann mir jemand dazu helfen?
Das betrifft das Programm von Andreas.
Gruß
Chris
Hallo Gemeinde,
Rumburak, kann Dir leider nicht helfen, habe auch Probleme mit dem "DIY BMS", habe das Gefühl, das dies für Prog-Profis ist.
Bekomme trotz vieler Videos den Raspi mit den Programmen nicht richtig ans laufen, irgendwo taucht bei mir ne Fehlermeldung auf, oder das Prog macht nicht das was im Video gezeigt wird.
Kennt Ihr das, da kommt irgendwan der Punkt, da könnte man mit so einem "Hämmerchen" die Teile ein wenig , Ihr wisst schon.
Da ich schon mehrere Anläufe gestartet habe, muss ich Euch um Hilfe bitten.
Komme aus NRW-Oberhausen, hätte vllt. jemand Lust und Zeit mit mir das Raspi mit den benötigten Programen richtig aufzusetzen, und auch das D1 minni damit zu testen ?
Kann gerne bis 200 km fahren, damit man mir hilft.
MFG Uwe
DITO, komme aus der Nähe von Bonn!
Schau mal, hört sich nach kleiner Arbeitsgruppe an
MFG Uwe
Schau mal, hört sich nach kleiner Arbeitsgruppe anGern, wenn ich die Spannungsmessung auf dem Wemos hinbekommen hab.
MFG Uwe
Gruß
Christoph
Hallo zusammen,
danke erst mal für die tolle Entwicklung.
Ich habe mein Programm noch ein wenig angepasst und den Deep_Sleep eingebaut bzw. Sende ich auch nur die Werte wenn diese sich geändert haben (wenn ich fertig bin teile ich gerne meine Arbeit mit euch).
Was mir noch ein wenig zu schaffen macht sind die Spannungsschwankungen von dem ESP8266 Board, ich habe immer Schwankung von +/- 0,02 V, habt ihr die auch ?
Ich habe schon eine zum Spannung einlesen Optimierte Bibliothek im Einsatz, aber besser bekomme ich es einfach nicht hin, hier der Link zu Bib:
https://ullisroboterseite.de/esp8266-adc.html
Ciao Christian
Hallo Christian,
schön zu hören das Du es am laufen hast, kann Dir leider nicht helfen, bekomme nicht das blöde Raspi richtig installiert.
Momentan habe ich auch leider nicht die Zeit da weiter zu testen, hatte nach 5 anläufen erst mal aufgegeben.
Lasse mich überraschen ,was Du da noch zauberst.
MFG Uwe
Hallo Christian,Hallo Uwe,
schön zu hören das Du es am laufen hast, kann Dir leider nicht helfen, bekomme nicht das blöde Raspi richtig installiert.
Momentan habe ich auch leider nicht die Zeit da weiter zu testen, hatte nach 5 anläufen erst mal aufgegeben.
Lasse mich überraschen ,was Du da noch zauberst.
MFG Uwe
schon mal den IoBroker ausprobiert ?
https://www.iobroker.net/
Dazu muss man einfach das Standard Raspian Lite aufspielen und dann via SSH die 2 Bash Zeilen ausführen, danach noch aus der Adapter Übersicht den MQTT Adapter installieren und schon hast du zumindest mal die Werte in der Übersicht.
Für eine SQL-Datenbank Installation gibt es auch etliche Youtube Videos ....
Hallo Christian,
habe sden Raspi 3 mit dem Noobs für Raspi, dieses habe ich installiert, also sowas wie eine Window Oberfläche dann habe ich das Node REd installiert, nach Video, das macht aber nicht das was es laut viedeo soll.
Dazu muss man einfach das Standard Raspian Lite aufspielen und dann via SSH die 2 Bash Zeilen ausführen - das schlimme ist, das sagt mir leider nicht viel, da ich nicht der Programmer bin, was ist SSH ? und die "Bash Zeilen" , könnte nur nach Video arbeiten und wenn dann was nicht funzt, stehe ich leider da.
Muss ich dieses Lite haben, oder kann ich das mit der Oberfläche behalten, nur diese Codes immer eingeben, oh mann :mrgreen: :mrgreen:
Hallo Christian,Hallo,
habe sden Raspi 3 mit dem Noobs für Raspi, dieses habe ich installiert, also sowas wie eine Window Oberfläche dann habe ich das Node REd installiert, nach Video, das macht aber nicht das was es laut viedeo soll.
Dazu muss man einfach das Standard Raspian Lite aufspielen und dann via SSH die 2 Bash Zeilen ausführen - das schlimme ist, das sagt mir leider nicht viel, da ich nicht der Programmer bin, was ist SSH ? und die "Bash Zeilen" , könnte nur nach Video arbeiten und wenn dann was nicht funzt, stehe ich leider da.
Muss ich dieses Lite haben, oder kann ich das mit der Oberfläche behalten, nur diese Codes immer eingeben, oh mann :mrgreen: :mrgreen:
um es ganz einfach zu machen gibt es ein fertiges Image für den ioBroker auf der Homepage, einfach .img File wie beim Raspi auch schon geschehen auf die SD-Karte schreiben und danach sollte die Weboerfläche des IO-Brokers via Browser erreichbar sein.
Ciao Christian.
Ich kann ei23.de empfehlen.
https://www.heise.de/tipps-tricks/Raspberry-Pi-SSH-einrichten-so-geht-s-4190645.html
Hallo!
War in den letzten Tagen aktiv am Basteln und habe es endlich geschafft mit dem DIY BMS weiterzukommen:
Hier meine Ergebnisse, evtl hilft das anderen Usern, die nicht so die Cracks sind, wie ich:
Im easyesp hab ich einen DB18b20 eingerichtet, nach Andreas Schaltplan angeschlossen:
Wenn alles passt, sieht man den Sensor mit der Adresse angegeben.
Nachdem ich alles mögliche versucht habe, hab ich gefunden, dass eine direkte Datenübertragung mit UDP möglich ist, habe einen Controller eingerichtet:
Wenn alles richtig ist, kann man unter Tools -> Open Log Output sehen, dass Daten gesendet werden.
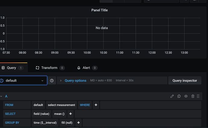
Nun zu der Influx.
Die Installation auf dem Raspi ist einfach (auch für den Linux Noob), ich nutze einen Raspi 4, habe den mit dem Standard image installiert und InfluxDB darauf installiert.
Nach der Installation mit Influxd kurz gecheckt, Läuft!
mit "influx" in die Datenbank-Administration gehen und eine Datenbank erstellen mit "create Databasename" ich habe grafana benutzt.
Mit "show databases" zeigt influxDB die Dtatenbanken an, die angelegt sind, mit "use Datenbankname" wird die erstellte Datenbank zur Nutzung aktiviert:
Dann bekam ich probleme, ich habe einfach keine Daten gefunden, die ich auswerten konnte
Nach einiger Recherche fand ich, dass UDP per default deaktiviert ist.
Hier muss man das Config File der influxdb editieren:
mit Exit auf den pi Linux promt gehen und "sudo nano /etc/influxdb/influxdb.conf eingeben, da kann man sich helfen. :mrgreen:
in der Conf Datein nach unten scrollen bis man zu dem UDP Eintrag kommt:
scroll...scroll...scroll
Ich habe false in true geändert, um UDP zu aktivieren und meine "grafana" Datenbank angegeben.
Speichern und raus aus dem Config File. (CTRL-X, Yes)
Dann auf die Oberfläche von Grafana Deine Raspi-IP:3000
Und.... immer noch nix zu finden.... :oops: klaro ... die Datenquelle ist default....
Ahhh, endlich... Daten werden gelesen.
Jetzt muss ich basteln, bis ich rausfinde, wie man die Achsen richtig formatiert, plus die Spannungsmessung auf dem A0 basteln.
Stand schon öfter, gedanklich, mit dem Hammer vor dem Raspi :mrgreen:
Hoffe es hilft jemandem weiter.
Gruß
Christoph
Ich habe gelesen das viele die Bilder nicht sehen können und finde den Beitrag von Christoph recht hilfreich also habe ich den nochmal editiert hochgeladen.
Von mir auch nochmal danke Christoph
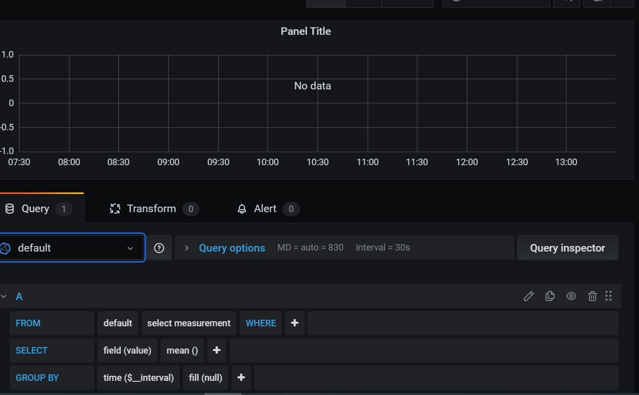
Hallo!
War in den letzten Tagen aktiv am Basteln und habe es endlich geschafft mit dem DIY BMS weiterzukommen:
Hier meine Ergebnisse, evtl hilft das anderen Usern, die nicht so die Cracks sind, wie ich:
Im easyesp hab ich einen DB18b20 eingerichtet, nach Andreas Schaltplan angeschlossen:
Wenn alles passt, sieht man den Sensor mit der Adresse angegeben.
Nachdem ich alles mögliche versucht habe, hab ich gefunden, dass eine direkte Datenübertragung mit UDP möglich ist, habe einen Controller eingerichtet:
Wenn alles richtig ist, kann man unter Tools -> Open Log Output sehen, dass Daten gesendet werden.
Nun zu der Influx.
Die Installation auf dem Raspi ist einfach (auch für den Linux Noob), ich nutze einen Raspi 4, habe den mit dem Standard image installiert und InfluxDB darauf installiert.
Nach der Installation mit Influxd kurz gecheckt, Läuft!
mit "influx" in die Datenbank-Administration gehen und eine Datenbank erstellen mit "create Databasename" ich habe grafana benutzt.
Mit "show databases" zeigt influxDB die Dtatenbanken an, die angelegt sind, mit "use Datenbankname" wird die erstellte Datenbank zur Nutzung aktiviert:
Dann bekam ich probleme, ich habe einfach keine Daten gefunden, die ich auswerten konnte
Nach einiger Recherche fand ich, dass UDP per default deaktiviert ist.
Hier muss man das Config File der influxdb editieren:
mit Exit auf den pi Linux promt gehen und "sudo nano /etc/influxdb/influxdb.conf eingeben, da kann man sich helfen. :mrgreen:
in der Conf Datein nach unten scrollen bis man zu dem UDP Eintrag kommt:
scroll...scroll...scroll
Ich habe false in true geändert, um UDP zu aktivieren und meine "grafana" Datenbank angegeben.
Speichern und raus aus dem Config File. (CTRL-X, Yes)
Dann auf die Oberfläche von Grafana Deine Raspi-IP:3000
Und.... immer noch nix zu finden.... :oops: klaro ... die Datenquelle ist default....
Ahhh, endlich... Daten werden gelesen.
Jetzt muss ich basteln, bis ich rausfinde, wie man die Achsen richtig formatiert, plus die Spannungsmessung auf dem A0 basteln.
Stand schon öfter, gedanklich, mit dem Hammer vor dem Raspi :mrgreen:
Hoffe es hilft jemandem weiter.
Gruß
Christoph
DANKE!
PN mir bitte mal,.was ich falsch gemacht habe.
Gruss
Christoph
Das ist nicht deine schuld, das liegt an der Forensoftware. Benutz einfach die Funktion "Dateinanhänge" beim Editieren oder erstellen von einem Beitrag. Über die Funktion "im Beitrag anzeigen" wird das Bild an die stelle verlinkt wo deine Eingabe im Beitrag blinkt.
So liegen die Bilder dann auch auf dem Forenserver und werden nicht unbrauchbar wenn dein Bilderhoster die Bilder aus seinem Speicher wirft.
Leider hilft mir deine Anleitung nicht weiter. Bei mir sind das alles Docker Container, ich habe irgendwie keine #.conf datei.
Ich benutze das script von ei23.de, da ist alles mögliche installiert was man so braucht aber das hilft alles nichts wenn man keinen Durchblick hat^^.
Meine Versuche mit Node-red die daten vom diy bms v4 abzugreifen bekomme ich nicht hin. Grafana macht es mir auch nicht leichter....
Ich habe auch einen Spalthammer in der nähe stehen, den schaffe ich am besten aus dem Haus raus^^
Ich bin auch gerade am nachbauen, und habe mich gefragt, warum man den Raspi nicht als Wlan Accespoint benutzt und die Minis über Wlan am Raspi einlogt?
Wäre doch sicher betriebssicherer.
Bevor ichs vergesse, ich habe keine große Erfahrung mit raspi und arduino und werde sicher noch die eine oder andere dumme Frage stellen.
Gruß
Thomas










