Daikin Ururu SARARA ( FTXZ35) Temp fernsteuern + - , Draht, infrarot, Zugriff alternativ zur App.

Wenns brennt mache ich mal einen Ausflug. Günstig ist die Ururu dort nicht, ok sind 8 Jahre her. Und alternativ zu den ticktak tuts eine MEL +++ o.ä. auch.

Nebenbei habe ich eine grundsätzliche app für die IR Steuerung gefunden, (irplus), funktioniert prinzipiell , gibt aber nur wenig Tasten in der app. Dazu gäbe es auch den code für ESP mit IR, das wäre ausbaufähiger falls über die Schnittstelle gewisse Daten nicht ausgewertet werden können. ( siehe
auch kmwebnet)

Regulär kostet die 35er in Österreich 3990, das verlangen auch die Klimatechniker bei uns. Ich konnte auf fast 2000 runterverhandeln. Und im Altbau weich sie betreibe habe ich die Mehrkosten schnell herinnen.

Die App werde ich mir anschauen, danke fü den Tipp.

Das klingt schon akzeptabler, wenn incl. Montage sogar top. Also nix mit MEL. Hat sich am Preis eher nach unten bewegt. Damals war sie bei 4500 bei Daikin Ö.

Die App wäre nur einen Ausgangslage der IR Übertragung wegen. Muß ja einen Grund haben warum Daikin da nix weiter bringt. Technische Barriere. Oder sitzen dort noch immer nur Ferialpraktikanten bei der app.

Vorsicht mit der IR App.
Bei mir hat sie schnell mit 1800 W losgeheult. Umgeht scheinbar das interne langsame hochfahren. Habe auch keine Temperatur Einstellung gesehen. Ich habe sie nur gefunden da ich eigentlich was zum IR Code auslesen gesucht habe.

Von den Daten kommt die Perfera Nepura 40s recht gut zur Ururu hin, allerdings kann sie nur bis 240 Watt runtermodulieren. Die bekommt man vermutlich ind Slowenien auch unter 1500…muss ich einmal anfragen.

Bei der ONECTA-App konzentrieren sie sich vermutlich auf die Volumenmodelle Perfera/Comfora, da passiert eindeutig mehr als bei der Ururu.

Ich lass dich mal testen und warte was du da zusammenbringst…ich bin da schon ein bisschen verzweifelt…wollte das bei mir im Neubau mit Bewegungssensoren steuern die immer einen Countdown auslösen. Via HomeyPro, das hat leider nicht zuverlässig funktioniert und ich habe da jetzt Monate herumgespielt. Kann da nicht einmal sagen was da das genaue Problem war.

Können sie leider nicht liefern:
"We do not have this model in our sales program yet. I think this model is only for the German market."

1 „Gefällt mir“

Die Ururu ist inzwischen über12 Jahre am Markt und hat als einzig sichtbare Marktanpassung gezwungenermaßen aber als eine der ersten R32 bekommen. Mein Klimamann war damals entsetzt und meinte, sowas in seinem Betrieb nicht mehr einzuführen zu wollen.

Und noch immer haben sie es nicht geschafft eine sonst normale mit den COP Werten zu produzieren. Soviel teurer wäre das in Masse gar nicht.
Außerdem vermute ich immer noch daß alles am Markt auf Kälte optimiert ist. Heizen bleibt Nische.

Das kann eigentlich nicht sein bei den japanischen Geräten. Denn in Japan ist es vielerorts Selbstverständlichkeit, damit zu heizen und nur damit. Und das seit vielen Jahren.

Und in den nordischen Ländern ist es ja auch Standard. Wobei da vor allem die Nordics eingesetzt werden, also Anlagen die aufs Heizen optimiert wurden.

Was die Ururu angeht: Viel zu teuer für den Massenmarkt und es gibt auch keinen Druck der Hersteller, besser zu werden. So lange A+++ mit SCOP 5,1 erreicht werden kann, machen die nicht mehr. Wenn die die Skala mal wieder anpassen, könnte es was werden. Wobei dieses Energielabel ja nur ein Europa-Ding ist. Kommt also auch drauf an, was in anderen Ländern weltweit so für Notwendigkeiten entstehen.

Heizen, ok, dann ist das Thema doch ziemlich ausgereizt. Auffällig ist trotzdem z:B. die unterschiedliche Dicke der Leitungen.

Und sie war den Mehrpreis trotz dem unnötigem Kram wert, bzw. hat sich für mich gerade Dank Italien grob gerechnet durch 10-15% weniger Verbrauch im Altbau zur damaligen deutlich günstigeren MEL FH cop 5.1 Alternative. Wobei die Innen Selbstreinigung stillschweigende Staub Verluste anderer verhindert.
Die ticktack verstauben regemäßig.

Strom muß ich aktuell immer noch wegen der Nebelsuppe einkaufen, da sind auch 5 kWp immer noch viel zu wenig für ein rund laufendes 800W BKW.

Also es hängt vom Heizbedarf und PV Standort ab ob teure cop Werte Sinn machen.

Kommt noch dazu, dass die SCOPs nur für genau den Testzyklus gelten, der da gefahren wird. Wie groß der Unterschied real ist, dafür fehlt in der Regel die Messmöglichkeit. Eine Anlage, die einen guten Regler hat und SCOP 5,1, kann da besser abschneiden, als eine Anlage mit SCOP 5,7, wenn der Regler nicht gut optimiert ist.

Leider werden die Regler ja typisch auf Komfort getrimmt und nicht auf Effizienz. Aber hier im Forum gibts ja jede Menge Ideen, wie an die Anlagen auf Effizienz trimmen kann. Ich vermute, dass solche Maßnahmen bis 30% Einsparung bringen können.

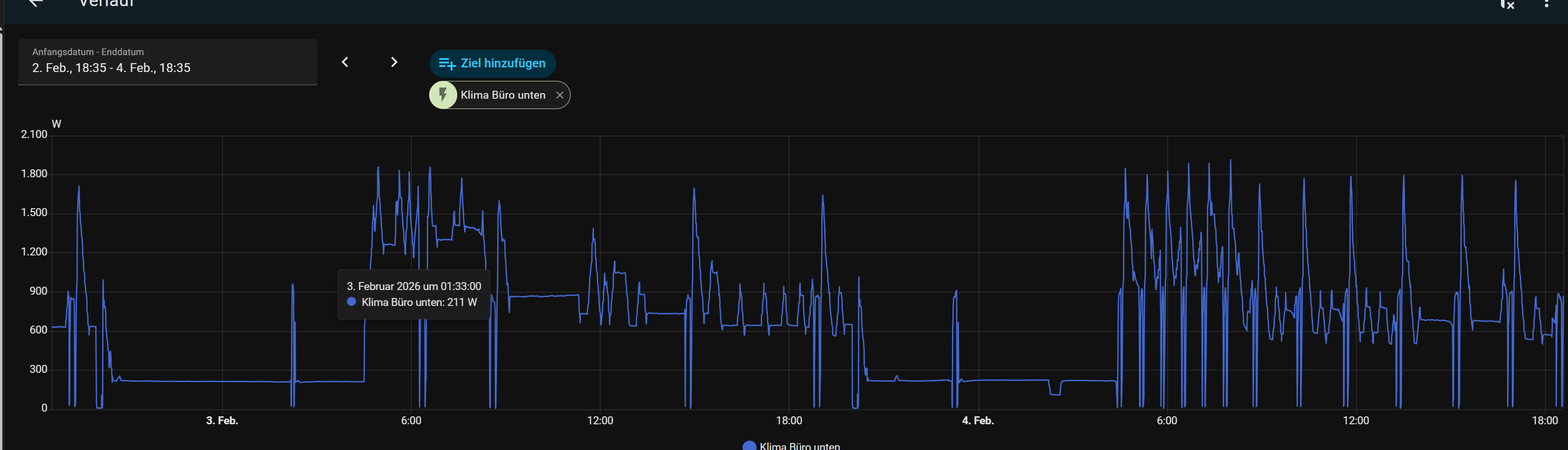
Derzeit ist es bei uns 2,5 Grad draußen, die Anlage friert noch nicht ein und es reichen noch 250 Watt, um das Wohnzimmer warm zu halten. Bei einer A++ Anlage mit SCOP 4,6.

Damit komme ich aktuell nicht durch.
600 W bei 1 1/2 großen Räumen und Null Grad

Wir haben hier nur 16m² Wohnzimmer zu beheizen. Deshalb entsprechend niedrig der Verbrauch. Allerdings ungedämmter Altbau.

Sind 2x ca. 40 m2 Altbau der zweite Raum kommt nur auf 15 Grad da nicht isoliert und große alte Fenster. Da springt dann kurz die Ticktack Hilfe an.

Die Ururu läuft ab jetzt oft an der eco Grenze 650W stabil, muß ich nur selten bei starken Minus freigeben.

1 „Gefällt mir“

Kurz hierzu nochmal weil nochmal drüber gestolpert.
Die Ururu steht glaube ich weiterhin nicht in der Liste der unterstützten Geräte.
Aber es funktioniert bei mir über den S21 Port und Faikout ohne Probleme.
An die Platine dran zu kommen ist keine komplette Raketenwissenschaft. Da es wohl unterschiedliche Platinen gegeben haben könnte macht es Sinn vorher 1x nachzusehen.
Der S21-Port hat aber andere Maße als der S21-Port der Perferas.
Man kann direkt mit Jumper-Cable draufgehen.

Die einzige Sache die nicht wirklich ideal funktioniert ist die Vertikale/Horizontale Lamellenverstellung da Faikout da wohl nicht alle verfügbaren Positionen hinterlegt hat sondern nur 3-4 Positionen jeweils.
Bei mir passte es aber vom Winkel, weswegen ich da jetzt den Entwickler auch nicht angehauen habe. Der Powerful-Command oder Econo-Command über Faikout funktioniert auch nicht.
Genauso Befeuchten und Entfeuchten.
Aber braucht man ja auch selten.

Bedarfssteuerung gibt es halt keine.
In ausreichend großen Räumen funktioniert die Regelung aber relativ gut.
In kleinen Räumen wo man die Heizfähigkeit nicht braucht würd ich die Anlage aber sowieso niemandem empfehlen. Rausgeworfenes Geld.

Eine softe Nachtabsenkung kann man auch ohne Bedarfssteuerung realisieren.
Ich tracke die Soll-Temperatur dafür immer 3°C unter der aktuellen IST-Temperatur des Innengerätes via Home-Assistant über MQTT/Faikout.

Bei über 0°C außen moduliert die Anlage dann Nachts auf 100-110 Watt runter.
Bei unter 0°C außen moduliert die Anlage dann auf 205-220 Watt runter.
Bezogen auf die 2,5KW-Version.
Mach ich im Heizintensiven Büro in der Firma so um die Aufheizphase morgens in den kalten Phasen kürzer zu halten.

Wenn man genug Langeweile und Muße hat für Automationen in Home-Assistant kann man die Anlage vergleichbar gut zu einer Nepura betreiben, nur dass man halt die Bedarfssteuerung nicht hat. Muss man halt Lust zu haben.

1 „Gefällt mir“