kleiner Unterschied, große Wirkung, ob Du draußen sitzt und frierst oder im Wohnzimmer dem Sensor Gesellschaft leistest.
Hier mal für die Mitsubishi Splitklima der MSZ-HR50VF Serie alles,
was so jeder brauchen kann für diesen Temperatursensor HACK wie z.B. das Service Manual oder Diagramme und Einbauorte
Wobei man im Manual keinen Temperature Sensor finden kann.
Es gibt keinen Sensor, sondern auf Seite 9 oben sieht man das Schema und rechts oben eine Tabelle mit RT11 als temp. Thermistor.
Um dies Wiring Diagramm und den Sensor geht es also hier (Platine siehe unten):
Und auf Seite 33 die Platine und die KONNEKTOREN für den TEMP SENSOR und ebens WiFi.
EXKURS: DIY ESP HOME WLAN MODUL für Mitsubishi
Jedes WLAN Modul kostet um 80 bis 90€ je nach Saison - oder , was ich zu spät erfahren habe, man nutzt ein ESPHome Projekt inkl. Home Assistant Integration für kleines Geld, was man unter dem sprechenden Namen CN105 finden kann. CN105 kannte ich nur durch den dummen Zufall, dass ich ewig nach dem gesucht hatte, als ich das WLAN Modul einbauen wollte, denn für 100€ WLAN Modul kann man doch keine Einbauanleitung erwarten, sondern nur zu dem Modul selber, aber nicht wo und wie das angeschlossen wird.
Irgendwann erfuhr ich in einem anderen Mitsubishi Video für ein anderes Gerät, dass es WLAN gibt, und wo das einzu bauen sei, wo dann der CN105 Sockel genannt wurde. Bei der Suche erschien dann auch ein Treffer mit CN105 Mitsubishi auf github, wo ich dann später rausfand, dass das WLAN Modul ersetzen kann.
Hier eine Liste der kompatiblen Mitsubish Split AC und Wärmepumpen
Und hier nun die Platine mit links RT11 - Die Platine befindet sich an der rechten Seite ganz außen . Die schräge Kante unten links zeigt schon die Form, ebenso ist der lange von mir gesuchte Connector Steckplatz CN105 fürs WiFi Modul gelb markiert.
Hier ist noch das Thermistor Temperatur Diagramm
Und einen hab ich noch: Einbauort und Lage des Temperatur Sensors auf Seite 40 im Service Manual
Kleine Ergänzung: Ist ein 10K NTC, falls man den mal gegen was anderes tauschen will. Gegen das Takten kann es auch helfen, die Hysteres zu erhöhen, also z.B. 5k NTC und in Reihe noch ein 10K Spindeltrimmer, womit man auf z.B. 20 Grad so abstimmt, dass der Widerstandswert identisch mit dem Originalsensor ist. Dann hätte man die Hysterese verdoppelt, womit die Taktzeiten evtl. deutlich verlängert werden.
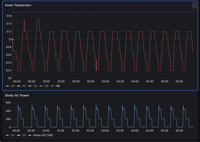
Hier mal zum Vergleich 2 baugleiche Anlagen in der Übergangszeit im Herbst ca. Anfang Sept.
Links im großen Bad, wo wir mit offener Tür das andere Ende vom Haus mit der Splitklima heizen, aber die Tür komplett offen sein muss.
Bad taktet wie blöd, Wohnzimmer mit 60 qm taktet nicht
Ich hoffe, dass das im Bad nun bald der Vergangenheit angehört, wenn die ich die Modifikation mit der Dämmung und ggf. einer Hülse hinbekommen habe.
UPDATE: Die Ursache ist klar die Dimensionierung. Bei Kauf war klar ersichtlich, dass eine 3 kW kaum günstiger ist als eine 5 kW. Da das Bad am Ende von einem grob 25 m Haus und gut Luftlinie 35 m von der Heizung weg ist, war gedacht, die Tür zu öffnen, um so auch den Flur und das Ende mit PV Überschuss wärmen zu können und so Öl zu ersetzen. Das hat im Prinzip geklapppt , aber auch eben nur im Prinzip, denn ist die Tür zu, dann ist das Bad schön warm, aber Flur und Co. gehen leer aus. Wie gesagt, es ist das andere Ende vom Haus, sozusagen eher die kalte Ecke im Osten und es braucht einen langen Atem, um zu erreichen, dass eben die Tür offen bleiben sollte zu gunsten der Effizienz und Heizleistung.
Geht aber noch, sind nur 2,2 Takte pro Stunde. Nicht wirklich tragisch. Aber klar, nötig ist das nicht unbedingt, kann man noch deutlich reduzieren.
Ja, das hoffe ich auch mit dem Hack hier zu erreichen bzw. mit einer Verlängerung des Sensors weiter nach unten raus aus dem Gerät in Tischhöhe, denn da will man ja sitzen und die Temperatur statt so weit oben.
Werde mal schauen, wie das klappt und ggf. auch noch eine Aluhülse nutzen, wie es hier zu sehen ist bei BeatbuzzerGebastel
in seinem Video hier
Welchen Zweck soll die Aluhülse haben?
Um die Messung träger zu machen, weil bei unseren Mitsubish MSZ-HRxxVF Modellen die Fühlersensoren nach außen geführt und ca. 1m unter dem Gerät fixiert Anfälligkeit gegen kalte Zugluft zeigen. Tür oder Fenster offen und schwups ist die Splitklima aus.
Wird im Video ab hier in 2 Minuten gezeigt und erklärt.
Nur so ein wenig Alu macht den Sensor kaum träger. Nach meinen Tests brauchst du ordentlich thermische Masse in einem gut gedämmten Gehäuse. Ich habe mittlerweile eine Styrodurbox mit 5 Glaskugeln drin. Was man da als "thermisches Gewicht" nimmt, ist nicht so entscheidend, Hauptsache schwere Materialien wie Stein, Stahl, Glas, Gips, Keramik, Kupfer, Alu, Wasser, Kühlpads.
Wandmontage ist auch keine gute Idee, wenn es die Außenwand ist. Besser eine Innenwand suchen oder mit deutlich Abstand zur Außenwand.
Ich habe bisher nur das Kabel verlängert und den Sensor ca. 1m unter das Innengerät positioniert, aber nicht an der Wand, sondern der Front von einem Schrank.
Jede andere Position weiter im Raum hinein ist utopisch, weil ich sicher keine Akzeptanz für fliegende Kabel bekomme.
Uns ist wichtiger, dass die Split das Heizen beendet, wenn in ca. 1 m Höhe und nun 50 cm von der Wand die Zieltemperatur erreicht wird.
Über die Decke mitten in einen Raum und dann 1,7 m runter für ein baumelnden Sensor, findet hier 0 Akzeptanz
Der Raum ist im Prinzip ein Schuhkarton, die lange Seite ist die Fenster und Wintergarten Front, sprich Hälfte der Wand des Innengerätes ist Wintergarten Wand und dann noch einmal vielleicht 4 m.
Die gegenüberliegende lange Seite grenzt an große Diele 4x4 m und Flur
Der Raum ist insgesamt schon 10 m lang und 5 m breit, 270 cm hoch und damit groß, aber bei 3 Haustüren und Garage gibt es bei geschlossenen Fenstern immer wieder mal Zug und im Winter ging die Split dann fix an und fix wieder aus. Das passiert mit der Aluhülse aktuell nicht mehr, wobei ich nur was einfaches als Provisorium bisher getestet habe, ob das einen Effekt hat und wie viel wir mehr brauchen.
Der Zuglufteffekt von vorher ist nun schon mal auf alle Fälle weg.
Bleibt noch das Bad als nächste Baustelle, weil es dort die Taktungen gab, weil immer wieder vergessen wird, die Tür offen zu lassen, um das Ende vom Haus, was 35 m von der Heizung weg ist, auch zu beheizen und so den Ölverbrauch bei erträglichen 2,5 Liter / Tag im Jahresschnitt zu halten.
DANKE
Ich habe bei unserer MHI SRK 25 ZS-WF/SRC 25 ZS-W2 jetzt auch den Sensor mal Testweise eingepackt. Im Eco-Modus bei 22C Zieltemperatur ergibt sich damit eine Reduzierung der Takte von ca. 5 auf 2 Takte pro Stunde. Leider scheint die (elektrische) Minimalleistung von 400W zu viel für den Raum (ca. 45qm / 112m^3) zu sein. 2C Außentemperatur. Dämmung ist ein ca. 2x2x6cm Styroporblock im Anschlussbereich.
Die berechnete Heizlast des Raums bei einem delta von 20K sind ca. 576 Watt. Denke das kommt ganz gut hin (400W * 15 Minuten/Stunde * AZ~4) = 400 W Heizlast. Aber es gibt ja noch Wände zu anderen beheizten Räumen.
Mit Dämmung
Ohne
Also über 0 Grad bekommen wir unsere SRK25 immer auf 180-200 Watt Modulation runter. Erst so bei Minusgraden neigt die Anlage dazu, nicht mehr unter 400-480 Watt zu modulieren.
Bei uns hat sich in dieser Heizsaison der Umbau bewährt, den Sensor über ein 2 m langes Kabel nach draußen zu ziehen und diesen noch deutlich mehr zu dämmen. Im Dämmgehäuse kamen auch noch ein paar Glaskugeln als "thermisches Gewicht", damit alles noch träger wird. Und der 5k NTC wurde umgebaut zu 10k NTC und parallel dazu ein 15k Spindeltrimmer. Damit vergrößert sich die Hysterese, weil der Sensor so weniger empfindlich ist.
Der Trimmer ist so abgeglichen, dass bei Soll 18 Grad auch wirklich so um 18 Grad Raumtemperatur geregelt werden. Hierfür einfach den Widerstandswert des originalen Sensors bei 18 Grad messen (irgendwas um 6k) und diesen Wert dann genau so trimmen.
Deine 2 Takte pro Stunde sind aber auch vollkommen ok, insofern ihr gut mit der Temperaturschwankung klar kommt. Von der Effizienz ist das zu vernachlässsigen.
Das heisst die 400W die ich am Shelly messe sind nur 200W Kompressor und die anderen 200W sind die beiden Lüfter innen und außen? Oder liegt das am Eco Modus?
Die 200W meinte ich komplette Stromaufnahme der Anlage. Meine Anlage läuft aber fast immer mit Silent + Lüfterstufe 4. Das ist der effizienteste Modus und wir brauchen auch diese Luftbewegung, damit die Wärme sich gut verteilt.
Im Eco-Modus war uns der Lüfter oft nicht schnell genug. Der Eco-Modus hat aber eine deutlich höhere Hysterese, was eher günstig ist.
Hallo, liebe Forumsmitglieder,
Als aufmerksamer Leser eurer Beiträge hoffe ich, dass ihr mir bei meinem Anliegen weiterhelfen könnt.
Mein Vorhaben:
Ich möchte in einem Überwinterungsquartier eine konstante Temperatur von maximal 4°C halten. Meine Dimstal Split-Klimaanlage verfügt über eine Frostschutzfunktion, die jedoch auf 8°C begrenzt ist – für meine Zwecke zu warm.
Meine Idee
Um die gewünschte Temperatur zu erreichen, plane ich, die Steuereinheit der Klimaanlage zu “überlisten”. Mein Ansatz:
1. Installation eines Kippschalters am Temperaturfühler der Inneneinheit
2. Parallele Schaltung eines 11kΩ-Widerstands zum vorhandenen 10kΩ-Widerstand mittels des Kippschalters
3. Ziel: Bei tatsächlichen 4°C soll die Steuereinheit 24°C “wahrnehmen”
Meine Fragen an euch
• Haltet ihr diesen Ansatz für praktikabel?
• gibt es möglicherweise alternative Lösungsvorschläge?
Ich freue mich auf eure Expertise und danke euch im Voraus für eure Unterstützung!
Viele Grüß
Timo
Warum ein so hoher Soll-Wert? In dem Bereich arbeiten die Anlagen eher ungünstig. Ich würde das so abgleichen, dass du bei niedrigst einstellbarer Soll-Temperatur den Sensor auf 4 Grad kalibrierst. Oder noch besser, die 8 Grad Frostschutzfunktion nutzen und den Sensor bei 4 Grad auf den Wert von 8 Grad justieren.
Das sollte dann eigentlich funktionieren.
@jdi auch wenn es eine Weile her ist, sind die Temperaturmessungen von dem internen Sensor der MHI oder von einem externen Temperatursensor?
Ich habe diesen Beitrag zufällig gelesen und kann wirklich nachdrücklich empfehlen, auch von melcloud auf die Arbeit von Eric Chavet (das github CN105 Projekt) umzusteigen. Man kann jeden beliebigen Temperatursensor, der in Home Assistant verfügbar ist, nutzen um eine Raumtempertur in die die Regelung der Mitsubishi Electric Anlagen einzuspeisen. Damit taktet zB meine Anlage gar nicht mehr. In Kombination mit mitsurunner (für mich als Löt-Laien etwas anspruchsvoller) eliminiert man auch noch sinnloses Abtauen - das Gerät (AP50 VGK) arbeitet nun wirklich perfekt ![]()







